ZCube:在我的优惠券中的落地实践 | 京东云技术团队

5,032 阅读6分钟

前言

我的优惠券作为营销玩法的一种运营工具,在营销活跃场中起到很至关重要的作用。如何更加高效的赋能业务,助理业务发展,灵活扩展业务,是我们一直追求和思考的方向

一、背景

1.1 现状

营销中台作为券的“供应链端”,控制券的所有类型。
我的优惠券作为工具,提供用户已有优惠券的展示列表,不同类型的券利益点不同,运营会提供各自展示规则。
谋略作为用户触达方,为了提高券的核销率,会对用户做过期提醒push,同时触达文案要求跟券的营销文案一致。

1.2 挑战点

  • 1、营销中台每次新增券类型,都需要运营指定营销文案后,由研发硬编码实现。能不能支持业务运营人员根据需求灵活扩展,动态配置营销文案,并且能够及时生效呢?

  • 2、消息中心的push提醒文案需要跟营销展示文案一致,那就由业务侧研发硬编码实现一套,消息中心侧实现一套,并且还得保证两处的规则逻辑一致才可以。
    能不能将这种相同的规则抽取出来,以订阅的方式下发到订阅者上去,既保证规则的唯一性,也能够做到规则共享?

二、解决方案

鉴于上述场景的痛点,我们接入ZCube平台来解决

2.1 接入ZCube

官网地址:zcube.jr.jd.com文章介绍:《ZCube:会员权益体系规则引擎原理介绍 【一】

首先,在ZCube平台接入我的优惠券应用

搭建优惠券运营玩法规则

展示逻辑映射规则

image.png

发布知识包

2.2 应用系统接入SDK

maven坐标依赖

<!-- 规则引擎客户端SDK -->
<dependency>
    <groupId>com.jd.jdt.rule.core</groupId>
    <artifactId>rule-core-client-spring</artifactId>
    <version>1.0.1-SNAPSHOT</version>
</dependency>

properties参数配置

rule.env=prod
rule.appName=jrm_member_center
rule.secret=xxx
rule.packages=xxx

spring xml配置

<?xml version="1.0" encoding="UTF-8"?>
<beans xmlns="http://www.springframework.org/schema/beans"
       xmlns:xsi="http://www.w3.org/2001/XMLSchema-instance"
       xsi:schemaLocation="http://www.springframework.org/schema/beans 
       http://www.springframework.org/schema/beans/spring-beans-3.1.xsd"
       default-lazy-init="false">

    <bean id="ruleExecuteService" class="com.jd.jdt.rule.core.client.service.impl.RuleExecuteServiceImpl">
        <property name="knowledgeCacheService" ref="knowledgeCachePushService"/>
    </bean>
    <bean id="knowledgeCachePushService" class="com.jd.jdt.rule.core.client.service.impl.KnowledgeCachePushService">
        <property name="cloudFileInnerService" ref="cloudFileInnerService"/>
    </bean>
    <bean id="cloudFileInnerService" class="com.jd.jdt.rule.core.client.service.impl.CloudFileInnerService">
        <constructor-arg index="0" value="#{frozenParamBean['rule.env']}"/>
    </bean>
    <bean id="ruleClient" class="com.jd.jdt.rule.core.client.etcd.RuleClient">
        <constructor-arg index="0" value="#{frozenParamBean['rule.appName']}"/>
        <constructor-arg index="1" value="#{frozenParamBean['rule.env']}"/>
        <constructor-arg index="2" value="#{frozenParamBean['rule.packages']}"/>
        <constructor-arg index="3" ref="knowledgeCachePushService"/>
    </bean>
</beans>

api调用

RuleExecutionResult ruleExecutionResult = ruleExecuteService.fireRules(knowPackageName, param);

2.3 AB方式灰度上线

为了保证现有功能的稳定,我们采用AB方式灰度上线,配置在白名单内的用户走规则引擎执行的逻辑,否则走原硬编码逻辑。

三、结果展示

C端页面展示

SGM执行方法监控,tp99基本在1ms,cpu及内存较稳定,对系统原业务逻辑基本无影响


四、改造后的优势

1、营销中台新增品后,只需要在策略中心可视化配置,0代码
2、策略规则支持热部署,发布审批即生效
3、业务规则以知识库形式存储,所见即所得,便于业务侧优惠券资源治理

五、压测

5.1 压测对象

 --描述备注
1压测案例项目SDK客户端示例项目fin-rule-client-example
2压测机器用户持有优惠券接口接口:com.jd.jdt.rule.engine.core.example.facade.IRuleExeFacade 别名:fin-rule-client-example
3执行知识包01 exePackage01 执行知识包03 exePackage03 执行aviator01 exeRule03SDK客户端示例项目fin-rule-client-example
4压测机器指定预发机器11.248.242.133 100.99.122.24

5.2 压测平台

forcebot 压测平台

压测脚本:

 压测方法压测脚本
1exePackage01exePackage01.groovy
2exePackage03exePackage03.groovy
3exeRule03exeRule03.groovy

exePackage01

package jsf
import com.jd.fastjson.JSON
import com.jd.fastjson.JSONObject
import com.jd.forcebot.engine.TestUtils
import com.jd.forcebot.engine.groovy.Lifecycle
import com.jd.forcebot.engine.groovy.RatePolicy
import com.jd.forcebot.engine.groovy.TestCase
import com.jd.forcebot.engine.groovy.TestSuite
import com.jd.forcebot.toolkit.parameterized.latest.AsciiFileAccessArbitrarily
import com.jdd.test.performance.common.GenericServiceInvoker
import org.slf4j.Logger

@TestSuite(value = "forcebot", lifecycle = Lifecycle.THREAD, ratePolicy = RatePolicy.STANDARD)
class TestQueryRightsCardDetail {
    public final Logger logger = TestUtils.LOGGER;
    public static GenericServiceInvoker genericServiceInvoker;
    public static AsciiFileAccessArbitrarily realPinFile = new AsciiFileAccessArbitrarily("test_1w_pin.txt");
    static {
        genericServiceInvoker = new GenericServiceInvoker();
        genericServiceInvoker.initService("com.jd.jdt.rule.engine.core.example.facade.IRuleExeFacade","fin-rule-client-example");
    }

    String getPin() {
        return realPinFile.readLine().trim();
    }

    @TestCase( record = false)
    void queryRightsCardDetail() {
        // 真实pin
        String pin = getPin();
        logger.info("pin: {}", pin);

        String tranName = "exePackage01";

        JSONObject param = new JSONObject();
        param.put("pin", pin);
        param.put("clientIP", "127.0.0.1");

        String strParam = JSON.toJSONString(param);




        try {
            TestUtils.transactionBegin(tranName);
            Object result = genericServiceInvoker.invoke("exePackage01",new String[]{"java.lang.Integer","java.lang.Integer"},new Object[]{45,45});
            logger.info("{} result: {}", tranName, result);
            boolean ret = resultCheck(result, tranName);
        } catch (Exception ex) {
            TestUtils.transactionFailure(tranName);
            logger.error(ex.getMessage(), ex);
        }
    }

    boolean resultCheck(Object result, String tranName) {
        if (result == null) {
            logger.error("{} exec error, result is null.", tranName);
            return false;
        }

        if (!(result instanceof Map)) {
            logger.error("{} exec error, result is {}.", tranName, result);
            return false;
        }

        Map<String, Object> resultMap = result;
        logger.info(tranName + " result: {}.", resultMap);

        if (resultMap == null || resultMap.size() == 0) {
            logger.warn("{} exec error, result map size is zero.", tranName);
            TestUtils.transactionFailure(tranName);
            return false;
        }
        TestUtils.transactionSuccess(tranName);
        // logger.info("{} exec succeed, result: {}.", tranName, resultMap);
        return true;
    }


}

exePackage03

package jsf
import com.jd.fastjson.JSON
import com.jd.fastjson.JSONObject
import com.jd.forcebot.engine.TestUtils
import com.jd.forcebot.engine.groovy.Lifecycle
import com.jd.forcebot.engine.groovy.RatePolicy
import com.jd.forcebot.engine.groovy.TestCase
import com.jd.forcebot.engine.groovy.TestSuite
import com.jd.forcebot.toolkit.parameterized.latest.AsciiFileAccessArbitrarily
import com.jdd.test.performance.common.GenericServiceInvoker
import org.slf4j.Logger

@TestSuite(value = "forcebot", lifecycle = Lifecycle.THREAD, ratePolicy = RatePolicy.STANDARD)
class TestQueryRightsCardDetail {
    public final Logger logger = TestUtils.LOGGER;
    public static GenericServiceInvoker genericServiceInvoker;
    public static AsciiFileAccessArbitrarily realPinFile = new AsciiFileAccessArbitrarily("test_1w_pin.txt");
    static {
        genericServiceInvoker = new GenericServiceInvoker();
        genericServiceInvoker.initService("com.jd.jdt.rule.engine.core.example.facade.IRuleExeFacade","fin-rule-client-example");
    }

    String getPin() {
        return realPinFile.readLine().trim();
    }

    @TestCase( record = false)
    void queryRightsCardDetail() {
        // 真实pin
        String pin = getPin();
        logger.info("pin: {}", pin);

        String tranName = "exePackage03";

        JSONObject param = new JSONObject();
        param.put("pin", pin);
        param.put("clientIP", "127.0.0.1");
        param.put("orderType", "ssahhh");
        param.put("bizCode", "qwerrtta");

        String strParam = JSON.toJSONString(param);


        try {
            TestUtils.transactionBegin(tranName);
            Object result = genericServiceInvoker.invoke("exePackage03","com.jd.jdt.rule.engine.core.example.domain.MqVar",strParam);
            logger.info("{} result: {}", tranName, result);
            boolean ret = resultCheck(result, tranName);
        } catch (Exception ex) {
            TestUtils.transactionFailure(tranName);
            logger.error(ex.getMessage(), ex);
        }
    }

    boolean resultCheck(Object result, String tranName) {
        if (result == null) {
            logger.error("{} exec error, result is null.", tranName);
            return false;
        }

        if (!(result instanceof Map)) {
            logger.error("{} exec error, result is {}.", tranName, result);
            return false;
        }

        Map<String, Object> resultMap = result;
        logger.info(tranName + " result: {}.", resultMap);

        if (resultMap == null || resultMap.size() == 0) {
            logger.warn("{} exec error, result map size is zero.", tranName);
            TestUtils.transactionFailure(tranName);
            return false;
        }
        TestUtils.transactionSuccess(tranName);
        // logger.info("{} exec succeed, result: {}.", tranName, resultMap);
        return true;
    }


}

execRule03

package jsf
import com.jd.fastjson.JSON
import com.jd.fastjson.JSONObject
import com.jd.forcebot.engine.TestUtils
import com.jd.forcebot.engine.groovy.Lifecycle
import com.jd.forcebot.engine.groovy.RatePolicy
import com.jd.forcebot.engine.groovy.TestCase
import com.jd.forcebot.engine.groovy.TestSuite
import com.jd.forcebot.toolkit.parameterized.latest.AsciiFileAccessArbitrarily
import com.jdd.test.performance.common.GenericServiceInvoker
import org.slf4j.Logger

@TestSuite(value = "forcebot", lifecycle = Lifecycle.THREAD, ratePolicy = RatePolicy.STANDARD)
class TestQueryRightsCardDetail {
    public final Logger logger = TestUtils.LOGGER;
    public static GenericServiceInvoker genericServiceInvoker;
    public static AsciiFileAccessArbitrarily realPinFile = new AsciiFileAccessArbitrarily("test_1w_pin.txt");
    static {
        genericServiceInvoker = new GenericServiceInvoker();
        genericServiceInvoker.initService("com.jd.jdt.rule.engine.core.example.facade.IRuleExeFacade","fin-rule-client-example");
    }

    String getPin() {
        return realPinFile.readLine().trim();
    }

    @TestCase( record = false)
    void queryRightsCardDetail() {
        // 真实pin
        String pin = getPin();
        logger.info("pin: {}", pin);

        String tranName = "execRule03";

        JSONObject params = new JSONObject();
        params.put("orderType","1");
        params.put("orderType","1");
        params.put("bizCode",1);
        params.put("subBizCode",0);
        params.put("merchantCode","200022");
        params.put("subMerchantCode","110597078001");

        JSONObject param = new JSONObject();
        param.put("ruleId", "bt");
        param.put("params", params);

        String strParam = JSON.toJSONString(param);


        try {
            TestUtils.transactionBegin(tranName);
            Object result = genericServiceInvoker.invoke("execRule03","com.jd.jdt.rule.engine.core.example.domain.RuleRequest",strParam);
            logger.info("{} result: {}", tranName, result);
            boolean ret = resultCheck(result, tranName);
        } catch (Exception ex) {
            TestUtils.transactionFailure(tranName);
            logger.error(ex.getMessage(), ex);
        }
    }

    boolean resultCheck(Object result, String tranName) {
        if (result == null) {
            logger.error("{} exec error, result is null.", tranName);
            return false;
        }

        if (!(result instanceof Map)) {
            logger.error("{} exec error, result is {}.", tranName, result);
            return false;
        }

        Map<String, Object> resultMap = result;
        logger.info(tranName + " result: {}.", resultMap);

        if (resultMap == null || resultMap.size() == 0) {
            logger.warn("{} exec error, result map size is zero.", tranName);
            TestUtils.transactionFailure(tranName);
            return false;
        }
        TestUtils.transactionSuccess(tranName);
        // logger.info("{} exec succeed, result: {}.", tranName, resultMap);
        return true;
    }


}

模拟调用:easyone接口调用

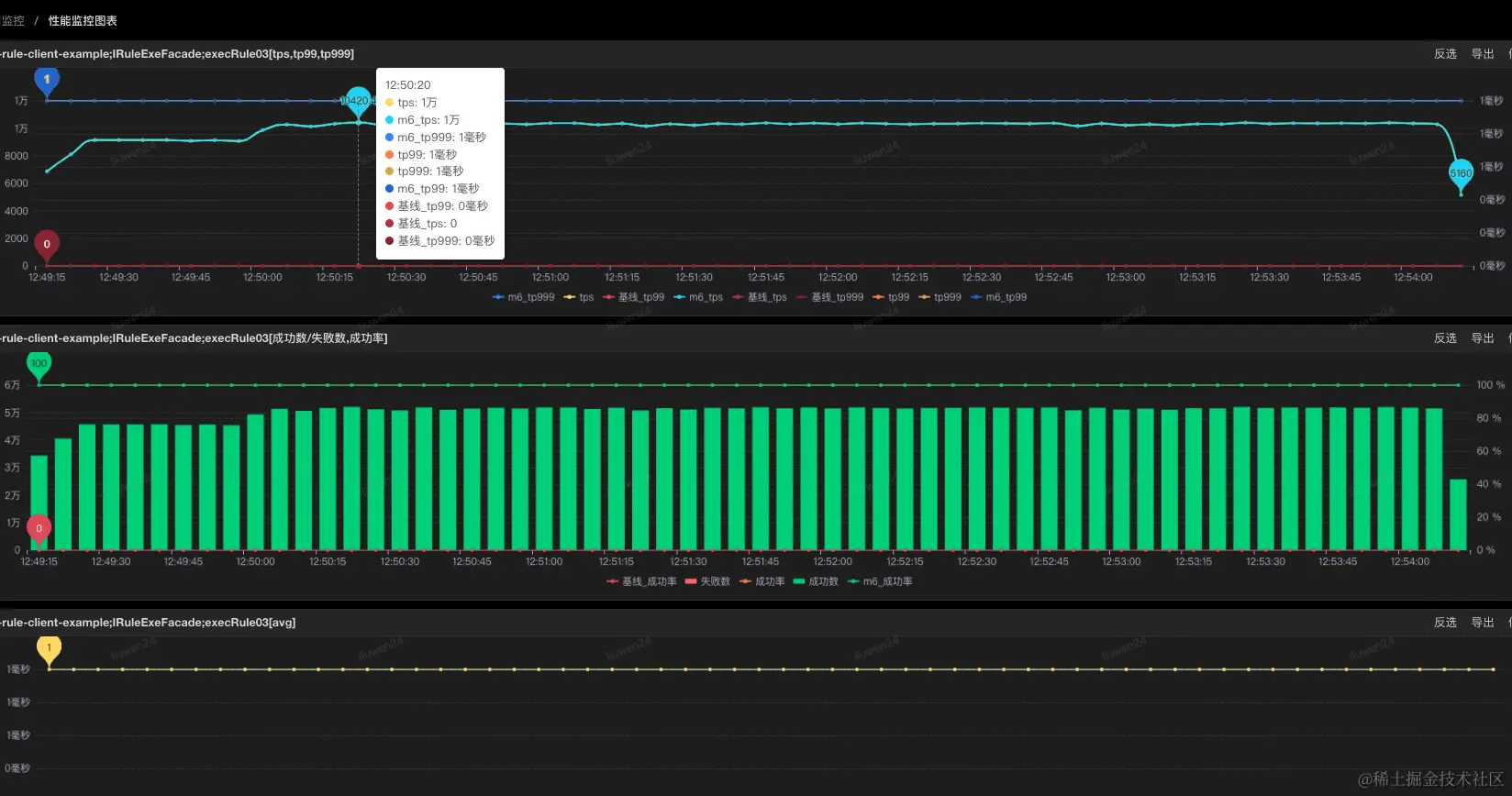
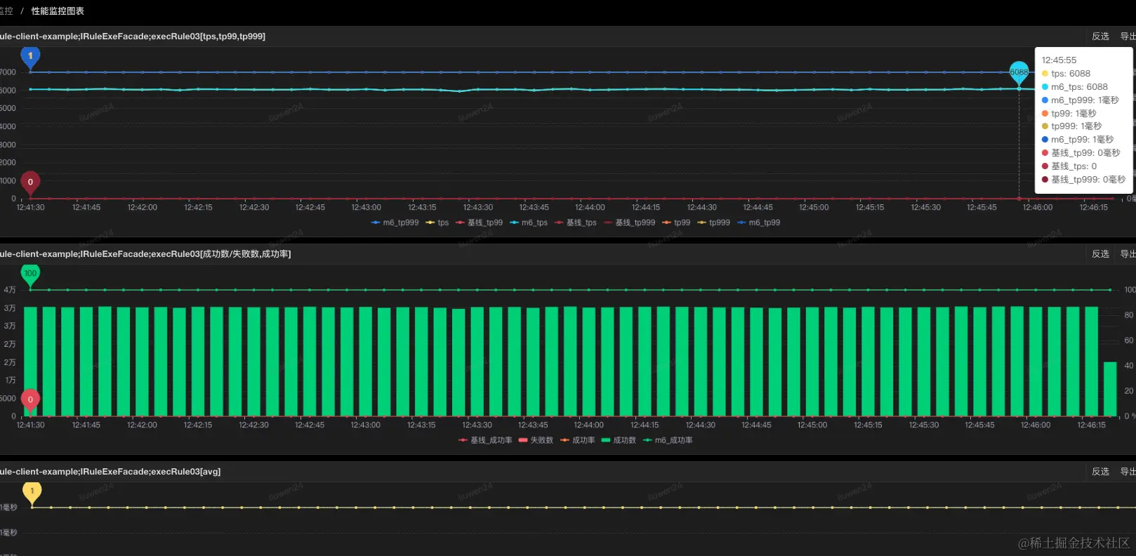
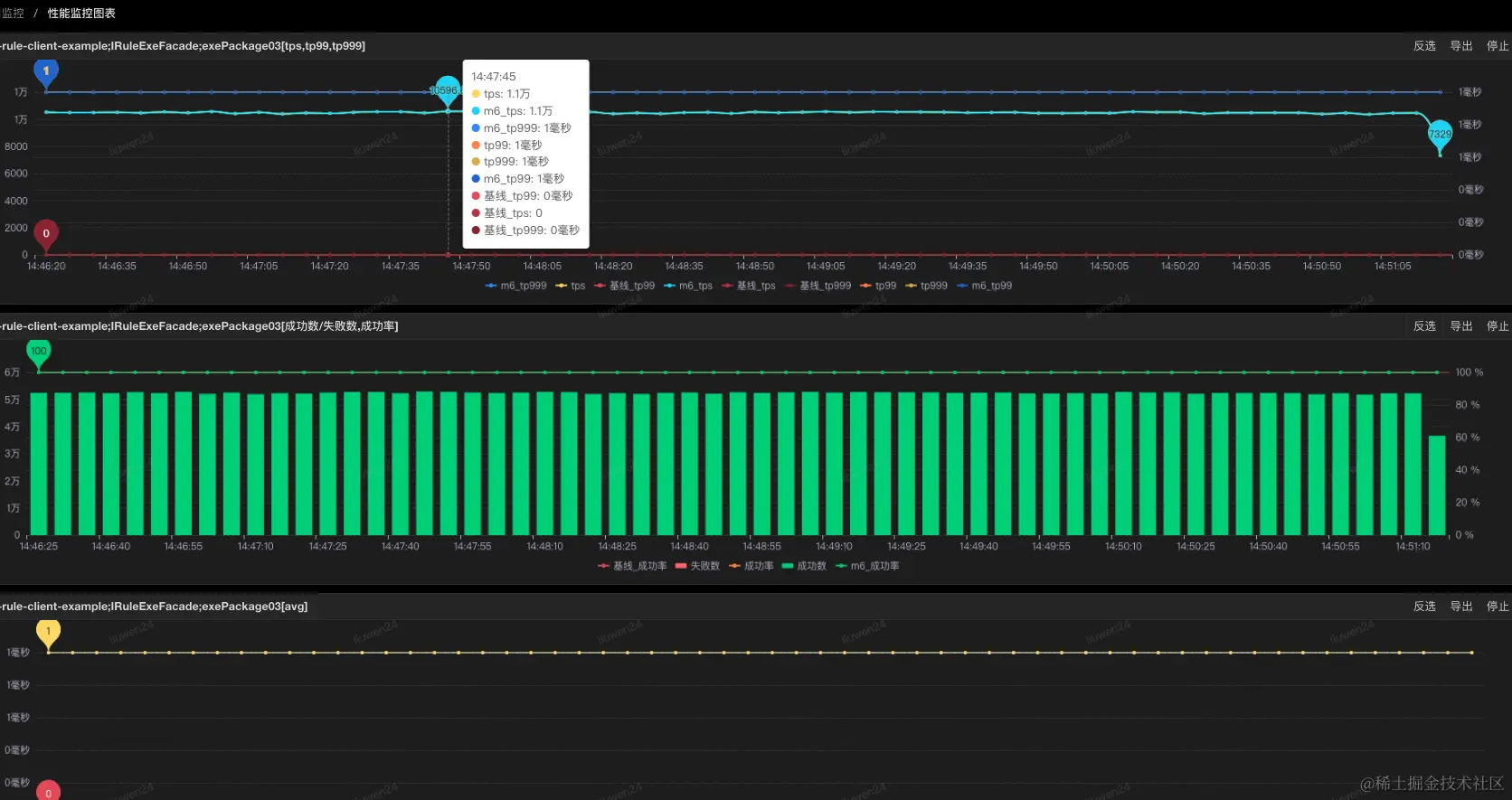
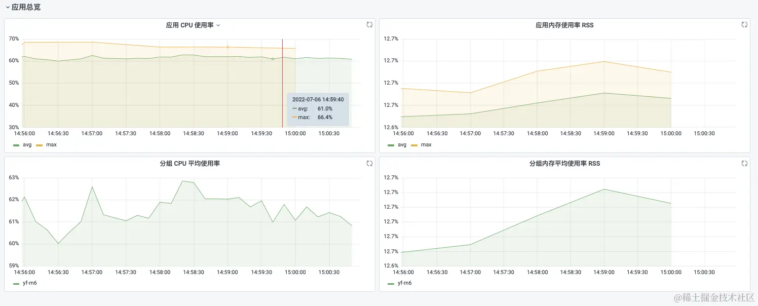
5. 3 压测指标监控

SGM监控:
sgm方法监控

5. 4 结论

demo

 tps峰值tp99tp999成功率内存使用率cpu使用率
11000011100%12.6%31.6%
21950011100%12.6%53.7%

白条规则

 tps峰值tp99tp999成功率内存使用率cpu使用率
1250011100%12.5%9.88%
2300011100%12.5%11.1%
3350011100%12.6%13.0%
4400011100%12.5%13.9%
5500011100%12.5%17.9%
6630011100%12.5%21.6%
7840011100%12.5%26.9%
81050011100%12.5%33.7%
91450011100%12.5%46.1%
101920011100%12.5%59.2%

白条规则 aviator执行

 tps峰值tp99tp999成功率内存使用率cpu使用率
1610011100%12.4%18.4%
21050011100%12.4%29.6%
32000011100%12.5%51.9%
 压测tps指标执行方式SGM监控JDOS实例监控
16000aviator执行
26000package执行
310000aviator执行
410000package执行
520000aviator执行
620000package执行

作者:京东科技 王芳

来源:京东云开发者社区 转载请注明来源