JVS规则引擎和智能BI(自助式数据分析)12.26更新功能说明

41 阅读2分钟

智能bi更新功能

新增:

1.大屏增加定时刷新和分享功能;

大屏定时刷新功能是指根据设定的时间间隔,自动刷新大屏上的数据和图表,以保证数据的实时性和准确性。

分享功能则是指用户可以将自己的分析结果和观点通过智能BI平台分享给其他人。

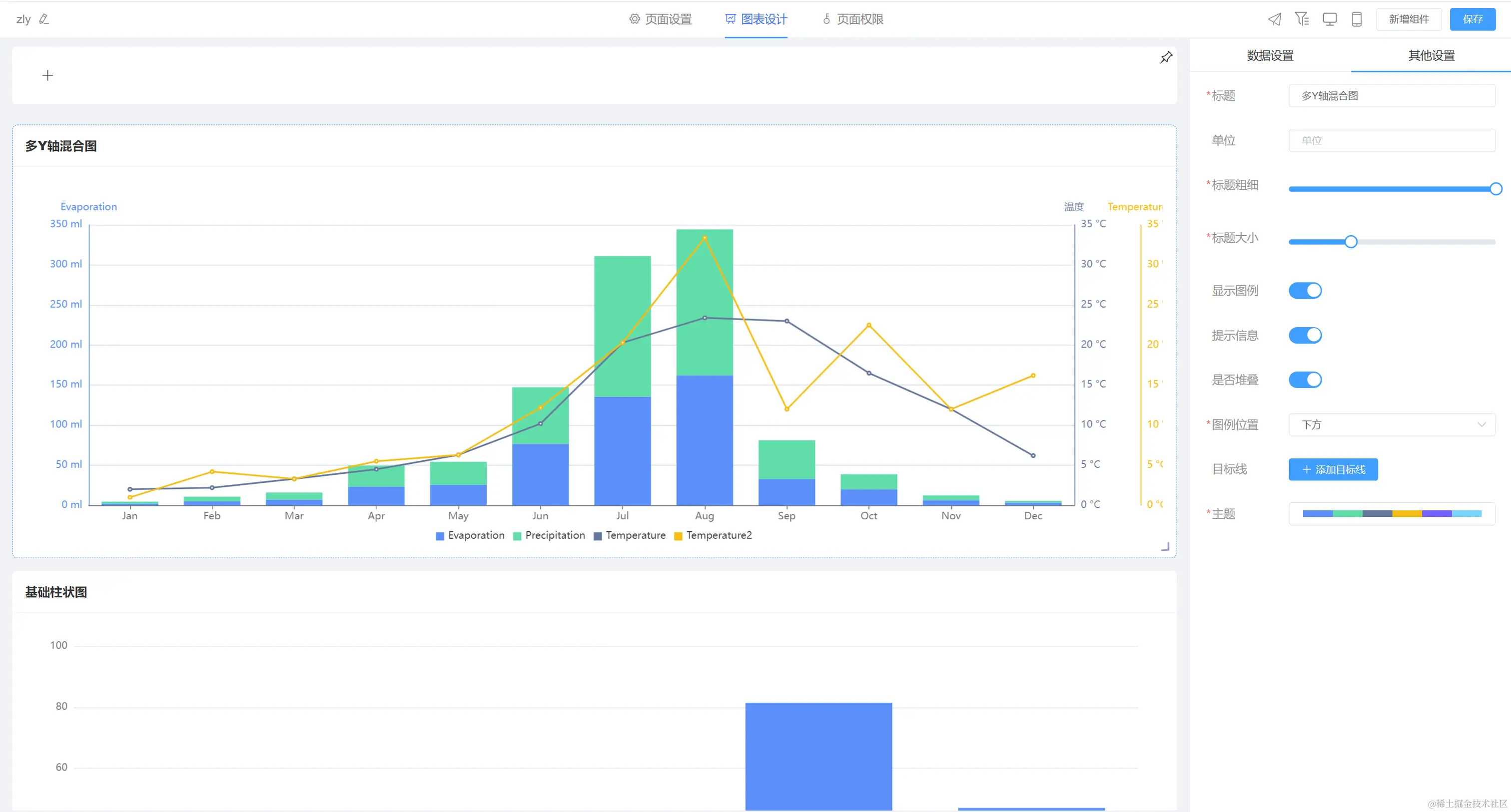
2.多y轴柱线图新增堆叠配置功能;

用户可以在一个图表中使用多个Y轴来展示数据,并且可以将柱线图进行堆叠,以便更好地比较和展示数据。

优化:

1.优化数据集行转列节点配置项

在线demo:bi.bctools.cn

gitee地址:gitee.com/software-mi…

规则引擎更新功能

新增:

新增首页动态配置引擎;

动态首页,即动态门户,管理员可以根据业务需求构建不同的卡片,让系统更加智能化灵活化。

1.支持时钟、日期、标签文本、饼状图、折线图、柱状图、数据卡片、轮播图界面自定义位置、大小配置展示;

2.饼状图、折线图、柱状图支持对新增决策数、决策执行数、基础变量新增数、复合变量新增数统计展示;

3.信息卡片支持决策数、变量数、执行次数、平均执行时间、最大执行时间、最小执行时间数据统计展示;

4.统计数据支持按按日、月维度进行统计展示;

5.轮播图支持自定义单张或多张图片展示;

轮播是一个强大而灵活的信息展示工具,用于展示重要的信息,能够根据不同的业务需求和情境动态地调整和展示内容,具有信息展示、动态内容更新、自定义配置、扩展性等特点。

6.组件支持颜色主题、图标样式切换;

Bug:

1.修复复合变量数据筛选时间选择框显示异常问题;

2.修复基础变量弹窗变量显示异常问题;

在线demo:rules.bctools.cn/

gitee地址:gitee.com/software-mi…