docker安装Prometheus
Docker搭建Prometheus监控系统
环境准备(这里的环境和版本是经过测试没有问题,并不是必须这个版本)
| 主机名 | IP | 配置 | 系统 | 说明 |
|---|---|---|---|---|
| localhost | 随意 | 2核4g | CentOS7或者Ubuntu20.0.4 | docker版本23.0.1或者24.0.5,docker-compose版本1.29 |
安装Docker
Ubuntu20.0.4版本这里主要讲解一个版本
首先配置镜像加速
sudo mkdir -p /etc/docker
sudo tee /etc/docker/daemon.json <<-'EOF'
{
"registry-mirrors":["https://hub-mirror.c.163.com"]
}
EOF
安装docker
export DOWNLOAD_URL="https://hub-mirror.163.com/docker-ce"
curl -fsSL https://get.docker.com/ |sh
检查docker版本查看是否安装成功
docker -v
安装Docker-compose
安装命令
sudo curl -L "https://github.com/docker/compose/releases/download/1.29.2/docker-compose-$(uname -s)-$(uname -m)" -o /usr/local/bin/docker-compose
检查版本
docker-compose -v
通过克隆gitee的代码来进行安装Prometheus
因为docker-compose安装Prometheus需要进行大量的配置,这里推荐直接从gitee上克隆已经配置好的docker-compose文件
mkdir /data
cd /data
git clone https://gitee.com/linge365/docker-prometheus.git
cd docker-prometheus
当然以上这一步需要安装git,也可以直接访问gitee.com/linge365/do… 下载对应的压缩包,解压后移动到/data目录下即可
运行prometheus
运行命令
cd /data/docker-prometheus
docker-compose up -d
检查是否运行成功
查看正在运行的docker容器
docker ps

ss -lntp|egrep "3000|9090|9100|9093"
到这里对应的容器就全部启动了,这里需要将对应的端口开放进行访问(云服务器需要开放对应的安全组或者防火墙),然后通过服务器ip+端口号在浏览器中即可访问.(很重要)
web访问地址
| 应用 | 访问地址 | 备注 |
|---|---|---|
| prometheus | http://127.0.0.1:9090 | 无用户和密码 |
| grafana | http://127.0.0.1:3000 | admin/XXX |
| altermanager | http://127.0.0.1:9093 | 无用户和密码 |
| node-exporter | http://127.0.0.1:9100/metrics | 无用户和密码 |
这里grafana的配置文件中我们配置的密码为password,所以直接输入admin/password即可访问成功.
添加数据源
在下方齿轮图标选择添加数据源
选择Prometheus作为数据源
填写Prometheus的地址,这里的ip需要将服务名作为地址填写在URL中
下滑到最下方测试并保存
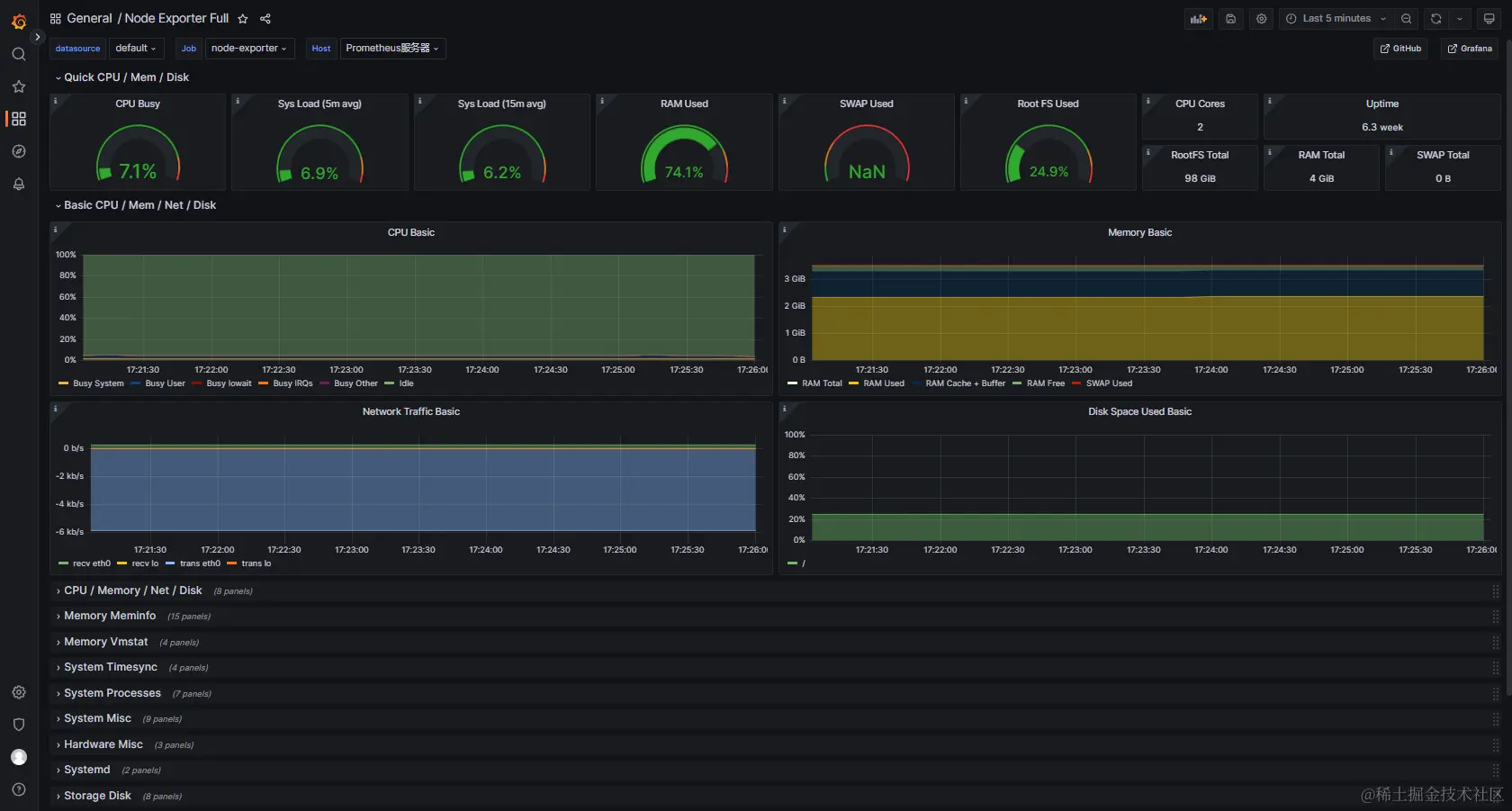
导入仪表盘
选择左边仪表盘图标点击导入
这里需要导入一个仪表盘的URL或者id
可以直接访问grafana.com/grafana/das…路径进入官网进行复制,直接选择Node Exproter Full
选择Copy ID
然后粘贴到刚刚的输入框中,点击加载(Load)按钮
然后选择Prometheus作为数据源
点击导入,即可进入仪表盘界面