shigen坚持更新文章的博客写手,擅长Java、python、vue、shell等编程语言和各种应用程序、脚本的开发。记录成长,分享认知,留住感动。
最近在研究一个很有意思的事情:如何收集k8s pod里的日志。问题就是这的简单,但是实现下来就有一点点的复杂了。
这里,我们先来捋一下k8s的架构图,我就不整那么复杂了,什么api-server kubelet 之类的。我们就简化一点:以下是一主三从的k8s集群。
每一个从节点都有对应的pod在运行,具体的pod运行什么,这个就是master节点来决定。某个pod就类似于我们用到的dokcer容器,每个容器运行我们的每个实例。现在,我们的每个实例都会有对应的日志输出,我们需要采集起来,放到elasticsearch中存储,展示的话,就要依靠我们熟知的kibanan了。
这就是具体的业务场景。那解决的思路是这样的,我们由浅入深。
方案一
直接在官方的kubenates-dashboard中找到对应的pod查询日志。
这个界面相信大家都熟悉不过了,当初shigen搭建k8s的时候都是奔着这个界面去的。上边的都很详细,监控、日志都可查看。唯一不足的是:需要懂基本的lunix命令。
额,是不是觉得有点low了,开启第二种方式。
方案二
从日志文件分析,我们会发现我们的每个pod 产生的日志会被收集起来,集中挂载到物理机/var/log/containers/目录下边。而这些文件的命名规则也很给力:
基本是容器的名字+容器的ID,这些文件的日志格式也是k8s提前帮我们规定好了,我们似乎解析这些文件就可以获得pod的日志了。
但是问题来了,根据我们上边的架构图,pod运行在哪里是master决定的,不是我们决定的。当然,在kubesqueue上我们可以加上一些策略,让k8s选择我们规定的节点部署,但是这样有破坏了集群的负载均衡功能啊。
总不能在每个k8s节点上都部署一个日志解析的工具吧。加一个极点我就要部署一套日志解析的服务,这样真的是不划算!
相信这个时候ELK的技术方案已经提上了日程。
这种架构的思想是:我们的日志传输到kafka,然后由logstash解析日志,写入到elasticsearch,最后由kibana展示和统计。
我很有幸在我实习的公司就接触到了这样的项目,我们当时采用的是消息队列传输日志,中间自写服务消费日志,最后把日志输出到elasticsearch存储起来。一气呵成,知道今天我也为当时的架构师设计方式感到由衷的赞叹。
当时我在接触这个项目的时候,其实也有这样的问题:为什么不去使用官方推荐的logstach呢?那样用起来更简单,而且维护的成本很低,当时得到的解答是:logstash是用java编写的,它的资源消耗比较大。当时我也没有多想,毕竟我们当时的日志量是非常大的,一秒钟的峰值接近3000条,如果直接用单实例的logstash跑,直接会把服务干崩了。
好了,继续回到现在的问题场景,貌似我们使用第一套的可能性比较小,因为引入消息队列,又需要额外的维护成本。而且,我们也不是专业的运维,很多服务的监控指标都没法采集的。于是果断的放弃。
那只能基于下边的TCP/UDP的方式了。今天的文章中,shigen也是采用的这种方式解决的问题。
方案三
我直接先展示我的架构图吧:
在我们生成日志的时候,通过logstash的TCP接口异步的传输日志,后边的事情就交给ELK了,我们只需要在kibana的查询页面开始观测日志的输出和查询。
基于以上的方案,我们先来看一下效果:
我本地的ELK集群是这样的:
我使用docker-compose搭建起来了我的ELK服务,docker-compose文件可以参考我的,已经设计好了各种端口的映射、文件的挂载,直接运行即可。
现在我们的三个服务都起来了,我们持续监控一下服务的状态,同时打开我们的spring-boot服务,它的日志是这样的:
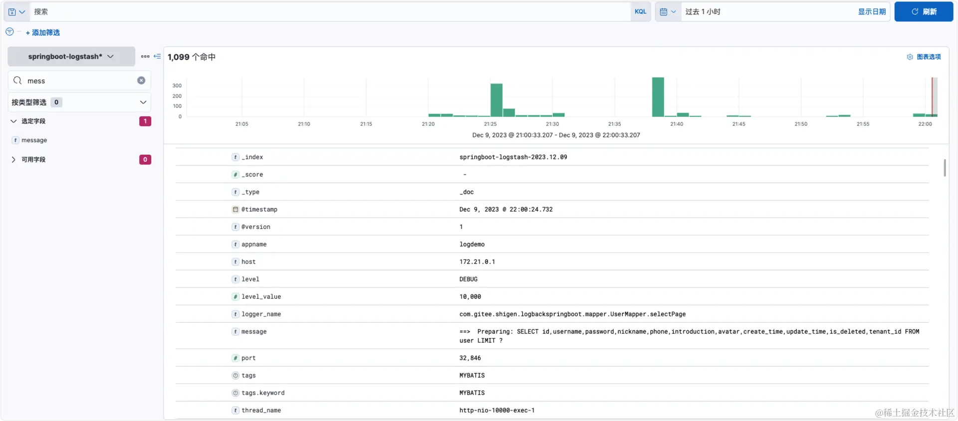
和我们常见的都一样,输出了mybatis-plus查询的sql语句。我们再来看下kibana的界面,刚才我们的日志也展示出来了。而且字段很全,自动的帮我们处理了。
logstash那边的日志我们也看到了实时的解析。
在下一篇的文章里,我会具体的讲解如何的配置,共同期待。
参考文章:
- logback(三)mybatis-plus结合logback将sql语句输出到日志文件
- logstash-codec-json_lines
- spring boot整合ELK
- Logstash数据源为日志文件操作
- Logstash作为udp/tcp数据
- 🥰springboot中使用logback将日志写入到ELK平台
- Logging Architecture
- Run Filebeat on Cloud Foundry
以上就是今天分享的全部内容了,觉得不错的话,记得点赞 在看 关注支持一下哈,您的鼓励和支持将是shigen坚持日更的动力。同时,shigen在多个平台都有文章的同步,也可以同步的浏览和订阅:
| 平台 | 账号 | 链接 |
|---|---|---|
| CSDN | shigen01 | shigen的CSDN主页 |
| 知乎 | gen-2019 | shigen的知乎主页 |
| 掘金 | shigen01 | shigen的掘金主页 |
| 腾讯云开发者社区 | shigen | shigen的腾讯云开发者社区主页 |
| 微信公众平台 | shigen | 公众号名:shigen |
与shigen一起,每天不一样!