常见的分布式链路追踪系统设计

353 阅读4分钟

分布式追踪可以通过对微服务调用链的跟踪,构建一个从服务请求开始到各个微服务(不局限于微服务,像数据库、MQ等也可以)交互的全部调用过程的视图。用户可以从中了解到诸如应用调用的时延,网络调用(HTTP,RPC)的生命周期,系统的性能瓶颈等信息。

Zipkin

官网: zipkin.io/

下面是官网给出的Zipkin的UI图,一个是追踪接口调用过程链路的,一个是系统依赖统计的。

image.png

image.png

然后是具体的架构图

image.png

  • transport:数据传输,最主要的三种数据传输方式是HTTP、Kafka和Scribe(Facebook开源的日志收集系统)
  • collector:收集器:一旦跟踪数据到达Zipkin收集器,Zipkin收集器就会对其进行验证、存储和索引
  • storage:数据存储,除了Cassandra(一套开源分布式NoSQL数据库系统),还原生支持ElasticSearch 和 MySQL
  • search:一旦数据被存储和索引,我们需要一种方法来提取它。查询守护进程提供了一个简单的JSON API来查找和检索跟踪。此API的主要使用者是Web UI。
  • web UI:web UI提供了一种基于服务、时间和注释查看跟踪的方法。

接入方式

Java微服务一般使用引入Spring Cloud Sleuth的方式,对代码侵入性小

SkyWalking

官网地址:skywalking.apache.org/docs/main/n…

先看架构图

image.png

  • Probes:探针。收集数据,包括各种格式的指标、跟踪、日志和事件(SkyWalking, Zipkin, OpenTelemetry, Prometheus, Zabbix, etc.)
  • Platform backend:支持数据聚合、分析和流式处理(包括跟踪、指标、日志和事件)。担任聚合者角色、接收者角色或两者兼有
  • Storage:通过开放式/可插入式接口存储SkyWalking数据。您可以选择现有的实现,如ElasticSearch、H2、MySQL、TiDB、BanyanDB,也可以实现自己的
  • UI:UI是一个高度可定制的基于web的界面,允许SkyWalking最终用户可视化和管理SkyWalking数据

探针(Probes)

在SkyWalking中,探针是指集成到目标系统中的代理或SDK库,负责收集遥测数据,包括跟踪和指标。根据目标系统技术堆栈的不同,探针执行此类任务的方式截然不同。但最终,它们都朝着相同的目标努力——收集和重新格式化数据,然后将其发送到后端。主要有以下四种典型的探针类型:

  • 基于语言的本地代理(Language based native agent):这些代理运行在目标服务中,例如用户代码的一部分。例如,SkyWalking Java代理使用-javaagent命令行参数在运行时操纵代码,其中操纵意味着更改和注入用户的代码。另一个例子是SkyWalking代理,它利用Golang编译机制在编译时编织代码。对于一些静态编译语言,如C++,手动库是唯一的选择。
  • 服务网格探针(Service Mesh probes):服务网格探针从sidecar、服务网格中的控制平面或代理收集数据。在过去,代理只是作为整个集群的入口,但有了服务网格和sidecar,我们现在可以执行可观测性功能。
  • 第三方库(3rd-party instrument library):SkyWalking接受许多广泛使用的仪器库数据格式。SkyWalking社区与Zipkin社区有着密切的联系,它可以作为v1和v2 Zipkin踪迹的替代服务器。此外,支持gRPC中的OTEL跟踪格式,并在SkyWalking中转换为Zipkin格式。
  • eBPF agent(eBPF是一个能够在内核运行沙箱程序的技术,提供了一种在内核事件和用户程序事件发生时安全注入代码的机制,使得非内核开发人员也可以对内核进行控制):eBPF代理收集指标并分析由Linux内核的eBPF技术提供支持的目标服务。

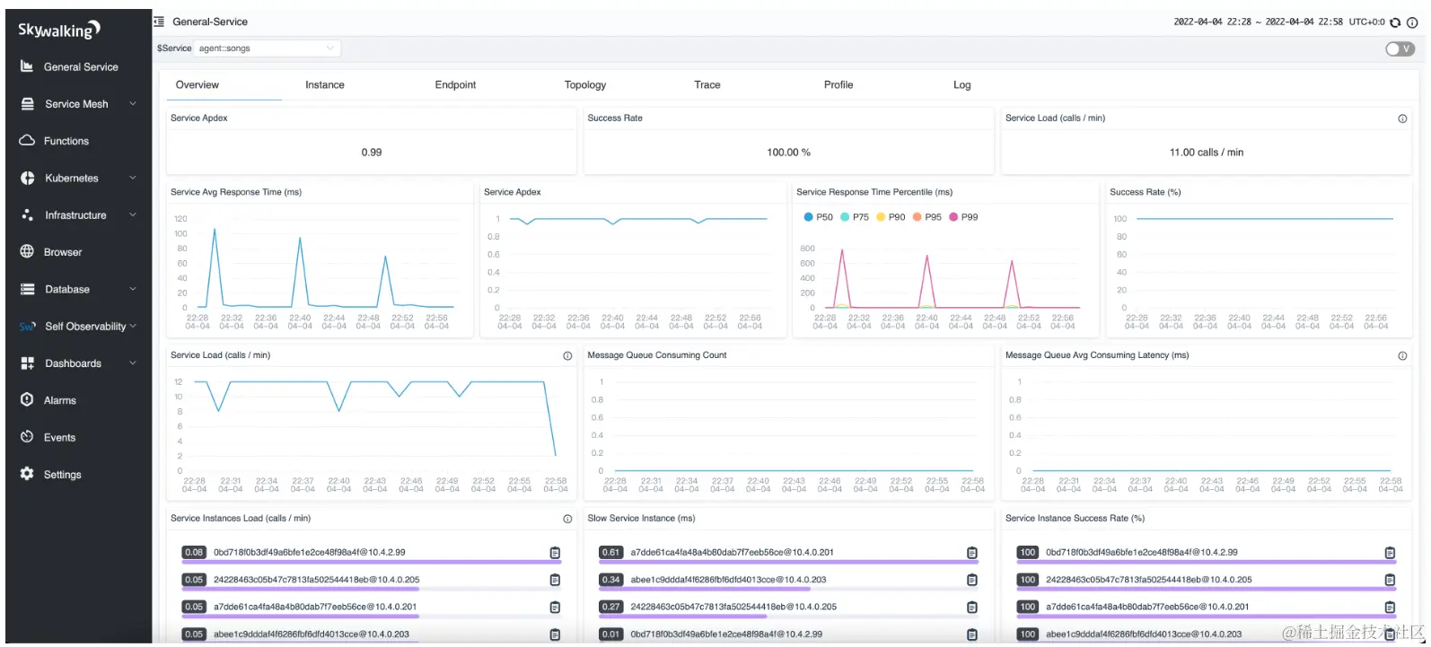
SkyWalking UI

官方UI image.png

SkyWalking自9.4.0起提供PromQL服务,自9.6.0起提供LogQL服务。也可以选择Grafana或Loki作为SkyWalking UI。具体配置方式见官网:skywalking.apache.org/docs/main/n…

接入方式

采用java探针,字节码增强,对代码无侵入。配置方式可参考官网:skywalking.apache.org/docs/skywal…

未完待续