不同类型的数据可视化图表,承包你一整年的图表制作需求!

170 阅读8分钟

随着大数据时代的到来,数据可视化已成为企业和个人分析、理解数据的重要手段。可视化图表是一种以图形或图表的方式将数据可视化呈现出来,帮助数据使用者和分析者更好地理解数据。通过可视化图表,可以更容易地观察数据的模式、趋势和关系,从而更有效地进行数据分析和决策。

可视化图表有多种图形,包括但不限于折线图、柱状图、散点图、热力图、雷达图、框架图、矩形树形图、漏斗图、词云图等。这些图表各自具有独特的特点和适用场景,能够根据数据类型和分析目的将数据以更直观、易理解的方式呈现出来。接下来我以JVS智能BI的可视化图表为例,详细介绍各个图形的特点,能用于哪些场景,建议收藏哦。

饼状图

饼状图是图表中最常见的可视化数据形态之一,本质上是将数据,按照分类进行数据汇聚展现,通常表达各个部分和整体占比的总分、对比关系,饼状图非常直观,易于理解和比较不同部分的相对大小,它成为传达相对比例信息,每一片代表一种类型,分类的字段适用于 枚举类型的字段,分类的数量不适用于太多类型的分类(建议在10种类型以内),它重点突出的是类型之间的相对大小而非绝对大小。

适用于需要分析数据的占比情况的场景,如展示市场份额、支出占比等。

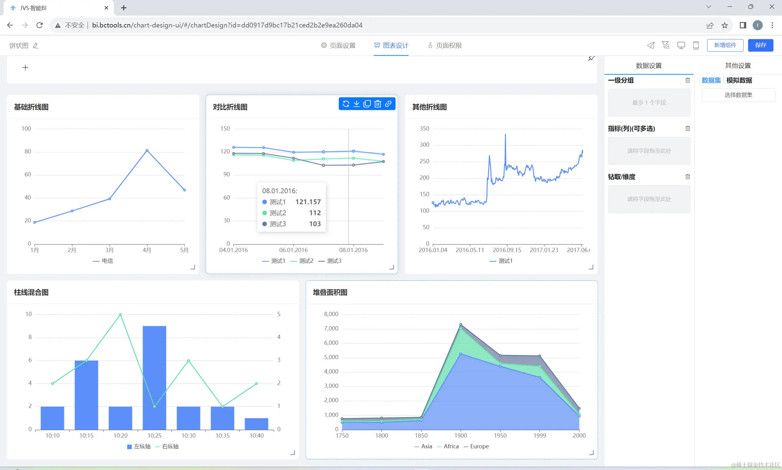
折线图

折线图是一种常用于数据可视化分析的图表类型,它通过将数据点以线段连接起来,以展示数据随着某个变量(通常是时间或另一个连续变量)的变化而变化的趋势。

适用于展示数据随时间变化趋势的场景,例如股票分析、天气预报等。如果存在特殊异常数据,会比较清晰的展示出来数据的特殊波动性,对多种类型的数据进行对比,可以明显的比较数据之间的大小趋势,不适用于展示离散的数据类型。

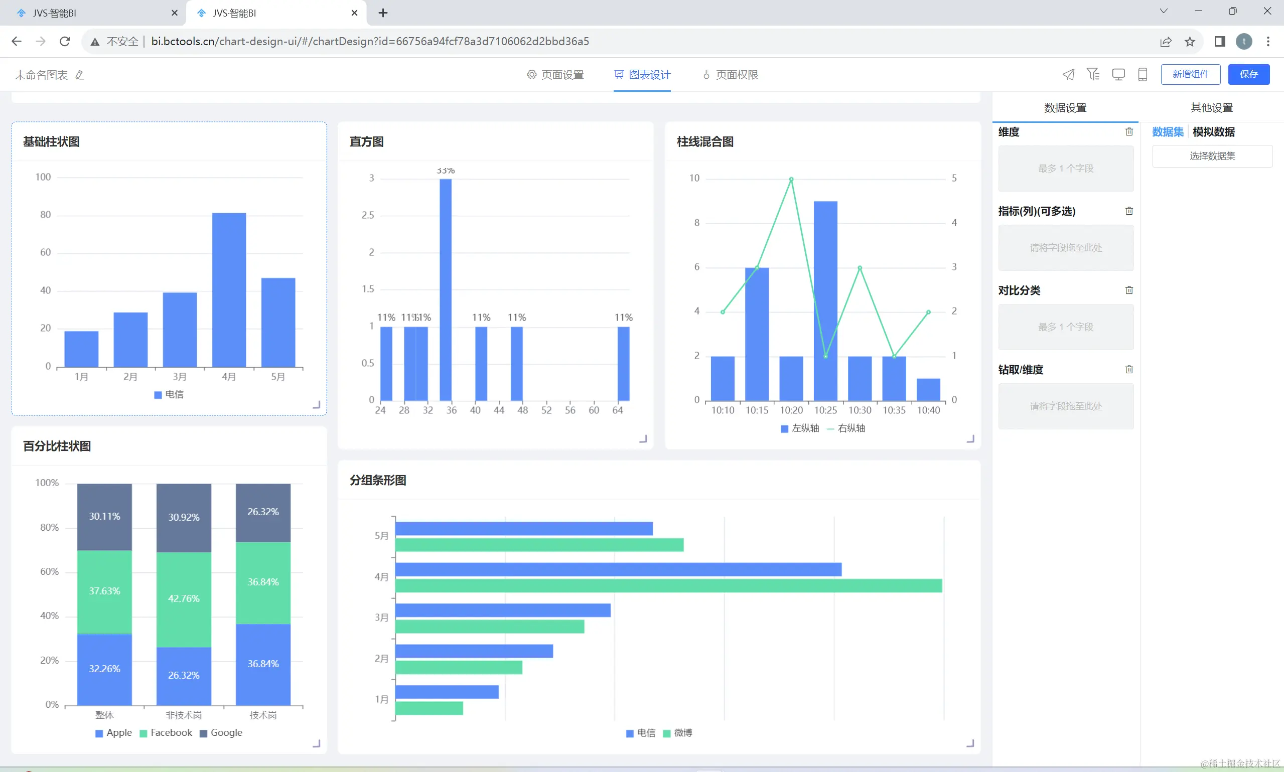
柱状图

柱状类的图形包括普通的柱状图、直方图、条形对比图、百分比柱状图、线柱混合图等类型,主要都是用于对离散数据进行分类对比的展示。它通过垂直或水平的柱形来表示不同类别或组之间的数量对比。

适用于比较不同类别或组之间的数量关系,每个柱子的高度(或长度)代表了相应类别的数据量,例如:不同产品的销售量、不同月份的收入等,每根柱子代表不同月份的收入销售情况。

散点图

散点图是数据可视化、数据分析的基础类型与分析方法,它主要用于对两个变量之间的关系进行分析描述。散点图以点的形式在坐标系中绘制数据,其中每个点代表一个数据点,其横坐标和纵坐标分别对应于两个不同的变量,从坐标系中去观察判断两个变量之间的分布关系,去推测变量间的关联模式。

适用于大量数据的展示和比较、数据的分类和分群、异常值的识别等等。

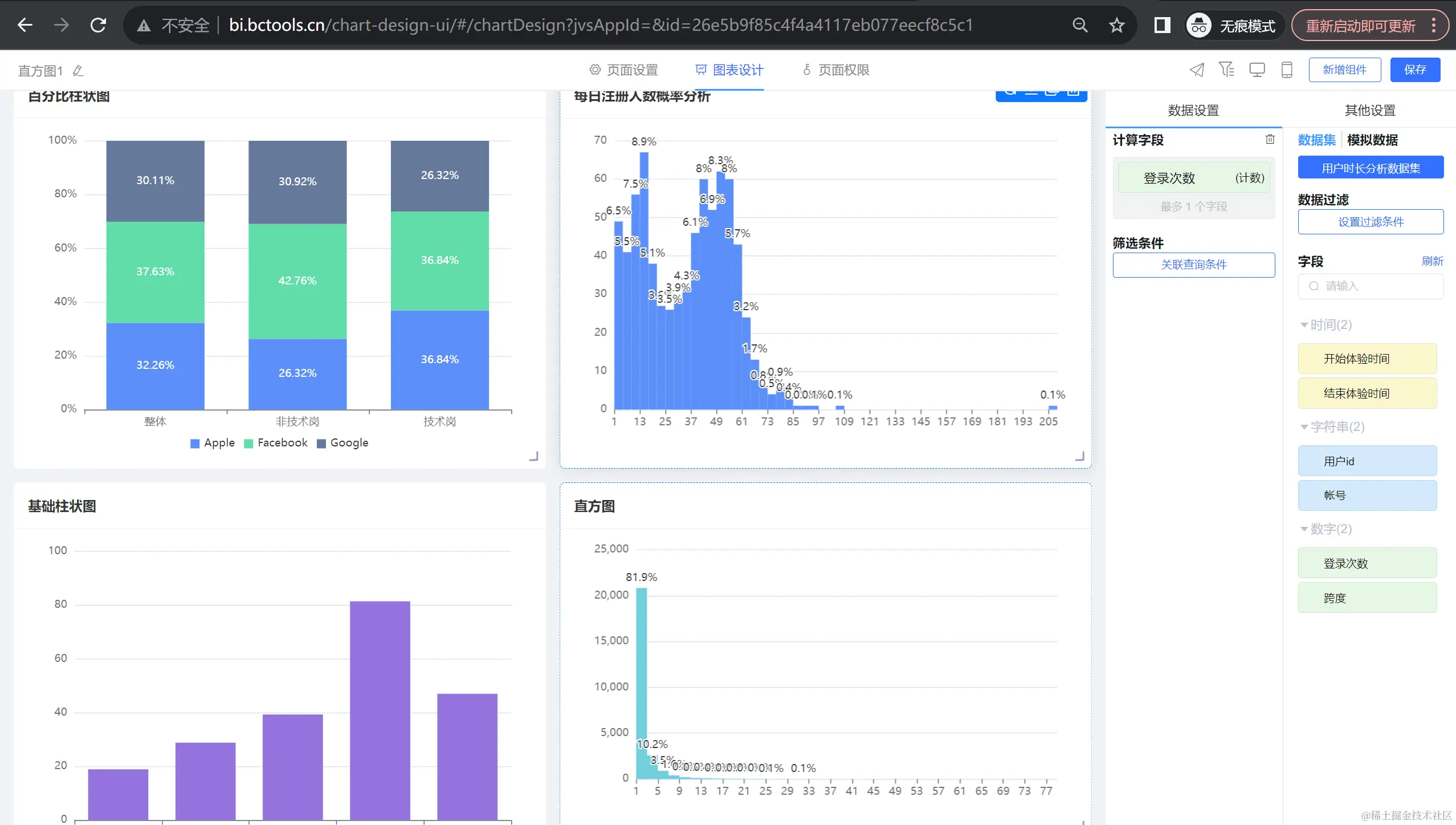
直方图

直方图主要用于展示数据分布情况的可视化图表,通过将被分析数据划分为多个区间,检测统计在区间中的数据的量,从而呈现出数据在某个空间分布中的分布特性,每个区间的计数量称之为 “频数”。

适用场景广泛,例如数据分布、比较分析、趋势变化分析,包括数据的中心趋势、分散程度、偏态和峰态等。

多Y轴线柱混合图

多Y轴线柱混合图是在同一图表上展示多个数据系列和以不同的Y轴形式表现。这种图表类型通常用于比较不同数据系列之间的趋势和差异,特别是在需要展示多个数据系列的情况下。

在多Y轴线柱混合图中,每个数据系列都有自己的Y轴,这使得每个数据系列都可以独立地展示其趋势和变化。同时,通过将多个数据系列放在同一张图表上,可以方便地比较它们之间的差异和相似性。

适用于需要同时展示多个不同度量单位或性质的数据,并且这些数据之间存在某种关联或对比关系的场景。这种图表能够在一个图中展示多个变量的趋势和比较情况,便于进行综合分析和对比。

面积图

面积图是一种基于线图的变体,它通过填充线图以下的区域来强调数量的图表。它能够清晰地展示数据随时间的变化趋势,并且可以通过比较不同类别的面积大小来直观地看出各类别之间的占比关系。

适用于需要展示数量随时间变化的趋势,或者展示不同类别之间的占比关系的场景。例如商业分析、科学研究、金融分析等领域,用于展示销售额、利润、网站流量等关键指标的变化趋势,或者比较不同产品、不同地区的销售情况。

地图

地图是一种用于展示地理信息和空间数据的图表,可以将地球表面或其他天体表面的自然和人文要素以图形或图像的形式表现出来。地图具有严格的数学基础、符号系统和文字注记,可以科学地反映出自然和社会经济现象的分布特征及其相互关系。

适用于销售区域、客户分布情况、物流配送、地产分析等等。

漏斗图

漏斗图是一种从上到下开始于一个最大的数值,结束于一个最小的数值,自动排序组成的倒梯形图表,可以用于表示逐层分析的过程,通过比较各个环节宽窄大小,能够直观地发现和说明问题所在。

适用于业务流程比较规范、周期长、环节多的流程分析,可以直观地展示从起点到终点各阶段的数据量、转化率和流失率等方面的信息。

3D柱状图

3D柱状图是以三维立体的形式展示数据,通过柱子的高度和颜色来表示不同的数据类别和数值大小。相比于普通的二维柱状图,3D柱状图更加生动形象,可以更好地吸引观众的注意力,同时也更容易理解和分析数据。

适用于数据比较、时间序列分析、多维数据展示等等。

树形图

树形图也称为“组织图”或“链路图”,是通过树状结构表示层次结构的一种方式。其结构通常由没有上级/父级成员的元素开始(根节点),然后加入节点,再用线连在一起,称为分支,表示成员之间的关系和连接。最后是枝叶节点(或称为末端节点),是没有子节点的成员。

适用于需要表示层次结构、分类思维、组织和管理等场景,将复杂的数据以更直观、更易于理解的方式呈现出来。

雷达图

雷达图,也称为网络图、蜘蛛图、星图、蜘蛛网图、不规则多边形、极坐标图或Kiviat图,是一种显示多变量数据的图表。它通常从同一中心点开始等角度间隔地射出三个以上的轴,每个轴代表一个定量变量,各轴上的点依次连接成线或几何图形。雷达图可以用来在变量间进行对比,或者查看变量中有没有异常值。另外,基于考察同类型对象的多个雷达图之间,还可以进行图表整体情况的对比。雷达图主要应用于企业经营状况——收益性、生产性、流动性、安全性和成长性的评价。

适用于表示单个或多个数据对象包含多个特征类别的情况,非常适用于展示性能数据。

在线demo:bi.bctools.cn/

gitee地址:gitee.com/software-mi…