图扑智慧农业:农林牧数据可视化监控平台

342 阅读9分钟

数字农业是一种现代农业方式,它将信息作为农业生产的重要元素,并利用现代信息技术进行农业生产过程的实时可视化、数字化设计和信息化管理。能将信息技术与农业生产的各个环节有机融合,对于改造传统农业和改变农业生产方式具有重要意义。

图扑软件利用自研 HT for Web GIS 产品,结合遥感技术,构建可交互式的农林牧数据分析平台。该平台围绕地块总览、播种分析、牛只管理、设备查询四个维度,对地区的全貌、农场、村集体分布以及相应的环境进行多样化的可视化展示和进行数据支持,还可对播种和管理提供实用的参考信息。化“数”为“物”,通过整合农业项目和业务系统数据,实现了合理利用农业资源、降低生产成本、改善生态环境以及提高农作物产品和质量的目标。

通过将数据分析和卫星观测技术融合,借助可视化、智能化综合数据分析平台进行重建和展示,将实际物理世界转换成数字虚拟世界。

HT for Web GIS 产品支持多种类型地图服务。以丰富的可视化形式将地理信息系统(Geographic Information System,GIS)数据进行展示和叠加,可为空间信息分析带来新的模式,能直观准确展示农林牧的经纬度、区域分布等信息。同时,结合 BIM 数据轻量化、三维视频融合以及 2D 和 3D 的无缝融合等技术优势,在 GIS 系统中对海量的 POI 数据、流量数据、规划数据,现状数据等进行多样化展示。

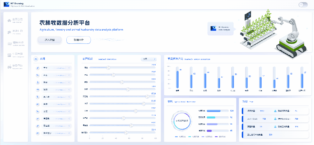
首页总览

初始页面展示了地块汇总、播种分析、牛只管理、设备查询四大模块,用户可以点击模块查看对应监控信息。

点击进入地图模块展示整个区域内 10 个农场下属村集体的地理位置。点击农场的名称按钮可以拉近镜头,近距离展示该农场所包含的村集体信息。3D 场景和 GIS 图层融合展现,可以自由切换,适用于不同的业务场景。

页面支持主题色切换,方便用户根据自己的偏好选择使用明亮模式或暗黑模式,能够在不同环境下享受到舒适的界面。

数据分析页面则详细的展示了各个农场的农田统计信息、季度播种占比、农机及项目数量。以清晰且详细的数据展示方式,体现各农场的农业状况,为农场管理和决策提供更准确的依据。

地块汇总可视化

图扑 HT 智慧农业解决方案以各地块为监控单元,基于自主研发的 HT for Web 可视化图形引擎,依托耕地地力空间地域分布特征与规律,搭建地块界面管控场景。

在地图场景中展示 10 个农场的所属用地类型,分为农田、林地、草地、建筑用地、工业用地、商业用地、住宅用地、公共设施用地、水域、园区,不同用地类型以不同的颜色进行展示。例如,点击页面左侧【各类地块】按钮中的农田按钮后,场景中只展示所有农场的农田情况。可以让用户更直观点选查看,一目了然地看到所有农田的分布位置。

在 2D 数据分析界面实时动态展示 10 个农场的农林草地统计、经营权土地面积、商业用地占比排行、各区域土地证书及面积统计等。用户基于此对各农场进行对比,了解各个农场的经营情况和发展潜力。图扑 HT 丰富的图表组件,让数据变得精简,能节省用户大量的搜索时间,实现“一张图”式精准指挥。

播种分析模块

播种分析模块适用于分析农作物种植的工具。可帮助农民评估不同作物的适宜种植条件,包括地温状态、微生物活性和作物发育预估、作物收量预测等。更好地了解和管理农场的土地资源。帮助农民和农田经营者优化农作物种植方案,间接提高农田产量和经济效益。

卫星数据观测

各类地块和种植的各类型作物在 3D 场景中能叠加展示,用户通过观察地块的颜色和图标,即可清楚看到这块耕地上种植了哪种作物。或滚动鼠标滑轮放大后可以看清种植地块的地块编码。通过卫星数据观测后对地块图层进行颜色叠加分类:

  • 地温状态:对地面温度阈值展开可视化监测,3D 场景中进行土壤温度的遥感图层叠加,不同温度阶段选用不同颜色标注,地温异常区域一目了然。再配合系统监控预警告警功能,帮助用户及时发现可能存在的问题和风险,并采取相应的措施进行预防和解决。

  • 微生物活性:通过不同色块清晰辨别各地块微生物活性值变化。微生物活性作为一个关键的指标,其变化反映了土壤的健康状况以及其中微生物的生命力和活跃程度。图扑 HT 可视化监控能为其更好地评估土壤的质量和生态系统的健康状况。

  • 作物发育预估:通过图扑 HT 可视化预测农作物的未来发育状态或生长过程中可能出现的变化。有利于用户对农作物针对行的播种,为农业生产质量监控提供科学依据。

  • 作物分布与收量预测:展示各地块名称与未来产值的预测,帮助用户更直观的知晓垂直农场的产量预测。

卫星数据观测技术的使用正在彻底改变植物科学研究。图扑 HT 通过提供基于植物的表型数据,让各类分析被应用于数字孪生场景中,以厘米级的精度测量作物在整个种植季的特征。帮助用户对农作物、土壤从宏观到微观的实时监测,从而更准确地得到植物的成熟速度及周期变化。

各地块监控详情

点击相关地块即可查看种植详情信息,包括农作物的信息时间表、各农场土地营养元素、作物估产信息等指标信息。帮助农牧民加强了解在特定环境下作物行为能力。

在图扑 HT 数据分析界面,展示了重点作物农场产量排行和近年来重点作物产量浮动等相关数据信息。以协助用户及时获取作物种植面积、平衡粮食区域及预测农业综合生产力。

畜牧牛只管理

地图场景中展示了特斯牛场、伊拉牛舍、波尔牛栏牧场的三维模型。通过 HT for Web GIS 准确定位各个牧场,点击 3D 面板内对应牧场名称切换至相应位置。

双击相应的牧场,可跳转到该牧场的分析界面,展示的数据信息包括:牛只资料、饲养量排行信息、母牛配对次数、牛只繁殖记录图。动态图表配合 2.5D 组态图对牛群的养殖资料进行汇总和分析。通过数据上云和移动办公,实现对牧场远程可视化、生产透明化、科学管理的需求,有效提高牧场生产效率和生产成绩。

图扑软件支持跨平台操作,移动终端均可轻松打开场景,实现触屏设备的单指旋转、双指缩放、三指平移等操作,用户无需再为跨平台交互模式而烦恼。

数据分析界面支持按需切换牛舍模块,详细展示各牧场内的相关数据信息,包括:饲养量、种类及花色、乳产量、各农场牛只异常统计、当月病患率及康复率统计。可针对监测到的异常关键指标及时预警告警和定位追踪。图扑农业数据可视化大屏,旨在提高数据资源复用性,能够多维度、深层次、全方位展示各项指标的性能指标,以减少牧场运营成本,提升整体管理水平。

农机设备查询

通过搭载北斗导航定位系统、5G 通信系统、机具状态监测传感技术与农机设备深度融合,实现在地图场景中以经纬度坐标结合 GIS 实时展示各种农机设备(如收获机、拖拉机、喷药机、割晒机、运输车、铲车等)的实时位置。在实时获取作业数据并将其进行模拟分析的同时,还为智慧调度、作业计划制定、班序调整等业务提供智能化决策。

数据分析界面则以多样化二三维组态图表呈现。基于空间、时间、指标等多维度数据,对农业设备的相关数据信息进行图形化和可视化,包括:各农场农机数量及占比、收割占比、各农场使用中农机数量等。

既提供实时的数据更新,确保用户获取到最新的农业设备数据,也提供农机的使用历史记录,以及农场之间的数据对比分析。让用户更全面地了解农机作业态势,高效优化使用计划和作业方案。

图扑软件农林牧数据分析平台的使用不仅能够提高农业生产效率,还实现对资源的合理利用,减少浪费,并优化生态环境。依托实时、动态的农业大数据中心,构建农业资源管理一张图,帮助农牧民更好地理解农场环境和农作物状况。有效解决手工统计数据耗时耗力、不及时不精准等问题,提高工作效率和播种质量。通过此种管理方式,可以预期其将对农业生产方式的转变产生深远影响,推动农业向着更高效、环保和可持续的方向发展。

您可以至图扑软件官网查看更多案例及效果:

图扑软件 - 构建先进 2D 和 3D 可视化所需要的一切