腾讯云Lighthouse安装Blackbox监控网站状态

3,907 阅读2分钟

本教程将引导读者在Kubernetes集群上安装和配置Blackbox exporter,打造一个多维度的网站运行状态仪表盘(视图效果见文末)。

Blackbox exporter是一个用于监控网络服务的开源工具,它可以用于检查 HTTP、HTTPS、DNS、TCP 和 ICMP 等服务的可用性,并生成 Prometheus 格式的指标供后续分析和警报使用。

准备工作

在开始之前,请确保您已经在Kubernetes 集群上安装 Grafana 和 Prometheus推荐使用腾讯云轻量服务器·K3s镜像,开箱即用,省去手动部署集群的繁琐过程。

当然,如果你已部署好Blackbox exporter,可以划到文章底部,跳过安装步骤,导入我准备的大屏配置文件。

安装 Blackbox exporter

将下面的配置文件保存为blackbox.yml,上传到集群主节点,执行部署命令kubectl apply -f blackbox.yml。如果有安装管理面板,也可以直接导入下面的配置信息。

kind: Deployment
apiVersion: apps/v1
metadata:
  name: &name blackbox-gz
  labels:
    app: *name
spec:
  selector:
    matchLabels:
      app: *name
  template:
    metadata:
      labels:
        app: *name
    spec:
      containers:
        - name: blackbox
          image: prom/blackbox-exporter
          ports:
            - containerPort: 9115
---
kind: Service
apiVersion: v1
metadata:
  name: &name blackbox-gz
  labels:
    app: *name
spec:
  selector:
    app: *name
  ports:
    - name: blackbox
      port: 9115
      targetPort: 9115

配置 Prometheus 任务

参考下面的配置文件,修改上文中提到的/srv/grafpro/etc/prometheus.yml(文件编码须为utf-8;若部署时修改了负载名称blackbox-exporter,下文的配置文件也要做相应的修改),然后重启grafpro工作负载。

为方便初学者部署,这里使用了静态配置,每次修改站点信息都需要重启工作负载;读者朋友也可以使用file_sd_configs配置将站点信息保存到单独的文件,实现站点配置热加载(即服务自动发现)。

global:
  scrape_timeout: 15s
  scrape_interval: 1m
  evaluation_interval: 1m

scrape_configs:
  # prometheus
  - job_name: prometheus
    static_configs:
      - targets:
          - 127.0.0.1:9090
  # blackbox_all
  - job_name: blackbox_all
    static_configs:
      - targets:
          - blackbox-gz:9115
        labels:
          region: '广州,腾讯云'
  # http_status_gz
  - job_name: http_status_gz
    metrics_path: /probe
    params:
      module:
        - http_2xx
    static_configs:
      - targets:
          - https://www.example.com
        labels:
          project: 测试1
          desc: 测试网站描述1
      - targets:
          - https://www.example.org
        labels:
          project: 测试2
          desc: 测试网站描述2
    relabel_configs:
      - target_label: region
        replacement: '广州,腾讯云'
      - source_labels: [__address__]
        target_label: __param_target
      - source_labels: [__param_target]
        target_label: instance
      - target_label: __address__
        replacement: blackbox-gz:9115

导入 Grafana 仪表盘

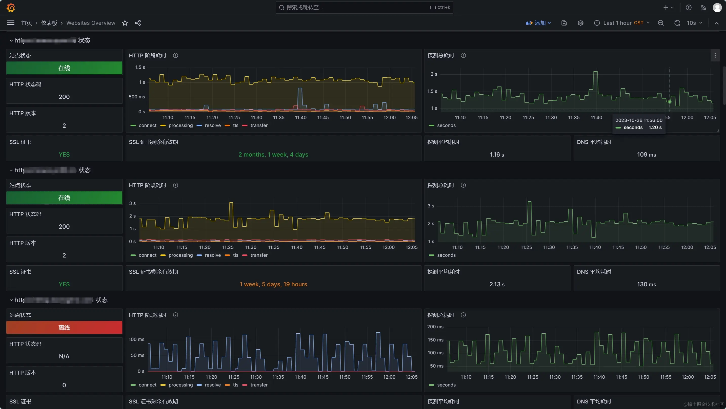
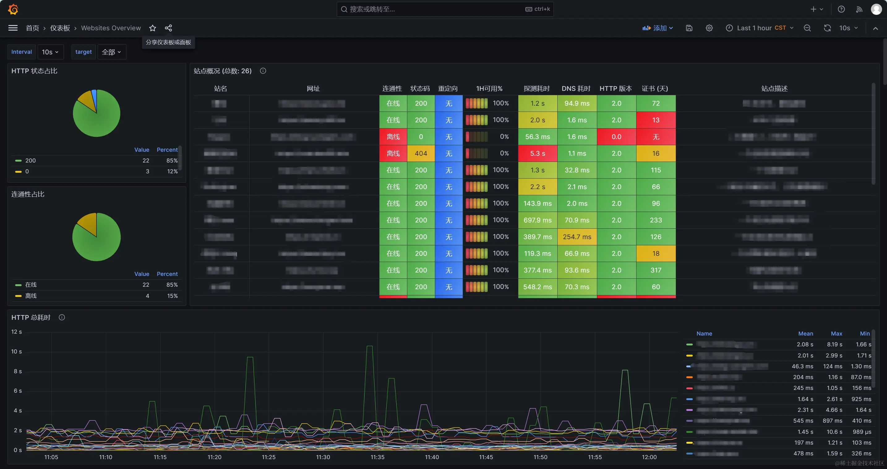
下载此附件网站监控大屏.json,然后在Grafana的仪表盘页面导入即可使用。这是一个基于Blackbox exporter数据集的仪表盘配置文件,主要特性如下:

  • 支持查看多节点、多站点数据
  • 支持查看站点证书有效期数据
  • 支持查看站点连通性、HTTP阶段性能数据

效果展示

图片仅供演示,监控仪表盘配置随时可能更新,请以最终效果为准。

站点概览

网站详情