焕新升级!新一代云原生可观测平台

503 阅读2分钟

云原生已经成为企业应用现代化数字转型的潮流。云原生架构让企业的应用具备了更快的迭代速度、更低的开发复杂度和更好的可扩展性,但是应用部署位置不可控 、应用数量暴增等因素让运维复杂度和运维人员的工作量大大增加。

相较于传统运维,云原生架构下的运维更加关注监控、日志、事件、告警等数据的自动化采集、可视化呈现和智能化决策。为了提升云原生场景下的运维体验,华为云CCE容器服务带来了新一代的云原生可观测平台,聚焦以下四大能力:

监控中心

为了解决云原生用户使用监控系统困难的问题,CCE针对多服务组合的复杂场景进行优化,支持一键启用监控中心能力,并提供从容器视角的一站式可视化监控新体验,支持集群、节点、工作负载、Pod等多种维度的监控视图。

图片

图1 监控中心

告警中心

为了解决 Prometheus 告警语句复杂、不同类别告警源存在多配置入口、基础告警项多导致配置效率低等问题,CCE集群中增加告警中心能力,提供容器告警基于模板的一键配置能力。默认告警规则可有效覆盖集群和容器常见故障场景。

图片

图2 告警中心

日志中心

传统的日志管理系统在云原生场景下存在使用体验割裂、采集配置复杂、日志检索及查看不契合云原生概念模型等问题,为解决上述问题,CCE服务深度集成LTS日志服务能力,推出云原生日志中心,简化了日志采集配置,并提供基于云原生视角的日志管理视图。

图片

图3 日志中心

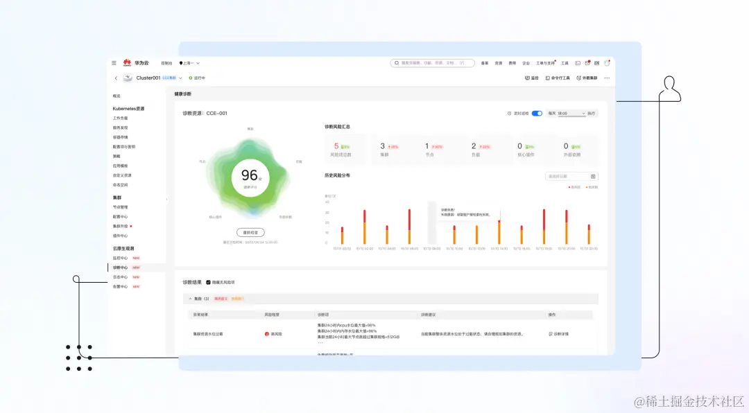
健康中心

云原生场景下丰富的监控指标、事件、日志能够让用户更加方便定位问题,但是同样也无形中提高了运维人员的技术门槛。为了能够让更多的运维人员能够快速的定位问题,CCE服务提供了健康中心能力,基于华为云容器运维专家经验对集群健康状况进行全面检查,发现集群故障与潜在风险并给出修复建议。

图片

图4 健康中心以上就是华为云新一代云容器引擎CCE云原生可观测平台所带来的四大能力。下一篇我们将深入探讨客户在云原生监控上面临的挑战,并着重介绍CCE监控中心如何应对此类挑战,敬请期待。

服务体验请访问

相关链接