Spacedrive:开源跨平台文件管理 | 开源日报 No.57

606 阅读3分钟

picture

denoland/deno

Stars: 91.2k License: MIT

Deno 是一个简单、现代和安全的 JavaScript 和 TypeScript 运行时,使用 V8 引擎并用 Rust 构建。其主要功能包括:

  • 默认情况下具有高度安全性,除非显式启用,否则无法访问文件、网络或环境。
  • 提供 Web 平台功能和 API (如 ES 模块、Web Workers 和 fetch())。
  • 开箱即用支持 TypeScript。
  • 仅提供单个可执行文件,并内置工具集 (例如 deno testdeno fmt 等)。
  • 包含一组经过审核的标准模块,保证与 Deno 兼容。
  • 支持 npm。

facebook/folly

Stars: 25.4k License: Apache-2.0

Folly 是一个 Facebook 开源的 C++ 库,旨在提供实用和高效的组件。它是 Facebook 内部广泛使用的核心库之一,并且常作为其他开源项目的依赖项和代码共享平台。与 Boost 和 std 相比,Folly 不与其竞争而是补充功能,在需要更好性能或缺少特定功能时才会定义自己独有组件。

以下是 Folly 的关键特性和优势:

  • 提供了各种基础库组件,如字符串处理、并发编程工具等。
  • 高度注重大规模应用下的性能表现。
  • 模块化设计使得不同组件可以相对独立地使用。

spacedriveapp/spacedrive

Stars: 24.7k License: AGPL-3.0

picture

Spacedrive 是一个开源的跨平台文件管理器,由用 Rust 编写的虚拟分布式文件系统 (VDFS) 驱动。它可以将多个设备上的文件组织在一个地方,并结合云服务和离线硬盘等存储容量和处理能力,形成一个安全且直观易用的个人分布式云。对于独立创作者、收藏家以及希望拥有自己数字足迹的用户来说,Spacedrive 提供了一种无与伦比的免费文件管理体验。

  • VDFS:使用统一 API 操作和访问内容
  • 虚拟索引:实时同步数据库,在客户端之间保持数据一致性
  • CAS (Content-addressable storage):通过唯一标识符 CAS 来标识每个文件

doocs/leetcode

Stars: 23.5k License: CC-BY-SA-4.0

picture

本项目是一个包含 LeetCode、《剑指 Offer (第 2 版)》、《剑指 Offer (专项突击版)》和《程序员面试金典 (第 6 版)》等题目的相关题解。它提供了多种编程语言实现,如 Java、Python、C++、Go 和 TypeScript 等,并且会定期更新。该项目具有以下核心优势:

  • 提供了大量算法全解
  • 包括各类基础算法和数据结构的详细讲解与示例代码
  • 提供搜索算法以及动态规划模型的应用案例
  • 支持高级数据结构,如并查集和线段树等
  • 附带图论领域中常见问题的求解方法

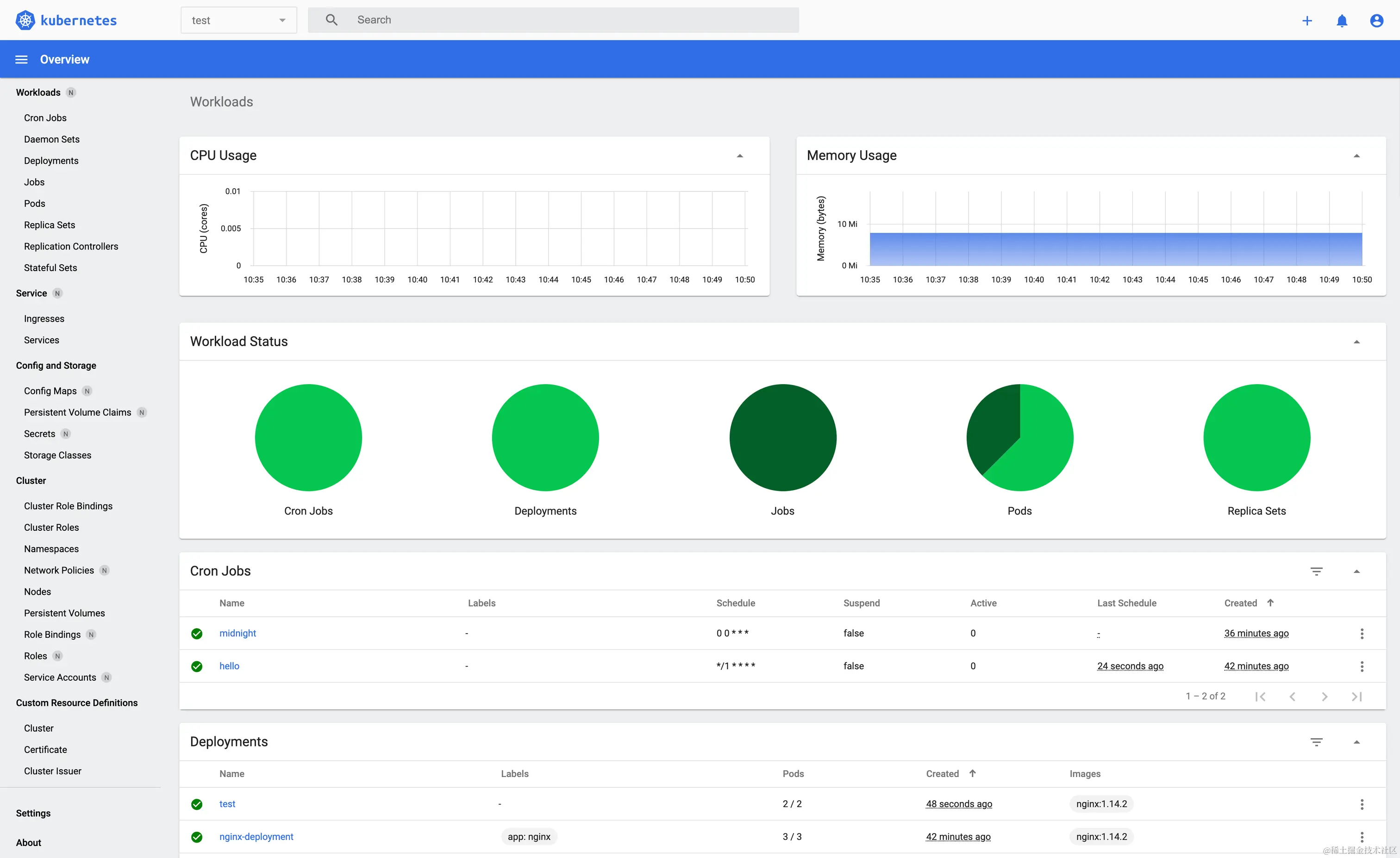
kubernetes/dashboard

Stars: 13.1k License: Apache-2.0

picture

Kubernetes Dashboard 是一个通用的基于 Web 的 UI,用于管理 Kubernetes 集群中运行的应用程序以及对其进行故障排除和管理。该项目具有以下核心优势:

  • 可以通过 Dashboard UI 来查看工作负载页面。
  • 支持使用 Helm 或 Manifest 安装。
  • 提供了访问控制指南、认证令牌创建指南等详细文档说明。

Atmosphere-NX/Atmosphere

Stars: 12.6k License: GPL-2.0

picture

Atmosphère 是一款为 Nintendo Switch 定制的固件。它由多个组件组成,每个组件替换/修改系统的不同部分。其主要功能包括:

  • Fusée 用于加载和验证第二阶段 (自定义 TrustZone) 以及 package2 (内核/FIRM sysmodules),并根据需要进行修补;
  • Sept 用于在 7.0.0 上启用运行时密钥派生支持;
  • Exosphère 是一个定制化的 TrustZone,可运行一个定制化 Secure Monitor;
  • Thermosphère 提供 EL2 EmuNAND 支持,即备份和使用虚拟化/重定向的 NAND 映像等。

核心优势有:

  • Atmosphère 可以替代原始固件
  • 支持各种 CFW 功能
  • 提供了多个关键模块来增强系统性能