Grafana ES数据源 0~8h数据丢失问题

278 阅读1分钟

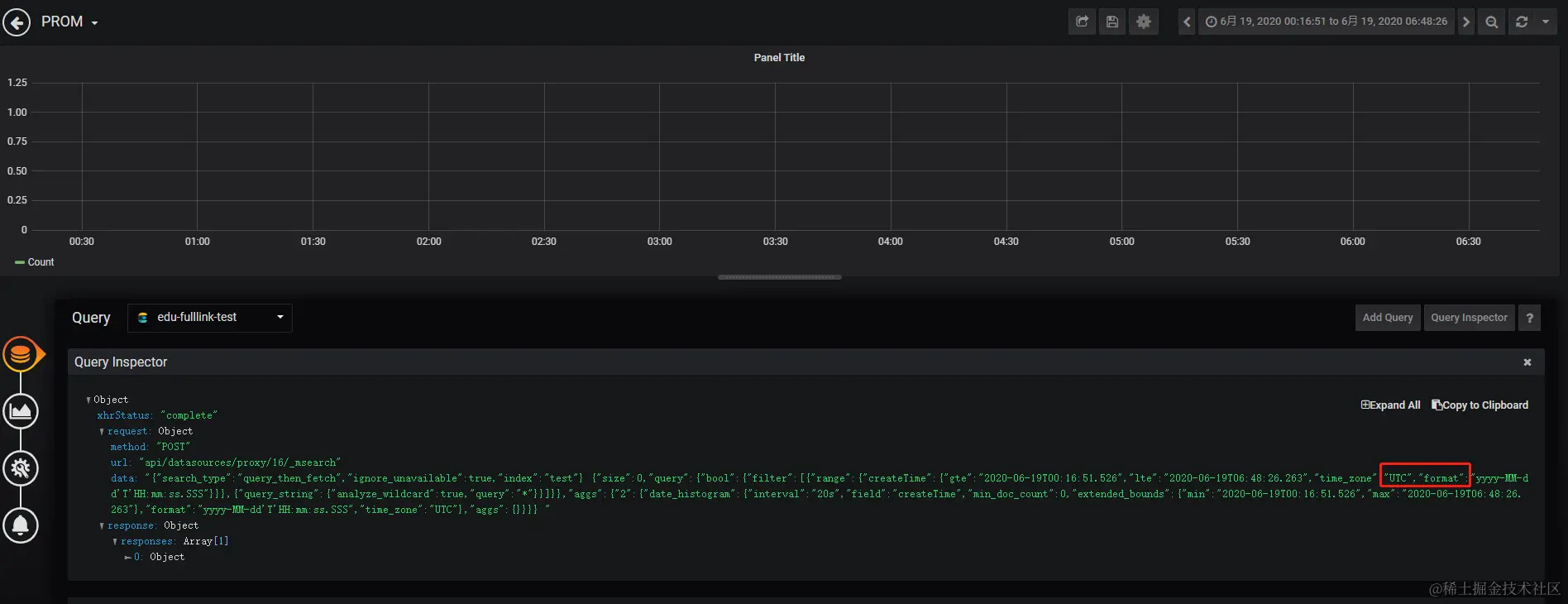
一个比较老的问题了,因在Grafana界面上查询es数据时,传递的时间范围参数并不是浏览器本地时区(如CST),导致查询不到当天0~8h的数据:
github.com/grafana/gra…

解决方法:

  1. 先去grafana官网下载对应版本的源码
git clone --branch v6.5.2 https://github.com/grafana/grafana
  1. 尝试编译前端代码,node,依赖很多,得花时间
//下载依赖
yarn install --pure-lockfile

//编译
yarn start
  1. 编译通过后,尝试把编译后的public目录文件替换掉我们现在grafana目录下的public,看能否正常运行
  2. 再修改前端源码,编译,替换。
cd $GOPATH/src/github.com/grafana/grafana
vim public/app/plugins/datasource/elasticsearch/index_pattern.ts

// 将以下位置的utc替换成local

//编译
yarn start

//打包前端静态文件
tar zcvf public-fix.tar.gz public

修复前:

修复后:

原始数据: