小白的CodeArts,Devops实践

120 阅读4分钟

@TOC

一、Devops简介

华为端到端(HE2E)DevOps实施框架,是结合了多年研发经验并集合了业界先进的实践所形成的一套可操作可落地的敏捷开发方法论(下图为实施框架图)华为云官网文档地址:官方文档链接 在这里插入图片描述

二、产品的优点

1. 直观化的思维导图

通过左侧工作项中的规划,可以清晰明了的看出整个项目的思维导图,并可通过点击每一步的思维导图标记,清晰的看到其中开始时间、重要程度等信息。其中思维导图可以通过拖拽的方式进行顺序的调整,不过在进行上下层级(父子级)调整时,需要考虑其关系是否能够进行调整,若是不可进行调整进行了拖动,则会报出父级关系错误的弹窗。 在这里插入图片描述 下图为其中第三层级的思维导图点击后的详情,可以查看到其所处的状态以及优先级等信息。 在这里插入图片描述

2. 迭代详情

可通过卡片状的预览模式进行工作进程的查看,简洁的信息图表大大提高了大脑对于信息处理的速度。 在这里插入图片描述通过工作项中的统计,也可直观的看出项目完成度等数据(也可新建报表自行定义) 在这里插入图片描述

3. 合理的项目工作流程

通过进行状态的添加,可以将工作流程分为不同的状态,在进行任务状态的更新时,可通过多样性的名称准确的描述工作状态。 在这里插入图片描述 下图为任务的状态更新例子,可进行状态的选择更新 在这里插入图片描述

4. 合理的分支请求

进行代码的开发时,通过将主程序作为主线,需要进行更新的功能或应用进行单独的代码开发,开发完成后即可申请并入主干分支,此逻辑能够在不影响主程序的情况下进行功能的更新,保证了主程序的鲁棒性。 其中丰富的合并请求条件能够快捷的进行合并分支的筛选 在这里插入图片描述 下图所示为合并条件 在这里插入图片描述 下图为代码提交完成后其所处理的任务状态,提交完成后状态会进行更新(左下角的系统提示) 在这里插入图片描述

下图为合并完成后所显示的状态图,可以查看到并入条件均已满足,因此进行了合并 在这里插入图片描述

5. 可视化的代码问题统计图

通过代码检查功能,能够将代码中的问题转化为图标样的展示,提高了解决问题时工作人员对于问题的解决效率,查看此图可以很好的观察到代码的整体问题,并可通过此表格进行代码的优化 在这里插入图片描述 通过点击上图中的问题数进入问题的详情中进行查看,可以看到每个问题的严重程度以及为何出现了问题 在这里插入图片描述

6. 报告的完整性

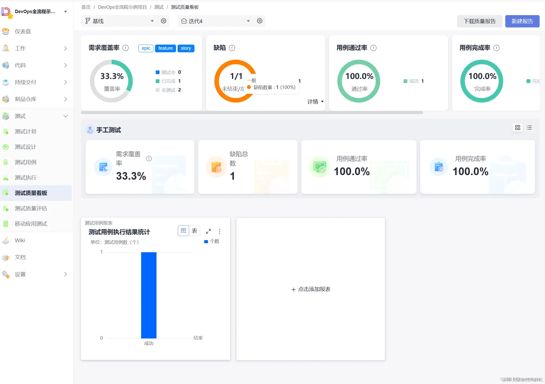
通过测试计划可以看到整个流程的完成情况 在这里插入图片描述 通过测试质量中的图表可以清楚的看出计划的进展,包含需求覆盖率、通过率等信息。 在这里插入图片描述

7.流水线视图

通过流水线视图可以看到整个产品的流程以及所需的时间,而点击流水线中的各个步骤名即可详细的查看此步骤进行的操作 在这里插入图片描述

三、实践中的小坑

第一个小坑

在获取登陆指令时,每次点击登录指令按钮都会进行登录指令的刷新,在点击之后所弹出的指令弹窗千万不要去关闭,否则关闭后再次点击指令就会刷新,第一次获取的指令将失效(即需要再次填写登陆指令) 在这里插入图片描述下图为点击登录指令之后的弹窗,若需要长期的登陆指令(可点击蓝色小字进行长期登录指令获取的查看) 在这里插入图片描述

第二个小坑

在进行kubectl配置中,输入的命令 要注意命令中是包括空格的,而不是连续的,要仔细输入不要漏掉空格 在这里插入图片描述

第三个小坑(尤为重要)

在进行 .yaml 文件修改时,务必务必要注意的是 代码的对齐 ,若没有进行对齐,编辑时仿佛没有问题的存在,但是在之后的部署中将会报错导致无法进行部署,此处问题的隐藏性极强。 在这里插入图片描述

小提示

在运行完流程后,若仅仅是体验,要及时关闭资源以免造成不必要的资金损失

四、总结

对于华为云的CodeArts产品,优秀的视图界面以及人性化的操作,对于新手而言也能够很快的上手操作,流程化的设计使开发者在解决问题时能够以整体的视角进行思考,提高了解决的效率。