Android内存优化内存抖动的解决实战

3,401 阅读7分钟

问题背景

假设我们有一个应用,它的功能是在一个TextView上显示一个计数器,每隔一秒钟就更新一次计数器的值。为了实现这个功能,我们使用了一个Handler来发送空消息,并在接收到消息时更新计数器的值,并再次发送空消息,形成一个循环。同时,为了模拟一些复杂的业务逻辑,我们在循环中创建了大量的数组对象。以下是我们的代码:

public class MainActivity extends AppCompatActivity {
    // 定义一个TextView来显示计数器的值
    private TextView textView;
    // 定义一个计数器变量
    private int counter = 0;
    // 定义一个Handler对象
    private Handler handler = new Handler() {
        @Override
        public void handleMessage(@NonNull Message msg) {
            super.handleMessage(msg);
            // 更新计数器的值
            counter++;
            // 在TextView上显示计数器的值
            textView.setText(String.valueOf(counter));
            // 模拟一些复杂的业务逻辑,创建大量的数组对象
            for (int i = 0; i < 1000; i++) {
                int[] array = new int[1000];
                array[0] = i;
            }
            // 再次发送空消息,形成一个循环
            handler.sendEmptyMessage(0);
        }
    };

    @Override
    protected void onCreate(Bundle savedInstanceState) {
        super.onCreate(savedInstanceState);
        setContentView(R.layout.activity_main);
        // 初始化TextView
        textView = findViewById(R.id.textView);
        // 发送空消息,启动循环
        handler.sendEmptyMessage(0);
    }
}

这段代码看起来没有什么问题,但是当我们运行这个应用时,我们会发现应用的内存使用情况非常不稳定,内存曲线呈现出明显的锯齿状,GC事件也非常频繁。这就是典型的内存抖动的现象。

问题定位

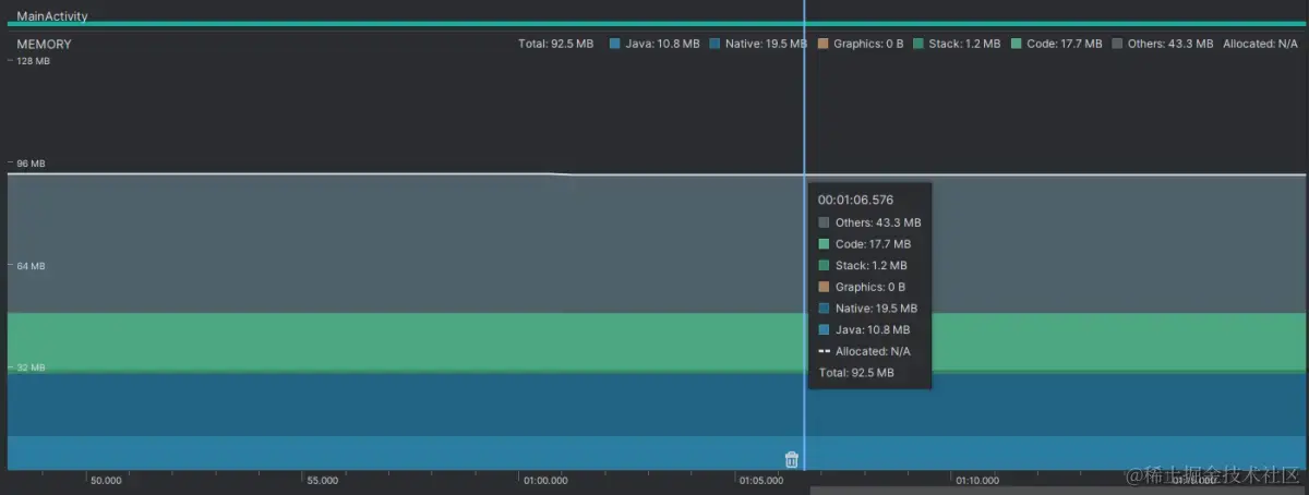
要定位这个问题,我们可以使用Memory Profiler来观察应用的内存使用情况。Memory Profiler是Android Studio中的一个工具,它可以实时显示应用的内存使用情况,包括内存分配、回收、泄漏等。通过Memory Profiler,我们可以发现应用存在明显的内存波动和GC频率。

以下是一个使用Memory Profiler观察应用内存使用情况的示例图: 锯齿曲线示意图

从示例图中可以看出:

  • Memory Usage:这个图表显示了应用在不同时间点的内存使用量,以及不同类型的内存(如Java Heap、Native Heap、Graphics等)。从图表中可以看出,应用的Java Heap内存使用量呈现出明显的波动性,上下起伏,形成锯齿状。这说明应用存在大量短期存在的对象,导致内存分配和回收不平衡。
  • GC Events:这个图表显示了应用在不同时间点发生的GC事件,以及GC事件的类型(如GC Alloc、GC Concurrent等)。从图表中可以看出,应用发生了非常频繁的GC事件,几乎每隔一秒钟就会发生一次GC事件。这说明应用的GC压力非常大,GC需要消耗更多的CPU资源,并且影响应用线程的执行。

从这里重新输出,我会继续为你介绍内存抖动的解决实战。接下来,我将从以下几个方面给你展示如何使用Memory Profiler和代码排查来分析和解决一个具体的内存抖动问题:

问题分析

要分析这个问题,我们可以使用Memory Profiler来捕获堆转储,并根据对象分配跟踪来找出导致内存抖动的代码位置和原因。堆转储是一种保存应用在某个时间点的内存快照的文件,它可以用来查看应用中存在的所有对象,以及它们的类型、大小、数量等。对象分配跟踪是一种记录应用在一段时间内创建的所有对象,以及它们的类型、大小、数量、调用栈等的功能。通过堆转储和对象分配跟踪,我们可以发现应用中产生内存抖动的代码位置和原因。

以下是使用Memory Profiler捕获堆转储和对象分配跟踪的示例图: 堆转储和对象分配跟踪的示例图

堆转储和对象分配跟踪的示例图

从示例图中可以看出:

  • Heap Dump:这个功能可以让我们捕获应用在某个时间点的堆转储文件,并查看其中的内容。从堆转储文件中,我们可以看到应用中存在的所有类和实例,以及它们的类型、大小、数量等。通过对比不同时间点的堆转储文件,我们可以发现哪些类和实例是短期存在的,导致内存波动。
  • Allocation Tracking:这个功能可以让我们记录应用在一段时间内创建的所有对象,并查看其中的内容。从对象分配跟踪中,我们可以看到应用中创建的所有对象,以及它们的类型、大小、数量、调用栈等。通过分析对象分配跟踪,我们可以找出哪些代码位置是创建了大量对象,导致GC频繁。

使用这两个功能,我们可以定位到导致内存抖动的代码位置和原因。经过分析,我们发现:

  • 在堆转储文件中,我们发现有大量的int[]数组对象存在于Java Heap中,它们占用了大部分的内存空间,并且在不同时间点的堆转储文件中,它们的数量和大小都有明显的变化。这说明这些数组对象是短期存在的,导致内存波动。
  • 在对象分配跟踪中,我们发现有大量的int[]数组对象被创建,它们的类型、大小、数量都是一致的。通过查看它们的调用栈,我们发现它们都是在MainActivity的handleMessage方法中创建的。这说明这个方法是创建了大量数组对象,导致GC频繁。 接下来,我将从以下几个方面给你展示如何使用Memory Profiler和代码排查来分析和解决一个具体的内存抖动问题:

问题解决

要解决这个问题,我们可以修改代码逻辑,避免在循环中创建大量数组,或者使用对象池来复用数组对象,从而减少内存分配和回收。以下是我们的优化方案:

  • 避免在循环中创建大量数组:如果我们不需要在循环中创建大量数组,我们可以将数组的创建放在循环之外,或者使用静态变量或者成员变量来保存数组。这样就可以避免每次循环都创建一个新的数组对象,减少内存分配和回收。例如:
public class MainActivity extends AppCompatActivity {
    // 定义一个TextView来显示计数器的值
    private TextView textView;
    // 定义一个计数器变量
    private int counter = 0;
    // 定义一个Handler对象
    private Handler handler = new Handler() {
        @Override
        public void handleMessage(@NonNull Message msg) {
            super.handleMessage(msg);
            // 更新计数器的值
            counter++;
            // 在TextView上显示计数器的值
            textView.setText(String.valueOf(counter));
            // 模拟一些复杂的业务逻辑,使用一个静态变量来保存数组对象,避免在循环中创建大量数组对象
            for (int i = 0; i < 1000; i++) {
                array[0] = i;
            }
            // 再次发送空消息,形成一个循环
            handler.sendEmptyMessage(0);
        }
    };
    // 定义一个静态变量,用来保存数组对象
    private static int[] array = new int[1000];

    @Override
    protected void onCreate(Bundle savedInstanceState) {
        super.onCreate(savedInstanceState);
        setContentView(R.layout.activity_main);
        // 初始化TextView
        textView = findViewById(R.id.textView);
        // 发送空消息,启动循环
        handler.sendEmptyMessage(0);
    }
}
  • 使用对象池来复用数组对象:如果我们需要在循环中创建大量数组,我们可以使用对象池来管理和复用数组对象,而不是每次都创建和销毁数组对象。当需要一个数组时,可以从对象池中获取一个空闲的数组,使用完毕后,可以将数组归还到对象池中,等待下次使用。这样就可以避免频繁的内存分配和回收,减少GC的压力。例如:
public class MainActivity extends AppCompatActivity {
    // 定义一个TextView来显示计数器的值
    private TextView textView;
    // 定义一个计数器变量
    private int counter = 0;
    // 定义一个Handler对象
    private Handler handler = new Handler() {
        @Override
        public void handleMessage(@NonNull Message msg) {
            super.handleMessage(msg);
            // 更新计数器的值
            counter++;
            // 在TextView上显示计数器的值
            textView.setText(String.valueOf(counter));
            // 模拟一些复杂的业务逻辑,使用一个对象池来管理和复用数组对象,避免在循环中创建大量数组对象
            for (int i = 0; i < 1000; i++) {
                // 从对象池中获取一个空闲的数组对象
                int[] array = arrayPool.getArray();
                array[0] = i;
                // 将数组对象归还到对象池中
                arrayPool.returnArray(array);
            }
            // 再次发送空消息,形成一个循环
            handler.sendEmptyMessage(0);
        }
    };
    // 定义一个对象池,用来管理和复用数组对象
    private ArrayPool arrayPool;

    @Override
    protected void onCreate(Bundle savedInstanceState) {
        super.onCreate(savedInstanceState);
        setContentView(R.layout.activity_main);
        // 初始化TextView
        textView = findViewById(R.id.textView);
        // 初始化对象池
        arrayPool = new ArrayPool(1000, 1000);
        // 发送空消息,启动循环
        handler.sendEmptyMessage(0);
    }
}

平滑曲线示意图

强制GC示意图