积木报表 JimuReport v1.6.2-GA3版本发布—高危SQL漏洞安全加固版本

204 阅读10分钟
项目介绍

一款免费的数据可视化报表,含报表和大屏设计,像搭建积木一样在线设计报表!功能涵盖,数据报表、打印设计、图表报表、大屏设计等!

  • Web 版报表设计器,类似于excel操作风格,通过拖拽完成报表设计。
  • 秉承“简单、易用、专业”的产品理念,极大的降低报表开发难度、缩短开发周期、节省成本、解决各类报表难题。
  • 领先的企业级Web报表软件,采用纯Web在线技术,专注于解决企业报表快速制作难题。

当前版本:v1.6.2-GA3 | 2023-09-12

#升级内容

重点解决SQL漏洞被攻击等安全问题!本次版本进行了非常大重构,重构了权限机制并彻底重写了SQL执行逻辑,解决了SQL漏洞风险;并处理了上个版本已知严重Bug;

::: 重要的事情只说一遍,必须升级,不然你会被攻击 :::

#新版规则变化
  • 1、多租户的配置方式变更为:saasMode
  • 2、新增低代码开发模式 lowCodeMode:prod,完全禁止在线报表设计能力,彻底避免被攻击
  • 3、默认报表预览地址必须带token,只能通过报表分享连接给他们访问报表
集成依赖
<dependency>
  <groupId>org.jeecgframework.jimureport</groupId>
  <artifactId>jimureport-spring-boot-starter</artifactId>
  <version>1.6.2-GA3</version>
</dependency>

最新依赖还未上传 maven 官仓,下载失败请先配置 JEECG的Maven私服

#升级日志
#升级权限内容:通过以下几个维度保障报表安全
1、增加低代码开发模式配置 jeecg.jmreport.firewall.lowCodeMode: prod
  发布模式下会关闭所有报表设计相关接口,普通用户只能访问报表不能做任何报表修改,彻底解决被攻击风险
  为了便于线上报表临时维护,拥有角色 "admin"、"lowdeveloper" 的用户,可以拥有设计权限

2、敏感接口,增加角色权限控制
  容易被攻击的敏感接口默认加了角色权限控制,拥有角色 "admin","lowdeveloper","dbadeveloper" 的用户,可以访问这些接口
  敏感接口如下:
  a、数据预览接口
  b、数据源连接测试是否准确接口

3、增加数据隔离配置 jmreport.saasMode:created
  线上发布请按照创建人或者租户实现数据隔离,保证他人数据安全
  created:按照创建人隔离、tenant:按照租户隔离

4、增加数据源安全配置 jeecg.jmreport.firewall.dataSourceSafe: true
  开启数据源安全后,不允许使用平台数据源、SQL解析加签并且不允许查询数据库

5、重写了sql参数拼接的写法,全部换成占位符方式,防止被攻入的可能
6、进一步加强了sql注入检查算法,通过深度解析SQL,检查是否存在攻击函数等

详细配置参数如下:

jeecg :
  jmreport:
    #多租户模式,默认值为空(created:按照创建人隔离、tenant:按照租户隔离) (v1.6.2+ 新增)
    saasMode: created
    # 平台上线安全配置(v1.6.2+ 新增)
    firewall:
      # 数据源安全 (开启后,不允许使用平台数据源、SQL解析加签并不允许查询数据库)
      dataSourceSafe: true
      # 低代码开发模式(dev:开发模式,prod:发布模式—关闭在线报表设计功能,分配角色admin、lowdeveloper可放开限制)
      lowCodeMode: prod

特殊场景

如果某个人可以在测试环境下设计报表,但是不能在发布环境下设计报表,只分配角色dbadeveloper即可,当然测试环境下需要把lowCodeMode改成dev。

#升级修复ISSUES
  • 当单元格设置格式为数值是0值不显示#1936
  • 打印出现空白页#1924
  • 使用统计函数=DBSUM,导致预览页面展示空白#1806
  • 单元格为数值类型,若为值0或者为空,控制台报错#1940
  • 在设计报表使用数据图表设置为SQL数据集无法运行更新并保存#1629
  • 横向分组使用右侧输入值无法预览#1864
  • 在W列之后添加compute计算函数导致整个报表都无法显示#1866
  • 自定义函数参数中有单元格取值和自定义参数时,单元格参数获取为空#1895
  • 导入报表sql,界面没有显示,控制台提示 json解析错误#1482
  • 参数的宽度怎么调整#1631
  • 报表钻取问题,跳转参数设置问题,条件不生效问题#1604
  • SQL解析空表时报500#1658
  • api数据集,重新解析时最后一列 参数配置 的数据会被清除掉#1485
  • 关于数据集格式化后导出保留两位小数点,不足补零的问题#1834
  • springboot 2.3.5-RELAESE 预览报表界面接口 jmreport/getQueryInfo 返回为空导致一直加载#1660
  • excel交叉报表导出报错#1696
  • Excel导出当数值个位数时(0-9)会为文本格式#1575
  • 多数据集与分栏功能共同使用时报NTP#1587
  • Excel导出后数字为0的表格显示类型不正确#1452
  • 报表数据超过1000多条时,导出失败#1749
  • 关于报表页面展示与导出excel样式不一致问题的补充#1646
  • 合并单元格并设置单元格格式为条形码或二维码时,在某些样式下无法导出pdf#1649
  • 关于数据解析的问题#1521
  • 日期时间类型数据,导出为pdf,格式不一致#1942
  • 自带的分页查询接口返回pageNo不对#1578
  • api解析报表参数传时间默认值问题#1600
  • API自定义查询条件,API被调用多次#1325
  • 报表钻取后 返回上一页发现 日期查询条件的日期变成上一天了#1886
  • 升级版本后手写分页失效#1453
  • 页码显示有误#1893
  • 固定表头打印#1941
  • 版本1.6.0图表显示异常,数据已经提取,但部分内容未显示完全,呈现空白#1921
  • 循环块中插入二维码打印异常分页#1655
  • 1.5.8升级到1.6.1后,预览显示不全,打印预览正常#1931
  • 表单与预览不一致#1944
  • 模板设置无边框,导出Excel还是有边框#1512
  • 二维码生成的容错级别#1957
  • jeecgboot3.5.3 存在未授权sql注入(布尔盲注绕过)#5311
  • 数值为0的单元格打印时变成空值#1972
  • 字典code sql包含系统变量时,报表该列数据无法正常翻译为显示值#1984
#代码下载
#技术文档

为什么选择 JimuReport?

永久免费,支持各种复杂报表,并且傻瓜式在线设计,非常的智能,低代码时代,这个是你的首选!

  • 采用SpringBoot的脚手架项目,都可以快速集成
  • Web 版设计器,类似于excel操作风格,通过拖拽完成报表设计
  • 通过SQL、API等方式,将数据源与模板绑定。同时支持表达式,自动计算合计等功能,使计算工作量降低
  • 开发效率很高,傻瓜式在线报表设计,一分钟设计一个报表,又简单又强大
  • 支持 ECharts,目前支持28种图表,在线拖拽设计,支持SQL和API两种数据源
  • 支持分组、交叉,合计、表达式等复杂报表
  • 支持打印设计(支持套打、背景打印等)可设置打印边距、方向、页眉页脚等参数 一键快速打印 同时可实现套打,不动产证等精准、无缝打印
  • 大屏设计器支持几十种图表样式,可自由拼接、组合,设计炫酷大屏
  • 可设计各种类型的单据、大屏,如出入库单、销售单、财务报表、合同、监控大屏、旅游数据大屏等
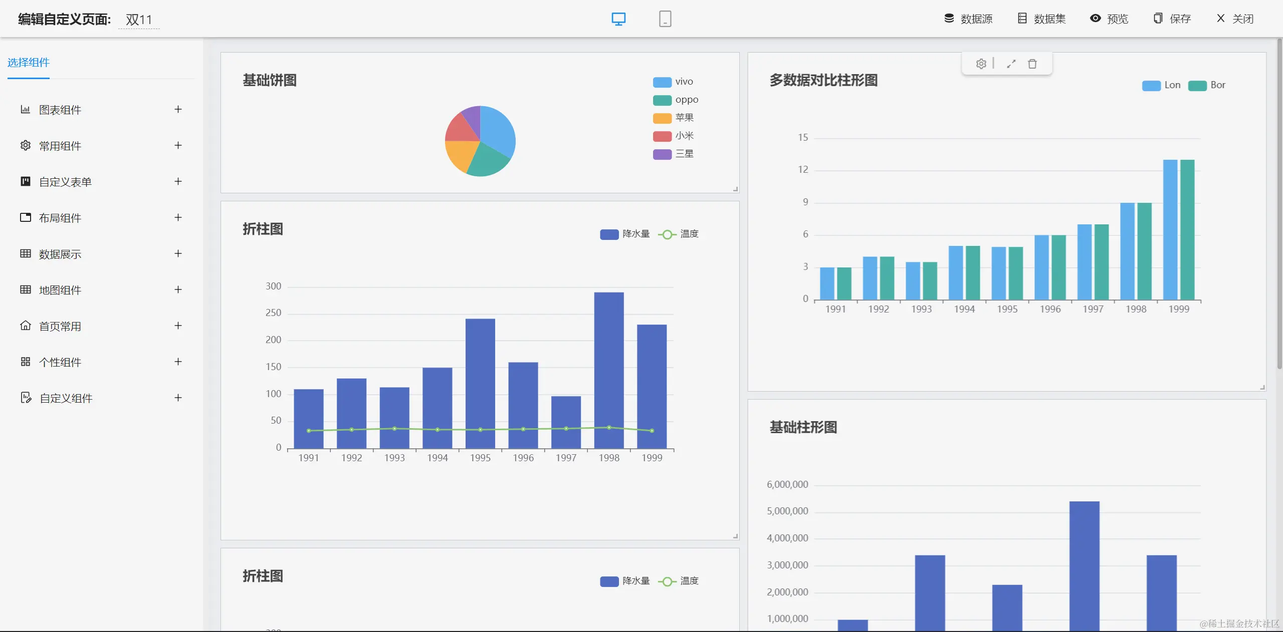
报表设计效果
  • 报表设计器(专业一流 数据可视化,解决各类报表难题)
  • 报表设计器(完全在线设计,简单易用)

up-752b454f64ed87c798b3e8a083fbd6622d4.gif

  • 打印设计(支持套打、背景打印)

up-8863ea4e67c02dbd844bb8022652f1be651.png

  • 数据报表(支持分组、交叉,合计等复杂报表)

  • 图形报表(目前支持28种图表)

up-3eda428ef182cb64a1a8e132e4bfeb87718.png

up-22096123c5b6a10a801967c33cc33a7af11.png

  • 数据报表斑马线

大屏设计效果

image.png

image.png

image.png

image.png

image.png

image.png

仪表盘设计器

#功能清单
├─报表设计器
│  ├─数据源
│  │  ├─支持多种数据源,如Oracle,MySQL,SQLServer,PostgreSQL等主流的数据库
│  │  ├─支持SQL编写页面智能化,可以看到数据源下面的表清单和字段清单
│  │  ├─支持参数
│  │  ├─支持单数据源和多数数据源设置
│  │  ├─支持Nosql数据源Redis,MongoDB
│  │  ├─支持存储过程
│  ├─单元格格式
│  │  ├─边框
│  │  ├─字体大小
│  │  ├─字体颜色
│  │  ├─背景色
│  │  ├─字体加粗
│  │  ├─支持水平和垂直的分散对齐
│  │  ├─支持文字自动换行设置
│  │  ├─图片设置为图片背景
│  │  ├─支持无线行和无限列
│  │  ├─支持设计器内冻结窗口
│  │  ├─支持对单元格内容或格式的复制、粘贴和删除等功能
│  │  ├─等等
│  ├─报表元素
│  │  ├─文本类型:直接写文本;支持数值类型的文本设置小数位数
│  │  ├─图片类型:支持上传一张图表;支持图片动态生成
│  │  ├─图表类型
│  │  ├─函数类型
│  │  └─支持求和
│  │  └─平均值
│  │  └─最大值
│  │  └─最小值
│  ├─背景
│  │  ├─背景颜色设置
│  │  ├─背景图片设置
│  │  ├─背景透明度设置
│  │  ├─背景大小设置
│  ├─数据字典
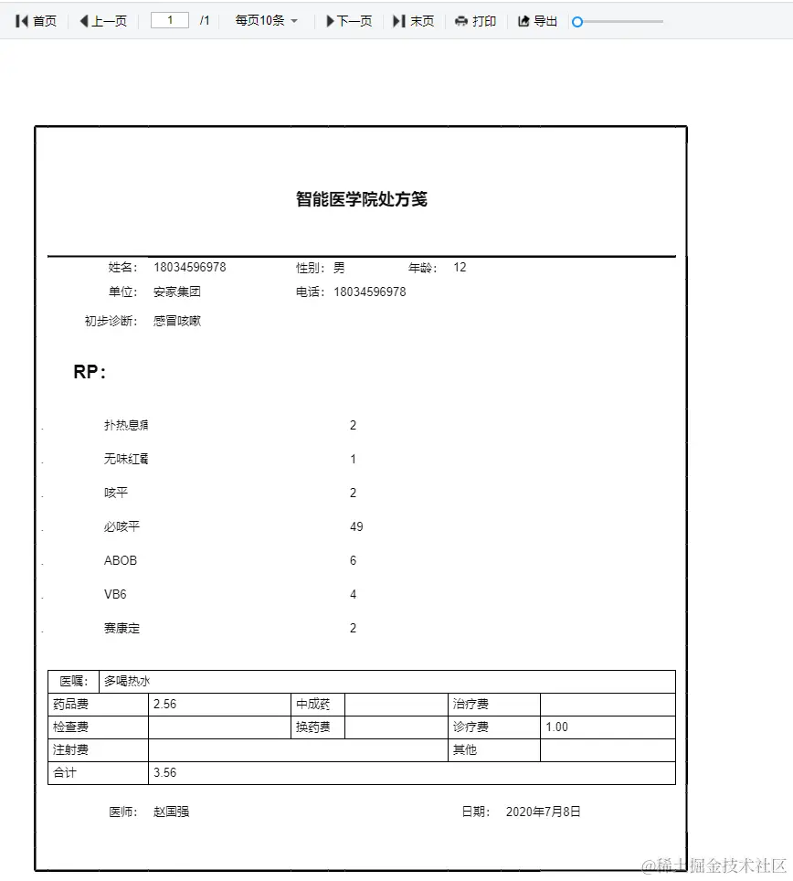
│  ├─报表打印
│  │  ├─自定义打印
│  │  └─医药笺、逮捕令、介绍信等自定义样式设计打印
│  │  ├─简单数据打印
│  │  └─出入库单、销售表打印
│  │  └─带参数打印
│  │  └─分页打印
│  │  ├─套打
│  │  └─不动产证打印
│  │  └─打印
│  ├─数据报表
│  │  ├─分组数据报表
│  │  └─横向数据分组
│  │  └─纵向数据分组
│  │  └─多级循环表头分组
│  │  └─横向分组小计
│  │  └─纵向分组小计
│  │  └─分版
│  │  └─分栏
│  │  └─动态合并格
│  │  └─自定义分页条数
│  │  └─合计
│  │  ├─交叉报表
│  │  ├─明细表
│  │  ├─带条件查询报表
│  │  ├─表达式报表
│  │  ├─带二维码/条形码报表
│  │  ├─多表头复杂报表
│  │  ├─主子报表
│  │  ├─预警报表
│  │  ├─数据钻取报表
│  ├─图形报表
│  │  ├─柱形图
│  │  ├─堆叠柱形图
│  │  ├─折线图
│  │  ├─饼图
│  │  ├─动态轮播图
│  │  ├─折柱图
│  │  ├─散点图
│  │  ├─漏斗图
│  │  ├─雷达图
│  │  ├─象形图
│  │  ├─地图
│  │  ├─仪盘表
│  │  ├─关系图
│  │  ├─图表背景
│  │  ├─图表动态刷新
│  │  ├─图表数据字典
│  ├─参数
│  │  ├─参数配置
│  │  ├─参数管理
│  ├─导入导出
│  │  ├─支持导入Excel
│  │  ├─支持导出Excel、pdf;支持导出excel、pdf带参数
│  ├─打印设置
│  │  ├─打印区域设置
│  │  ├─打印机设置
│  │  ├─预览
│  │  ├─打印页码设置
├─大屏设计器
│  ├─系统功能
│  │  ├─静态数据源和动态数据源设置
│  │  ├─基础功能
│  │  └─支持拖拽设计
│  │  └─支持增、删、改、查大屏
│  │  └─支持复制大屏数据和样式
│  │  └─支持大屏预览、分享
│  │  └─支持系统自动保存数据,同时支持手动恢复数据
│  │  └─支持设置大屏密码
│  │  └─支持对组件图层的删除、组合、上移、下移、置顶、置底等
│  │  ├─背景设置
│  │  └─大屏的宽度和高度设置
│  │  └─大屏简介设置
│  │  └─背景颜色、背景图片设置
│  │  └─封面图设置
│  │  └─缩放比例设置
│  │  └─环境地址设置
│  │  └─水印设置
│  │  ├─地图设置
│  │  └─添加地图
│  │  └─地图数据隔离
│  ├─图表
│  │  ├─柱形图
│  │  ├─折线图
│  │  ├─折柱图
│  │  ├─饼图
│  │  ├─象形图
│  │  ├─雷达图
│  │  ├─散点图
│  │  ├─漏斗图
│  │  ├─文本框
│  │  ├─跑马灯
│  │  ├─超链接
│  │  ├─实时时间
│  │  ├─地图
│  │  ├─全国物流地图
│  │  ├─地理坐标地图
│  │  ├─城市派件地图
│  │  ├─图片
│  │  ├─图片框
│  │  ├─轮播图
│  │  ├─滑动组件
│  │  ├─iframe
│  │  ├─video
│  │  ├─翻牌器
│  │  ├─环形图
│  │  ├─进度条
│  │  ├─仪盘表
│  │  ├─字浮云
│  │  ├─表格
│  │  ├─选项卡
│  │  ├─万能组件
└─其他模块
   └─更多功能开发中。。