微服务系列(十)之服务监控Prometheus与Grafana

1,170 阅读10分钟

1.为什么需要监控服务
  监控服务的所属服务器硬件(如cpu,内存,磁盘I/O等)指标、服务本身的(如gc频率、线程池大小、锁争用情况、请求、响应、自定义业务指标),对于以前的小型单体服务来说,确实没什么必要,但对于中大型项目,尤其那些群集部署显得尤为重要、尤其是现在的微服务架构,服务众多,而且很多服务都是群集部署,我们更是需要实时知道每一个服务所属的实例(pod,服务器)的运行、请求异常、自定义业务监控指标等情况。 image 2.监控方案
  监控方案因公司而异,没有固定的套路,不一定复杂就好用,越复杂学习、维护、支出成本就越高,适合自己团队就好,抛砖引玉我们之前使用过的方案:

  1. 自己的服务器windows群集,.net core微服务架构,使用Telegraf在每台机服务器上进行采集cpu,内存,磁盘IO等等硬件指标数据和sqlserver、redis、rabbitmq等指标信息,使用Prometheus来采集.net core服务的请求相关的数据,无论是硬件指标还是软件指标,统一发送到时序数据库InfulxDB种,使用开源的报表程序Grafana来进行实时报表监控,通过Grafana的Alert条件触发webhook来将报警的数据信息组织好格式后,发送到我们自己写的一个服务接收,然后通过我们研发的通知订阅中心来发送给订阅者邮件、短信、企业微信、桌面等告警提示;

  2. 腾讯云Linux服务器,.net core微服务架构,基于k8s编排管理的docker集群,既然是云,很多硬件指标都是自带的监控,使用Prometheus监控集群下的所有服务的异常请求,Rabbitmq,Redis等等中间件指标信息,这次是基于Prometheus自带的时许数据库,使用其altermanger组件进行告警,全部Prometheus配置和自动发现新pod能力,都由牛逼的运维团队完成。

3.Prometheus
  本文中,我们主要来说说目前非常流行的监控中间件Prometheus,基于docker的搭建、配置、基本指标采集、自定义业务指标采集。

  Prometheus是一个开源的现代化的、支持云原生的系统监控与告警系统,2012年由前谷歌员工开发并做为社区开源项目开发,2015年正式发布,2016年加入云原生计算基金会CNCF,热度仅次于K8S。git地址

  已经很多知名的三方厂商已经基于Prometheus做成了导入器node exporter,比如linux系统,MYSQL数据库,Redis等等非常多的中间件,有了这些导入器,我们直接可以使用,非常丰富的监控指标人家已经为我们做好了。等下,我们演示以下使用linux的导入器来监控linux系统指标。 image

  上面是官方给出的生态组件图,Prometheus整个生态圈组成主要包括prometheus server,Exporter,pushgateway,alertmanager,grafana,Web ui界面,Prometheus server由三个部分组成,Retrieval,Storage,PromQL;

  1. Retrieval 负责在活跃的target主机上抓取监控指标数据;
  2. Storage 存储主要是把采集到的数据存储到磁盘中;
  3. PromQL是Prometheus提供的查询语言模块;

  工作流程,Prometheus server定期从活跃的目标主机上通过http pull的方式拉取指标数据,目标主机可以通过prometheus的配置文件进行配置或者通过服务发现方式来发现目标主机;也可以通过pushGateway组件,从目标主机推送该组件,Prometheus server再定时从该组件拉取指标数据;

4.Prometheus基于docker的搭建和监控

  1. 拉取linux系统的导入器node exporter
docker pull prom/node-exporter

2. 启动linux监控容器

docker run --name=node-exporter -p 9100:9100 -itd prom/node-exporter

3. 创建prometheus配置文件

mkdir /opt/prometheus
cd /opt/prometheus/
vim prometheus.yml

4. 修改配置文件

global:
  scrape_interval:   60s
  evaluation_interval: 60s

scrape_configs:
  - job_name: linuxNode1 --目标任务名称
    static_configs:
      - targets: ['ip:9100'] --可以是多台
        labels:
          instance: linux1    --指标维度

5.启动prometheus容器

docker run -d -p 9090:9090 -v /opt/prometheus/prometheus.yml:/etc/prometheus/prometheus.yml --name prometheus prom/prometheus:latest

image 启动成功后,prometheus的webui也可以使用了,浏览器输入http://IP:9090/targets image

5.Grafana
  官方说明,grafana是用于可视化大型测量数据的开源程序,他提供了强大和优雅的方式去创建、共享、浏览数据。用过之后确实强大,可配置性灵活,现成的主流中间件基于prometheus的报表模板非常丰富。

  1. 拉取grafana镜像
docker pull grafana/grafana
  1. 启动grafana容器
docker run -d -p 3000:3000 --name=jmeterGrafana grafana/grafana

浏览器访问:http://ip:3000(账号密码都是:admin) image 选择数据源 image

image

image

image

image

image

至此,我们的linux服务器的报表监控好了,接下来,我们来监控.net core服务的基本指标、请求、自定义业务数据。

6..net core集成prometheus

  1. nuget引入prometheus-net.AspNetCore
  2. startup类,管道运行时配置中
 //收集一些服务基本信息,比如线程数,内存使用,句柄,3个GC得回收次数统计
            app.UseMetricServer();

3. 启动程序访问http://localhost:5000/metrics image

  1. 做为API服务,我们当然要收集http请求,请求状态,耗时,次数这些
 //收集一些服务基本信息,比如线程数,内存使用,句柄,3个GC得回收次数统计
 app.UseMetricServer();
 //收集http请求和计数监控,比如总请求数,每次请求得耗时
 app.UseHttpMetrics();
 app.UseEndpoints(endpoints =>
            {
                endpoints.MapControllers();
            });

image

  1. 我们还想收集一些.net core服务运行时一些更深的指标来定位一些困难问题,不用我们写,我们只需要再引入一个别人封装好的包 prometheus-net.DotNetRuntime,就可以得到以下指标:
    • 垃圾回收的收集频率和时间;
    • 服务占用堆大小;
    • 对象堆分配的字节;
    • JIT编译和JIT CPU消耗率;
    • 线程池大小,调度延迟以及增长/缩小的原因;
    • 锁争用情况; 代码如下:
//Program下main方法,为了减少性能开销,可以设置如下
DotNetRuntimeStatsBuilder
               .Customize()
               //每5个事件个采集一个
               .WithContentionStats(sampleRate: SampleEvery.FiveEvents)
               //每10事件采集一个
               .WithJitStats(sampleRate: SampleEvery.TenEvents)
               .WithThreadPoolStats()
               .WithGcStats()
               .StartCollecting();

6. 再次运行会看到更多的指标了 image

  1. 这么多指标,维度的监控在prometheus原生UI上通过过滤可以看到响应的数据和报表,比如我们要看服务运行总内存,通过指标key:dotnet_total_memory_bytes,去webui上搜索:

image

  1. 原生UI多少差点意思,我们去prometheus报表模板市场去看看,有没有基于prometheus的.net core运行时的模板,市场传送门

image image

我们找到一个模板,复制id用上文grafana导入模板的方法,导入进去,看看: image

嗯,看上去好像不咋地,很多指标显示不出来,实际项目里,我们知道了指标数据,都是基于grafana自己配置要看的报表,下文我们继续来看看,怎么在.net core中基于promethues自定义一些指标收集,并且利用grafana来配置响应的报表。

7.自定义指标收集与配置报表   通过上文的metrics指标数据,指标数据其实就是key value结构,只不过key中有label增加维度,并且每一个键值对都有响应的指标类型,prometheus的metrics有以下4种主要类型:

  • Counter:计数器,单调递增,应用启动之后只会增加不会减少
  • Gauge:仪表,和 Counter 类似,可增可减
  • Histogram:直方图,柱形图,Histogram其实是一组数据,主要用于统计数据分布的情况 —— 统计落在某些值的范围内的计数,同时也提供了所有值的总和和个数
  • Summary:汇总,摘要,summary 类似于 histogram,也是一组数据。不同的是,它统计的不是区间的个数而是统计分位数。
  1. 接下来,我们在代码里,使用Counter和Gauge这两种类型,来演示自定义指标收集;
  2. 先定义一个收集中心HUB
public class PrometheusMetricsHub
    {
        /// <summary>
        /// 监控计数器维度统计容器
        /// </summary>
        public Dictionary<string, Counter> Counters { get; set; } = new Dictionary<string, Counter>();
        /// <summary>
        /// 监控仪表盘维度统计容器
        /// </summary>
        public Dictionary<string, Gauge> Gauges { get; set; } = new Dictionary<string, Gauge>();


        /// <summary>
        /// 创建计数器容器
        /// </summary>
        /// <param name="key"></param>
        /// <param name="desc"></param>
        /// <returns></returns>
        public void CreateCounter(string key, string desc)
        {
            if (!this.Counters.ContainsKey(key))
                this.Counters.Add(key, Metrics.CreateCounter(key, desc));
        }

        /// <summary>
        /// 创建仪表盘容器
        /// </summary>
        /// <param name="key"></param>
        /// <param name="desc"></param>
        /// <returns></returns>
        public void CreateGauge(string key, string desc)
        {
            if (!this.Gauges.ContainsKey(key))
                this.Gauges.Add(key, Metrics.CreateGauge(key, desc));
        }

        /// <summary>
        /// 根据维度类型获取监控实例
        /// </summary>
        /// <typeparam name="TContainer"></typeparam>
        /// <param name="prometheusEnum"></param>
        /// <param name="key"></param>
        /// <returns></returns>
        public TContainer GetContainer<TContainer>(PrometheusEnum prometheusEnum, string key) where TContainer : class
        {
            if (prometheusEnum == PrometheusEnum.Counter && this.Counters.ContainsKey(key))
                return this.Counters.GetValueOrDefault(key) as TContainer;
            if (prometheusEnum == PrometheusEnum.Gauge && this.Gauges.ContainsKey(key))
                return this.Gauges.GetValueOrDefault(key) as TContainer;
            return null;

        }

3. 创建Prometheus注册容器的扩展方法

public static class PrometheusMetricsHubExtenisons
    {
        public static IServiceCollection AddPrometheusMetricsHub(this IServiceCollection services,Action<PrometheusMetricsHub> buildAction)
        {
            var hub = new PrometheusMetricsHub();
            buildAction(hub);
            services.AddSingleton<PrometheusMetricsHub>(hub);
            return services;
        }
    }

4. 启动类,使用扩展方法,进行对PrometheusHub配置并注入容器

 //注册监控
            services.AddPrometheusMetricsHub(hub =>
            {
                hub.CreateCounter("demoCounter", "测试计数器");
                hub.CreateGauge("demoGauge", "测试仪表盘");
            });

5. 创建一个中间件,每一次请求,都使用Prometheus指标容器进行累加统计

 public class PrometheusRequestMiddleware
    {
        private readonly RequestDelegate _next;
        private readonly PrometheusMetricsHub _prometheusMetricsHub;
        public PrometheusRequestMiddleware(RequestDelegate next, PrometheusMetricsHub prometheusMetricsHub)
        {
            _next = next;
            _prometheusMetricsHub = prometheusMetricsHub;
        }
        public async Task InvokeAsync(HttpContext context)
        {

            try
            {
                //增加测试数据
                var counter = _prometheusMetricsHub.GetContainer<Counter>(Models.PrometheusEnum.Counter, "demoCounter");
                var gauge = _prometheusMetricsHub.GetContainer<Gauge>(Models.PrometheusEnum.Gauge, "demoGauge");

                counter.Inc();
                gauge.Inc();
                await _next(context);
                
            }
            finally
            {
                
            }
        }
    }
	 app.UseMiddleware<PrometheusRequestMiddleware>();
	
  1. 启动,并查看metrics指标 image
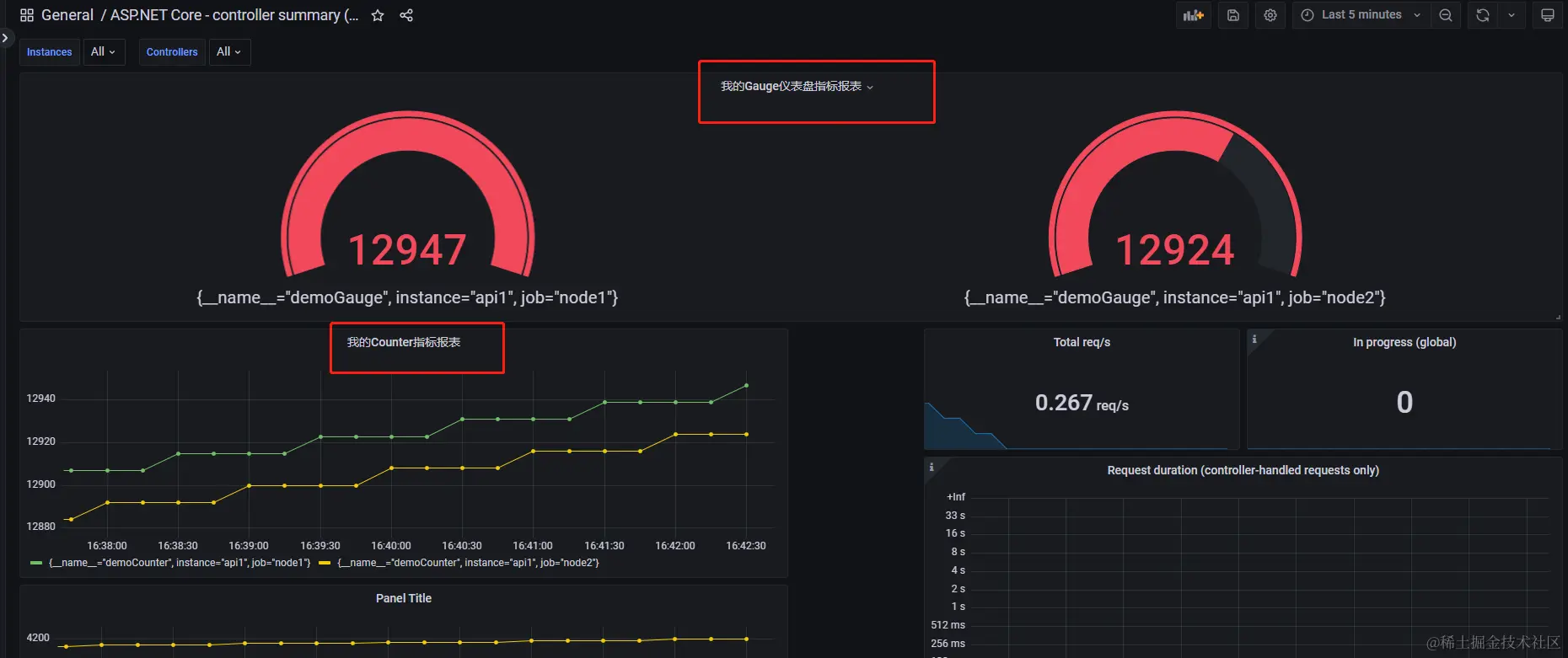
  2. 配置Grafana报表 image

image

image

由上图所见,我们自定义的指标监控完成。

8.关于Prometheus高可用
  Prometheus本身不支持群集部署,也就是说本身没法动态水平扩容,其实其本身的性能非常高,很少有撑不住情况,我们担心的是硬盘容量问题,假设真的是超级大量的指标数据,怎么办呢,下面有几个方案,也欢迎留言讨论:

  1. 取舍方案,放弃一些不重要的指标采集,降低指标数据持久化时间,调整采集速率等等一些逻辑优化;
  2. 服务维度拆分方案,也很容易理解,之前一台Prometheus去采集监控100个服务,现在用3台,划分服务,每台采集30多个服务;
  3. 分片方案,这种比较极端,某一个服务,pod规模上千甚至更多,这时候,你单台Promethues想完整采集这些pod的服务,对宽带、硬盘、CPU要求极高极高,性能估计也不咋地,这时候就要分片处理,从一台变多台,分别采集,但是这里有2个问题: 1.这么多pod,肯定是要利用注册中心,在promethues配置里通过服务发现来动态配置要监控的服务,consul可以,并且promethues服务发现配置也支持consul,然后在服务注册的时候通过区分一个维度注册,好让对应promethues知道哪些节点是当前这台需要采集的。 2.分片监控一个服务,基于Prometheus本身存储,肯定是没法集中聚合观看了,这里又涉及到统一使用其他数据源,比如InfluxDB,Redis等等,Promethes也支持配置只采集不存储,通过 remote write 方式写入远程存储库。

9.一些问题

  1. Prometheus不是持久化数据的,但是对于大部分指标监控,我们也不需要持久化,这里有一些产品上的业务指标,要想好是否需要持久化,别某台服务重启,之前数据没了。
  2. 报表问题,专业的BI产品经理才行,维度得把控好才行。
  3. .自定义指标收集时候,最好不要侵入性代码,能解耦则解耦。