INFINI Labs 产品更新 | Console 告警中心 UI 全新改版,新增 Dashboard 全屏模式等功能

170 阅读4分钟

release

本次 INFINI Labs 产品更新主要发布 Console v1.7.0,重点优化了 Console 告警中心和数据看板 Dashboard 可视化功能。详细介绍如下:

优化告警中心 UI

上个版本优化了告警渠道和通知,本版本主要对告警中心做了重点优化,重新设计了新的 UI 界面。进入告警中心,可以快速了解整个系统各集群告警状态,主要包括:

1、告警事件分类统计,支持点击过滤查询对应时间段的具体告警事件,便于管理员重点关注和处理高级别的告警事件;

2、告警事件数热力图,不同的色块表示当天告警数的密集程度,可以帮助我们快速发现告警数据的趋势规律以及不同时期的数据变化情况,进一步可帮助我们分析出集群的总体健康状态变化趋势。

3、告警事件列表,通过列表可以了解单个告警事件的信息,如事件级别、事件标题、告警持续时长、事件状态、触发时间等内容,如果你不想处理某个具体告警事件,可以进行忽略操作,避免再次收到告警通知。

告警中心 UI 界面如下所示:

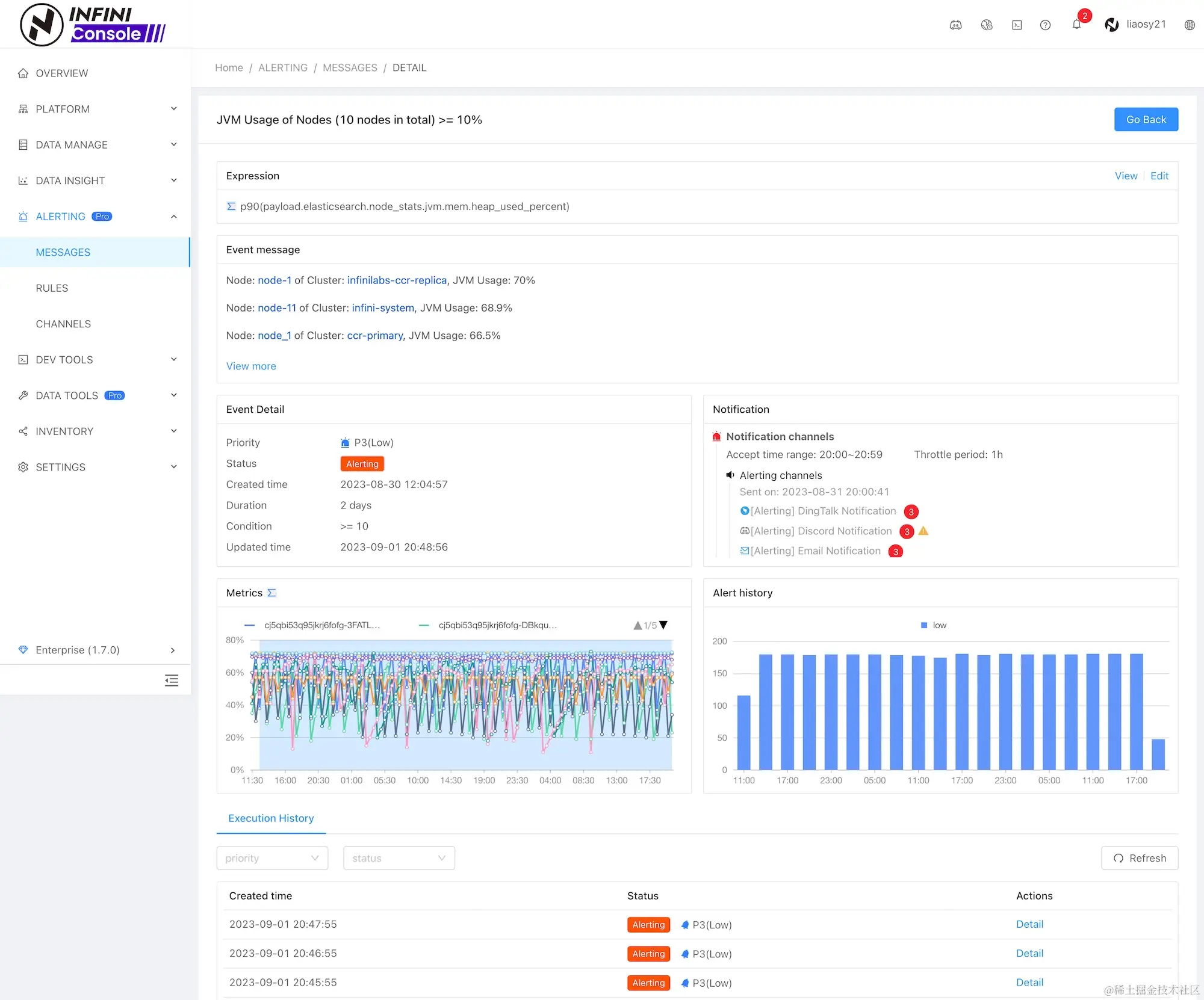
通过告警中心进入告警事件详情,可以查看更多告警信息,包括:告警规则、告警内容(支持 Markdown)、告警规则执行记录、告警通知发送情况、事件触发统计图等,界面如下所示:

数据看板新增全屏功能

为了方便将数据看板 Dashboard 投影展示到电视墙或者 LED 大屏幕,我们新增了全屏功能,包含全屏展示当前 Dashboard,如果配置了多个 Dashboard,也支持全屏时自动滚动 Dashboard,无手动切换。效果如下所示:

全屏模式显示效果如下:

其他更新

除了以上主要功能优化,Console 本次更新其他功能清单如下:

Features

  • 告警规则新增分类和标签属性
  • 告警 UI 操作增加批量操作
  • 数据看板新增全屏功能
  • 数据看板新增日历热力图
  • 数据看板组件多分组支持分层显示

Bug fix

  • 修复数据迁移任务在大量子任务场景下,统计进度不对的问题
  • 修复某些场景下集群重复注册的问题

Improvements

  • 告警中心页面 UI 优化
  • 告警详情页面 UI 优化
  • 数据看板组件配置 UI 优化
  • 数据看板组件数据源配置优化
  • 网关管理-队列管理支持批量删除队列和消费者

关于 INFINI Console

INFINI Console 是一款非常轻量级的多集群、跨版本的搜索基础设施统一管控平台。通过对流行的搜索引擎基础设施进行跨版本、多集群的集中纳管, 企业可以快速方便的统一管理企业内部的不同版本的多套搜索集群。

Console 在线体验: demo.infini.cloud (用户名/密码:readonly/readonly)。

也欢迎下载本地安装体验!(附:Easysearch 与 Console 快速安装演示视频

期待反馈

欢迎下载体验使用,如果您在使用过程中遇到如何疑问或者问题,欢迎前往 INFINI Labs Github(github.com/infinilabs) 中的对应项目中提交 Feature Request 或提交 Bug。

您还可以通过邮件联系我们:hello@infini.ltd

或者拨打我们的热线电话:(+86) 400-139-9200

欢迎加入 Discord 聊天室:discord.gg/4tKTMkkvVX

也欢迎大家微信扫码添加小助手(INFINI-Labs),加入用户群一起讨论交流。

关于极限科技(INFINI Labs)

INFINI Labs

极限科技,全称极限数据(北京)科技有限公司,是一家专注于实时搜索与数据分析的软件公司。旗下品牌极限实验室(INFINI Labs)致力于打造极致易用的数据探索与分析体验。

极限科技是一支年轻的团队,采用天然分布式的方式来进行远程协作,员工分布在全球各地,希望通过努力成为中国乃至全球企业大数据实时搜索分析产品的首选,为中国技术品牌输出添砖加瓦。

官网:www.infinilabs.com