(第十二章)小满zs-Nginx-Go-Access-日志分析器

312 阅读2分钟

Nginx-Go-Access-日志分析器

小Tips

将Linux服务器设置成中文:

  1. 输入下面这段命令:
    localectl set-locale LANG=zh_CN.UTF8
    
  2. 重启服务器

GoAccess简介

GoAccess是一款开源的、实时的,运行在命令行终端下的web日志分析工具。该工具提供快速、多样的HTTP状态统计,可以方便管理员不再纠结于统计各类数据,和繁杂的指令以及一大堆管道/正则表达式say goodbye。

安装GoAccess

依赖安装   

GoAccess在使用源码安装时,依赖下列组件。

  1. 为方便最终日志统计时显示IP地理位置,需要安装依赖项GeoIP-devel:

    执行命令:

    yum install GeoIP-devel.x86_64
    
  2. 安装ncurses-devel开发库:

    执行命令:

    yum install ncurses-devel
    
  3. 安装tokyocabinet-devel开发库:**

    执行命令:

    yum install tokyocabinet-devel
    
  4. 安装openssl-devel开发库:

    执行命令:

    yum install openssl-devel
    
  5. 安装GoAccess:

     wget http://tar.goaccess.io/goaccess-1.2.tar.gz
     tar -xzvf goaccess-1.2.tar.gz
     cd goaccess-1.2/
     ./configure --enable-utf8 --enable-geoip=legacy
     make
     make install
    
  6. 检查是否安装成功:

    goaccess -V
    

GoAccess的使用

当我们全部都安装完成后,就可以开始使用啦!

  1. 首先我们找到nginx所在目录,并进入该目录:

    whereis nginx
    
    cd /xxx/xxx/xxx
    

    image.png

  2. ls查看nginx目录,找到logs进入该目录下:

    ls
    
    cd logs
    
    ls
    

    image.png

  3. 最简单且最快速的用法:

    goaccess access.log
    

    回车执行然后空格键选中,回车确认:

    image.png

    image.png

    输入q退出。

  4. 生成一个HTML报告:

    goaccess access.log -a -o report.html
    
  5. 生成一个JSON报告:

    goaccess access.log -a -d -o report.json
    
  6. 生成一个CSV报告:

    goaccess access.log --no-csv-summary -o report.csv
    

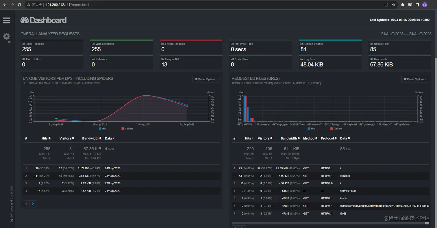
开启实时HTML报告分析(webSocket)

需要创建一个html文件来输出报告分析内容(承载报告的容器),所以我们得在nginx/html目录下新创建一个.html文件:

touch report.html

然后执行下面的命令:

goaccess access.log -a -o ../html/report.html --real-time-html --log-format=COMBINED

../html/report.html对应的是你在nginx/html目录下创建的.html文件。

然后访问我们report.html页面:

image.png

需要注意的是,确保你的nginx服务启动了才能够正常进行访问。

详情请查看:GoAccess-操作手册