.NET敏捷开发框架-RDIFramework.NET V6.0发布

123 阅读3分钟

1、RDIFramework.NET 敏捷开发框架介绍

RDIFramework.NET敏捷开发框架,是我司重磅推出的基于最新.NET6+与.NET Framework的快速信息化系统开发、整合框架,为企业快速构建跨平台、企业级的应用提供了强大支持。 开发人员不需要开发系统的基础功能和公共模块,框架自身提供了强大的函数库和开发包,开发人员只需集中精力专注于业务部分的开发,因此大大提高开发效率和节约开发成本。

框架采用主流的C#语言开发完成,支持多种数据库类型,支持BS、CS,支持.NET6+与Framework双引擎。 使用RDIFramework.NET敏捷开发框架能提高管理类软件系统的整体质量、提高模块与模块之间的兼容性、提高代码的重复利用率,使软件系统架构更加合理、质量更加过硬,使得劳动成果最大程度上重复利用。 框架基础模块包括:强大灵活的权限控制组件,模块分配与管理组件,灵活易用的工作流组件、表单在线设计组件、数据字典管理组件,丰富的报表统计组件、即时通讯(IM)组件、邮件中心组件、微信开发相关组件、任务调度组件、自动升级组件、多语言模块,各种常用的商业控件,强大的代码生成器,开发实例、丰富的基础类库、开发辅助工具等各基础常用功能组件。 框架提供大量通用插件,支持Saas多租户模式,完成功能的开发就像搭积木一样,只需要把各种组件进行组合拼装,拼装好了系统的开发也就完成了。应用系统建立在此框架之上,采用构件式、可复用开发,节省开发成本,加快开发速度,在软件开发上更好的做到多快省。 适合低中高任意开发水平的开发者,可以开发OA、ERP、BPM、CRM、WMS、TMS、MIS、BI、电商平台后台、物流管理系统、医院管理系统、快递管理系统、教务管理系统等各类管理软件、支持大并发、SaaS应用。代码稳定、组件丰富、功能强大、无限扩展。由框架开发团队的原班人马直接提供技术支持,为您顺利完成开发工作保驾护航。不管您是零基础还是专业开发人员,都能轻松驾驭这套开发框架。

Web

WinForm

2、产品特点

产品特点

3、积木式的敏捷开发模式

img

4、部分功能展示

4.1、Web功能展示

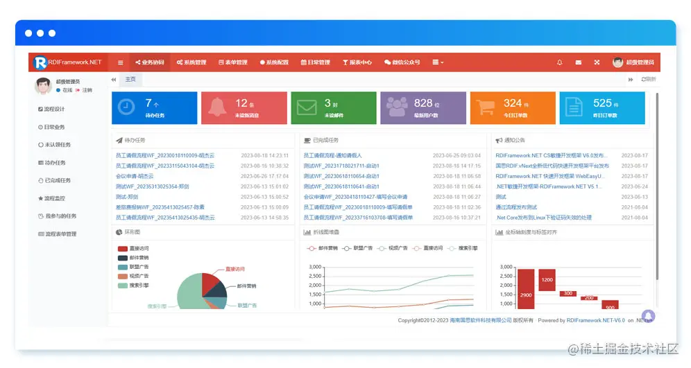
Web主界面

Web流程设计

Web待办任务

Web IM聊天

Web图表

Web在线表单

4.2、WinForm功能展示

WinForm登录界面

WinForm主界面

流程在线设计

用户管理

模块维护

动态图表

5、了解详情

可前往下面的网址了解详情与在线体验:

www.guosisoft.com/product/agi…

www.rdiframework.net/product/agi…


一路走来数个年头,感谢RDIFramework.NET框架的支持者与使用者,大家可以通过下面的地址了解详情。

官方网站:www.guosisoft.com/ www.rdiframework.net/

特别说明,框架相关的技术文章请以官方网站为准,欢迎大家收藏!

RDIFramework.NET框架由海南国思软件科技有限公司专业团队长期打造、一直在更新、一直在升级,请放心使用!