JimuReport积木报表 v1.6.0版本发布—免费的可视化报表

139 阅读8分钟
项目介绍

一款免费的数据可视化报表,含报表和大屏设计,像搭建积木一样在线设计报表!功能涵盖,数据报表、打印设计、图表报表、大屏设计等!

  • Web 版报表设计器,类似于excel操作风格,通过拖拽完成报表设计。
  • 秉承“简单、易用、专业”的产品理念,极大的降低报表开发难度、缩短开发周期、节省成本、解决各类报表难题。
  • 领先的企业级Web报表软件,采用纯Web在线技术,专注于解决企业报表快速制作难题。

当前版本:v1.6.0 | 2023-08-15

#升级日志

重点修复打印严重bug,新增一些功能:比如支持sqlserver分页设置、单元格支持设置多边框等!

升级内容
  • 重点修复一系列打印严重bug
  • 单元格设置支持设置多边边框
  • 数据验证条件下拉样式错乱
  • 【QQYUN-6086】打印的时候一个table(图片)是一页
  • 【QQYUN-6090】打印时分页问题
  • 表达式数据格式 设置小数 默认为decimal
  • sql注入 去掉update/delete前面的空格
  • 打印时图片压着单元格线了
  • 左侧序号列支持选中右键操作
  • Sqlserver支持分页设置
  • 设计器添加边框出现前端 svg标签 #1853
  • 如何注释打印台数据 #1876
  • sql注入问题 #1679
  • 人民币金额转大写的时候;如果后缀金额为.78,转成大写为柒角柒分;以及.68,分也会转成七 #1673
  • 选择单元格边框线粗细时出现乱码 #1483
  • 报表插入本地图片时图片上传请求头未带token #1674
  • 在接入token的认证后,设计报表点击插入图片时并没有像其他接口一样带上token #1709
  • 日期控件 #1871
  • sqlserver数据源 数据中无法使用order by #1837
  • sql server 数据库 报表字段明细中设置字段查询,查询时sql 中的排序无效 #1848
  • 垂直居中后 样式上有所差异 #1594
修复打印issue
  • 打印莫名出现空白页(设计页面下边空白行已删掉) #1832
  • 单元格二维码打印页崩溃BUG #1799
  • 打印设计,插入二维码或者插入图片后,打印时会多出一张空白页 #1737
  • 导入图片,打印出现空白页问题 #1662
  • 浏览器打印总会多一页空白页 #1596
  • html打印带二维码的模板,二维码会占据一整页,把内容挤到下一页 #1572
  • 单元格斜线打印问题 #1518
  • 表格二维码,胡乱分页bug #1519
  • 表格中的二维码打印时会独占一页,导致分页错乱 #1534
  • html打印带二维码的模板,二维码会占据一整页,把内容挤到下一页 #1572
  • 表格中的二维码打印时会独占一页,导致分页错乱 #1534
  • 表格二维码,胡乱分页bug #1519
  • 单元格斜线打印问题 #1518
  • 数据集二维码循环展示,打印出现分页 #1535
  • 设置固定表头和空白行补全后,空白行自动补全过多 #1501
集成依赖

最新依赖还未上传maven官仓,下载失败请先配置 jeecg的 Maven私服

<dependency>
  <groupId>org.jeecgframework.jimureport</groupId>
  <artifactId>jimureport-spring-boot-starter</artifactId>
  <version>1.6.0</version>
</dependency>
  • mongodb/redis支持包(按需添加)
<dependency>
  <groupId>org.jeecgframework.jimureport</groupId>
  <artifactId>jimureport-nosql-starter</artifactId>
  <version>1.6.0</version>
</dependency>
#代码下载
#技术文档

为什么选择 JimuReport?

永久免费,支持各种复杂报表,并且傻瓜式在线设计,非常的智能,低代码时代,这个是你的首选!

  • 采用SpringBoot的脚手架项目,都可以快速集成
  • Web 版设计器,类似于excel操作风格,通过拖拽完成报表设计
  • 通过SQL、API等方式,将数据源与模板绑定。同时支持表达式,自动计算合计等功能,使计算工作量降低
  • 开发效率很高,傻瓜式在线报表设计,一分钟设计一个报表,又简单又强大
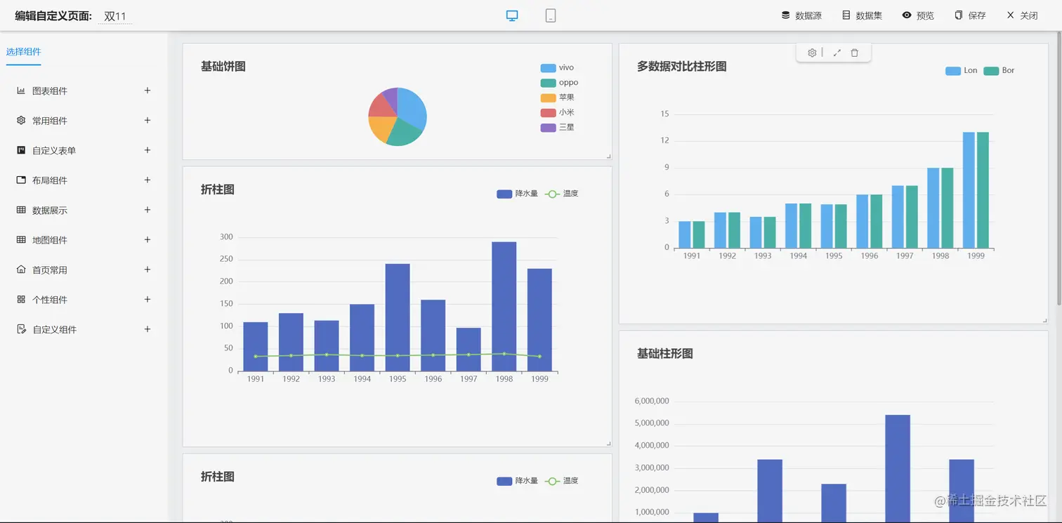
  • 支持 ECharts,目前支持28种图表,在线拖拽设计,支持SQL和API两种数据源
  • 支持分组、交叉,合计、表达式等复杂报表
  • 支持打印设计(支持套打、背景打印等)可设置打印边距、方向、页眉页脚等参数 一键快速打印 同时可实现套打,不动产证等精准、无缝打印
  • 大屏设计器支持几十种图表样式,可自由拼接、组合,设计炫酷大屏
  • 可设计各种类型的单据、大屏,如出入库单、销售单、财务报表、合同、监控大屏、旅游数据大屏等
报表设计效果
  • 报表设计器(专业一流 数据可视化,解决各类报表难题)
  • 报表设计器(完全在线设计,简单易用)

up-752b454f64ed87c798b3e8a083fbd6622d4.gif

  • 打印设计(支持套打、背景打印)

image.png

image.png

  • 数据报表(支持分组、交叉,合计等复杂报表)

  • 图形报表(目前支持28种图表)

image.png

image.png

  • 数据报表斑马线

大屏设计效果

image.png

image.png

image.png

image.png

image.png

仪表盘设计器

#功能清单
├─报表设计器
│  ├─数据源
│  │  ├─支持多种数据源,如Oracle,MySQL,SQLServer,PostgreSQL等主流的数据库
│  │  ├─支持SQL编写页面智能化,可以看到数据源下面的表清单和字段清单
│  │  ├─支持参数
│  │  ├─支持单数据源和多数数据源设置
│  │  ├─支持Nosql数据源Redis,MongoDB
│  │  ├─支持存储过程
│  ├─单元格格式
│  │  ├─边框
│  │  ├─字体大小
│  │  ├─字体颜色
│  │  ├─背景色
│  │  ├─字体加粗
│  │  ├─支持水平和垂直的分散对齐
│  │  ├─支持文字自动换行设置
│  │  ├─图片设置为图片背景
│  │  ├─支持无线行和无限列
│  │  ├─支持设计器内冻结窗口
│  │  ├─支持对单元格内容或格式的复制、粘贴和删除等功能
│  │  ├─等等
│  ├─报表元素
│  │  ├─文本类型:直接写文本;支持数值类型的文本设置小数位数
│  │  ├─图片类型:支持上传一张图表;支持图片动态生成
│  │  ├─图表类型
│  │  ├─函数类型
│  │  └─支持求和
│  │  └─平均值
│  │  └─最大值
│  │  └─最小值
│  ├─背景
│  │  ├─背景颜色设置
│  │  ├─背景图片设置
│  │  ├─背景透明度设置
│  │  ├─背景大小设置
│  ├─数据字典
│  ├─报表打印
│  │  ├─自定义打印
│  │  └─医药笺、逮捕令、介绍信等自定义样式设计打印
│  │  ├─简单数据打印
│  │  └─出入库单、销售表打印
│  │  └─带参数打印
│  │  └─分页打印
│  │  ├─套打
│  │  └─不动产证打印
│  │  └─打印
│  ├─数据报表
│  │  ├─分组数据报表
│  │  └─横向数据分组
│  │  └─纵向数据分组
│  │  └─多级循环表头分组
│  │  └─横向分组小计
│  │  └─纵向分组小计
│  │  └─分版
│  │  └─分栏
│  │  └─动态合并格
│  │  └─自定义分页条数
│  │  └─合计
│  │  ├─交叉报表
│  │  ├─明细表
│  │  ├─带条件查询报表
│  │  ├─表达式报表
│  │  ├─带二维码/条形码报表
│  │  ├─多表头复杂报表
│  │  ├─主子报表
│  │  ├─预警报表
│  │  ├─数据钻取报表
│  ├─图形报表
│  │  ├─柱形图
│  │  ├─堆叠柱形图
│  │  ├─折线图
│  │  ├─饼图
│  │  ├─动态轮播图
│  │  ├─折柱图
│  │  ├─散点图
│  │  ├─漏斗图
│  │  ├─雷达图
│  │  ├─象形图
│  │  ├─地图
│  │  ├─仪盘表
│  │  ├─关系图
│  │  ├─图表背景
│  │  ├─图表动态刷新
│  │  ├─图表数据字典
│  ├─参数
│  │  ├─参数配置
│  │  ├─参数管理
│  ├─导入导出
│  │  ├─支持导入Excel
│  │  ├─支持导出Excel、pdf;支持导出excel、pdf带参数
│  ├─打印设置
│  │  ├─打印区域设置
│  │  ├─打印机设置
│  │  ├─预览
│  │  ├─打印页码设置
├─大屏设计器
│  ├─系统功能
│  │  ├─静态数据源和动态数据源设置
│  │  ├─基础功能
│  │  └─支持拖拽设计
│  │  └─支持增、删、改、查大屏
│  │  └─支持复制大屏数据和样式
│  │  └─支持大屏预览、分享
│  │  └─支持系统自动保存数据,同时支持手动恢复数据
│  │  └─支持设置大屏密码
│  │  └─支持对组件图层的删除、组合、上移、下移、置顶、置底等
│  │  ├─背景设置
│  │  └─大屏的宽度和高度设置
│  │  └─大屏简介设置
│  │  └─背景颜色、背景图片设置
│  │  └─封面图设置
│  │  └─缩放比例设置
│  │  └─环境地址设置
│  │  └─水印设置
│  │  ├─地图设置
│  │  └─添加地图
│  │  └─地图数据隔离
│  ├─图表
│  │  ├─柱形图
│  │  ├─折线图
│  │  ├─折柱图
│  │  ├─饼图
│  │  ├─象形图
│  │  ├─雷达图
│  │  ├─散点图
│  │  ├─漏斗图
│  │  ├─文本框
│  │  ├─跑马灯
│  │  ├─超链接
│  │  ├─实时时间
│  │  ├─地图
│  │  ├─全国物流地图
│  │  ├─地理坐标地图
│  │  ├─城市派件地图
│  │  ├─图片
│  │  ├─图片框
│  │  ├─轮播图
│  │  ├─滑动组件
│  │  ├─iframe
│  │  ├─video
│  │  ├─翻牌器
│  │  ├─环形图
│  │  ├─进度条
│  │  ├─仪盘表
│  │  ├─字浮云
│  │  ├─表格
│  │  ├─选项卡
│  │  ├─万能组件
└─其他模块
   └─更多功能开发中。。