INFINI Labs 产品更新 | Easysearch 支持 SQL 查询、Console 告警功能支持邮件等多渠道

116 阅读5分钟

release

INFINI Labs 产品又更新啦~。本次更新概要如下:Easysearch 新增 SQL 插件和JDBC 驱动,支持 SQL 查询,支持 SQL 常用函数等;Console 针对告警功能做了升级优化,新增了邮件渠道,支持自定义邮件服务器配置,以及支持飞书、钉钉、企业微信、Discord、Slack 等多渠道 Webhook 发送告警通知,优化平台概览 UI 界面、展示效果更简单友好,提高了用户体验。欢迎大家下载使用。

INFINI Easysearch v1.5.0

INFINI Easysearch 是一个分布式的近实时搜索与分析引擎,核心引擎基于开源的 Apache Lucene。Easysearch 的目标是提供一个轻量级的 Elasticsearch 可替代版本,并继续完善和支持更多的企业级功能。

Easysearch 本次更新如下:

Features

  • 增加 SQL 插件,支持使用 REST 接口和 JDBC 进行 SQL 查询
  • 支持 SQL 常用函数、包括数学函数、三角函数、日期函数、字符串函数、聚合函数等
  • SQL 语句可以嵌入全文检索
  • 增加 JDBC 驱动,可以通过用户密码或证书连接到集群

Bug fix

  • 修复 kNN 插件的配置项导致非 kNN 索引的 setting 不能正常解析的 Bug

INFINI Console v1.6.0

INFINI Console 是一款非常轻量级的多集群、跨版本的搜索基础设施统一管控平台。通过对流行的搜索引擎基础设施进行跨版本、多集群的集中纳管, 企业可以快速方便的统一管理企业内部的不同版本的多套搜索集群。Console 在线体验:demo.infini.cloud (用户名/密码:readonly/readonly)。

Console 本次主要更新如下:

1、告警功能重磅更新

该版本主要更新告警规则和渠道,Console 内置了常用的告警规则和渠道,支持邮件、飞书、钉钉、企业微信、Slack、Discord 等渠道,下载安装部署后仅需在 Console 界面菜单 [告警管理->告警渠道] 配置相关渠道的 Webhook 链接或者邮件服务器并启用渠道开关,无需做额外操作即可接收告警通知消息,我们的目标是做到开箱即用,简单实用。

1.1 支持邮件渠道

通过配置邮件渠道,设置相关收件人、邮件内容模式(支持纯文本与 HTML)等参数,并将邮件渠道绑定到告警规则,当告警事件触发时,告警消息将被发送到相关收件人邮箱。通过增加邮件渠道有效提升了告警消息触达能力,让用户第一时间接受和处理问题。邮件渠道配置界面如下图所示:

1.2 全面优化告警通知效果

本次更新 Console 默认内置了告警渠道通知消息内容模板,通过系统环境变量及告警上下文变量组合成消息内容,用户无需修改即可复用,也可以自定义修改。各渠道通知消息效果如下图所示:

email feishu dingtalk

1.3 告警功能演示视频

请查看 演示视频

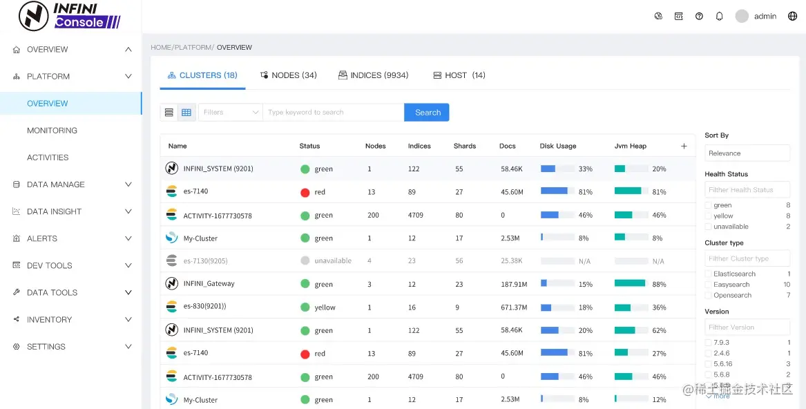
2、优化平台概览 UI、新界面更简单友好

本次更新优化了平台概览中的集群、节点、索引、主机列表的展示效果,统一风格,突出关键指标显示,提供了卡片和表格两种展示模式,可以按需切换查看。UI 效果如下所示:

Console 详细更新如下:

Features

  • 优化平台概览 UI 界面、支持卡片和表格样式切换展示
  • 告警规则新增告警恢复通知配置
  • 告警渠道新增邮件通知
  • 告警规则和告警渠道新增导入导出
  • 新增邮件服务器

Bug fix

  • 修复数据探索切换视图排序失效的问题

Improvements

  • 调整告警规则渠道配置
  • 调整饼图样式

INFINI Agent v0.6.1

INFINI Agent 是 INFINI Console 的一个可选探针组件,负责采集和上传集群指标和日志等信息,并可通过 Console 管理。Agent 支持主流操作系统和平台,安装包轻量且无任何外部依赖,可以快速方便地安装。

Agent 本次更新如下:

Bug fix

  • 修复发现节点进程信息时获取 ES 节点端口不对的问题

期待反馈

欢迎下载体验使用,如果您在使用过程中遇到如何疑问或者问题,欢迎前往 INFINI Labs Github(github.com/infinilabs) 中的对应项目中提交 Feature Request 或提交 Bug。

您还可以通过邮件联系我们:hello@infini.ltd

或者拨打我们的热线电话:(+86) 400-139-9200

欢迎加入 Discord 聊天室:discord.com/invite/4tKT…

也欢迎大家微信扫码添加小助手(INFINI-Labs),加入用户群一起讨论交流。

联系我们

关于极限科技(INFINI Labs)

INFINI Labs

极限科技,全称极限数据(北京)科技有限公司,是一家专注于实时搜索与数据分析的软件公司。旗下品牌极限实验室(INFINI Labs)致力于打造极致易用的数据探索与分析体验。

极限科技是一支年轻的团队,采用天然分布式的方式来进行远程协作,员工分布在全球各地,希望通过努力成为中国乃至全球企业大数据实时搜索分析产品的首选,为中国技术品牌输出添砖加瓦。

官网:www.infinilabs.com