jmx github地址
-
prometheus官方维护的jmx_exporter,通过jmx监控jvm指标
-
下载
wget https://repo1.maven.org/maven2/io/prometheus/jmx/jmx_prometheus_javaagent/0.19.0/jmx_prometheus_javaagent-0.19.0.jar
jmx config 模板
- 可以通过java.lang 采集机器cpu 内存等基础信息
cat <<"EOF" > common.yaml
---
lowercaseOutputLabelNames: true
lowercaseOutputName: true
whitelistObjectNames: ["java.lang:type=OperatingSystem"]
blacklistObjectNames: []
rules:
- pattern: 'java.lang<type=OperatingSystem><>(committed_virtual_memory|free_physical_memory|free_swap_space|total_physical_memory|total_swap_space)_size:'
name: os_$1_bytes
type: GAUGE
attrNameSnakeCase: true
- pattern: 'java.lang<type=OperatingSystem><>((?!process_cpu_time)\w+):'
name: os_$1
type: GAUGE
attrNameSnakeCase: true
EOF
配置采集kafka 和zookeeper的 jmx
- 下载kafka
wget https://archive.apache.org/dist/kafka/1.0.0/kafka_2.11-1.0.0.tgz
tar -zxvf kafka_2.11-1.0.0.tgz
修改zookeeper 启动脚本
- 修改zookeeper 添加jmx_exporter.jar启动
- 在bin/zookeeper-server-start.sh 脚本EXTRA_ARGS 下面添加 EXTRA_ARGS
#
# EXTRA_ARGS=${EXTRA_ARGS-'-name zookeeper -loggc'}
export EXTRA_ARGS="$EXTRA_ARGS -javaagent:/opt/jxm/jmx_prometheus_javaagent-0.19.0.jar=9142:/opt/jxm/common.yaml"
启动zk
- 使用安装包中的脚本启动单节点 Zookeeper 实例:
bin/kafka-run-class.sh +289 CONSOLE_OUTPUT_FILE可能报找不到,赋个别的值就可以了
bin/zookeeper-server-start.sh -daemon config/zookeeper.properties
检查zk
- zookeeper启动应该listen 2181和9142端口
ss -ntlp |grep java
修改 kafka的配置
- 修改 kafka-server 的配置文件,指定broker.id和log目录
vim config/server.properties
broker.id=1
log.dirs=/opt/logs/kafka-logs
修改kafka启动脚本, 添加jmx_exporter.jar启动
- 在bin/kafka-server-start.sh 脚本最上面添加下面这行
export KAFKA_OPTS="-javaagent:/opt/jxm/jmx_prometheus_javaagent-0.19.0.jar=9309:/opt/jxm/common.yaml"
启动kafka
- 使用 kafka-server-start.sh 启动 kafka 服务:
bin/kafka-server-start.sh -daemon config/server.properties
检查kafka
- zookeeper启动应该listen 9309端口
ss -ntlp |grep java
检查jmx_exporter指标暴露的情况
kafka创建 topic
- 使用 kafka-topics.sh 创建 topic test和hello
bin/kafka-topics.sh --create --zookeeper localhost:2181 --replication-factor 1 --partitions 1 --topic test
bin/kafka-topics.sh --create --zookeeper localhost:2181 --replication-factor 1 --partitions 2 --topic Hello
查看 topic 列表:
bin/kafka-topics.sh --list --zookeeper localhost:2181
产生消息
- 使用 kafka-console-producer.sh 发送消息:
bin/kafka-console-producer.sh --broker-list localhost:9092 --topic test
bin/kafka-console-consumer.sh -bootstrap-server localhost:9092 --topic aggrin --from-beginning
消费消息
- 使用 kafka-console-consumer.sh 接收消息并在终端打印:
bin/kafka-console-consumer.sh --zookeeper localhost:2181 --topic test --from-beginning
查看描述 topics 信息
bin/kafka-topics.sh --describe --zookeeper localhost:2181 --topic test
将采集配置到prometheus中
- 通过labels打静态的标签,java_app指明这个jmx属于哪个java app
- job_name: 'jmx_exporter'
honor_timestamps: true
scrape_interval: 15s
metrics_path: /metrics
scheme: http
static_configs:
- targets: ["192.168.26.176:9309"]
labels:
java_app: kafka
- targets: ["192.168.26.176:9142"]
labels:
java_app: zookeeper
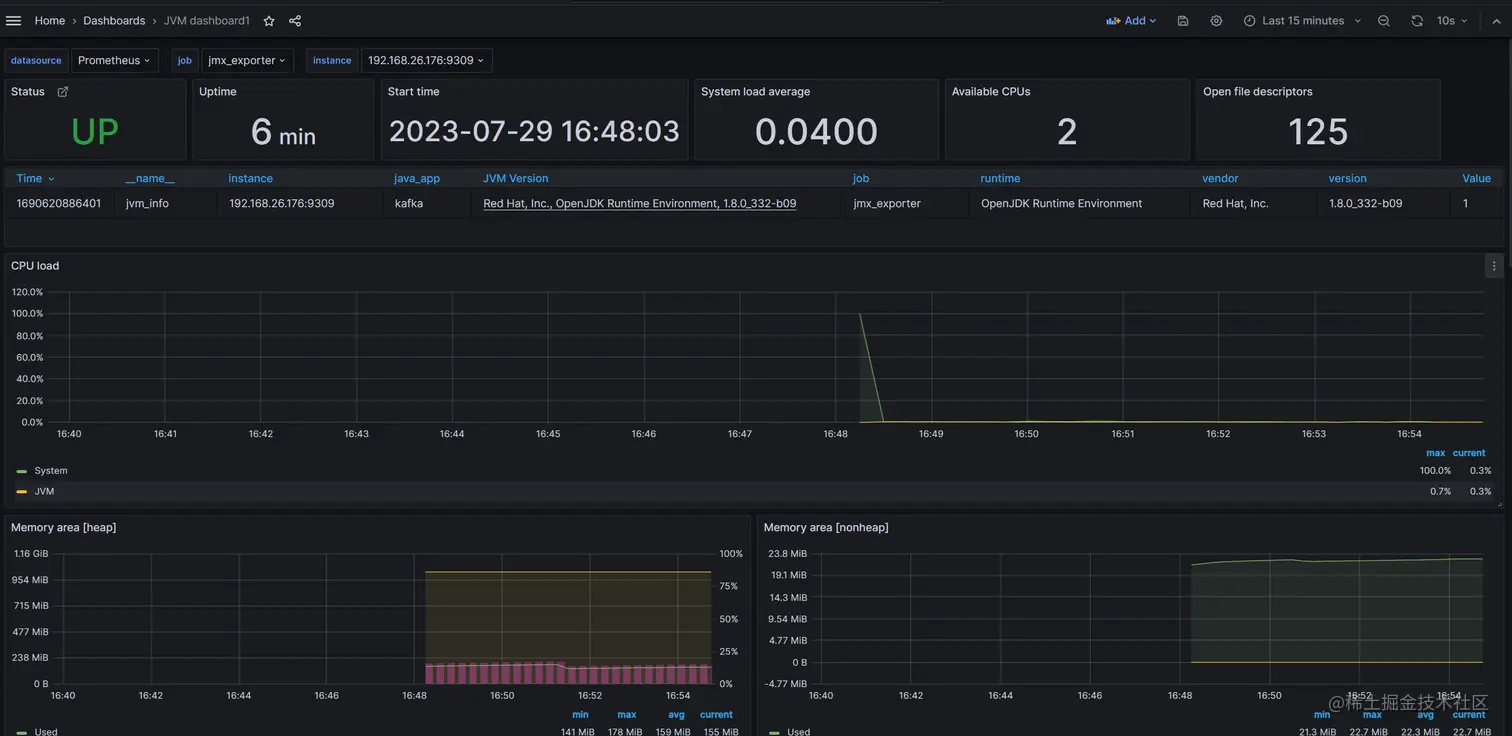
grafana 上导入jmx_exporter dashboard
核心指标讲解
jvm_info
- label_join(jvm_info, "jdk", ", ", "vendor", "runtime", "version")
左右Y轴展示
内存指标
| 指标名 | 指标含义 | 标签举例和说明 | 说明 |
|---|---|---|---|
| jvm_memory_bytes_used | jvm内存使用 | area标签:<br> heap 堆区 <br> nonheap非堆区 | |
| jvm_memory_bytes_committed | 返回提交给 Java 虚拟机使用的内存量(以字节为单位) | - | |
| jvm_memory_bytes_max | jvm最大内存 | - | |
| jvm_memory_bytes_init | jvm 初始化内存 | - | |
| jvm_memory_bytes_used/jvm_memory_bytes_max | jvm内存使用百分比 | - | |
| jvm_memory_objects_pending_finalization | 在队列中等待的对象个数 | - | |
| jvm_memory_pool_bytes_max | jvm内存池最大值 | code Cache是JVM用来存储native code的,因为是用Heap的形式来存储的,所以叫Code Heap。Code Heap被分为三个部分,Non-method,Profiled和Non-profiled。 | |
| - | jvm内存池最大值 | pool标签:<br> Non-method部分包含的是非方法的code,比如说编译器缓冲区和字节码解释器。这些代码是永久保存在代码缓存区中的。代码堆的大小是固定的 | |
| - | - | pool="CodeHeap 'non-nmethods'"<br> Non-method部分包含的是非方法的code,比如说编译器缓冲区和字节码解释器。这些代码是永久保存在代码缓存区中的。代码堆的大小是固定的 | |
| - | - | pool="CodeHeap 'non-profiled nmethods'"<br> Non-profiled存放的是优化过的,non-profiled方法,并且他们的生命周期会比较长。Non-profiled用-XX:NonProfiledCodeHeapSize来控制。 | |
| - | - | pool="CodeHeap 'profiled nmethods'"<br> Profiled部分表示存的是生命周期比较短的稍微优化的profiled methods。Profiled使用–XX:ProfiledCodeHeapSize来控制。 | |
| - | - | pool="Compressed Class Space"<br> 最后还有一个Compressed Class Space,它是和-XX:+UseCompressedOops,-XX:+UseCompressedClassesPointers有关的。实际上是一个指针的压缩,可以使用32bits来表示之前64bits的指针。 | |
| - | - | pool="Metaspace"<br> 在JDK8之前,类定义、字节码和常量等很少会变更的信息是放在持久代Perm Gen中的。不过在JDK8之后,Perm Gen已经被取消了,现在叫做Metaspace。Metaspace并不在java虚拟机中,它使用的是本地内存。Metaspace可以通过-XX:MaxMetaspaceSize来控制。 | |
| - | - | pool="G1 Eden Space"<br> Young Gen被划分为1个Eden Space和2个Suvivor Space。当对象刚刚被创建的时候,是放在Eden space。垃圾回收的时候,会扫描Eden Space和一个Suvivor Space。如果在垃圾回收的时候发现Eden Space中的对象任然有效,则会将其复制到另外一个Suvivor Space。 | |
| - | - | pool="G1 Old Gen"<br> Young Gen被划分为1个Eden Space和2个Suvivor Space。当对象刚刚被创建的时候,是放在Eden space。垃圾回收的时候,会扫描Eden Space和一个Suvivor Space。如果在垃圾回收的时候发现Eden Space中的对象任然有效,则会将其复制到另外一个Suvivor Space。 | |
| - | - | pool="G1 Survivor Space"<br> Young Gen被划分为1个Eden Space和2个Suvivor Space。当对象刚刚被创建的时候,是放在Eden space。垃圾回收的时候,会扫描Eden Space和一个Suvivor Space。如果在垃圾回收的时候发现Eden Space中的对象任然有效,则会将其复制到另外一个Suvivor Space。 | |
| increase(jvm_gc_collection_seconds_sum[1m]) | jvm gc耗时 | gc标签 :<br > gc="G1 Young Generation" <br>gc="G1 Old Generation" | |
| increase(jvm_gc_collection_seconds_count[1m]) | jvm gc 次数 | gc标签 :<br > gc="G1 Young Generation" <br>gc="G1 Old Generation" | |
| increase(jvm_gc_collection_seconds_count[1m]) | - | - | 为何没有summary? |
| jvm_threads_current | 当前线程数 | - | - |
| jvm_threads_daemon | 守护线程数 | - | - |
| jvm_threads_deadlocked | 死锁线程数 | - | - |
| jvm_threads_deadlocked_monitor | ? | - | - |
| jvm_threads_peak | 活动线程峰值 | - | - |
| jvm_threads_started_total | 自JVM启动后,启动的线程总量(包括daemon,non-daemon和终止了的) | - | - |
| jvm_threads_state | 当前线程状态个数 | state标签 <br> TERMINATED <br> RUNNABLE <br > NEW <br> TIMED_WAITING <br> BLOCKED <br> WAITING | - |
| jvm_classes_loaded | jvm 当前加载的类个数 | - | |
| jvm_classes_loaded_total | jvm加载的类总个数 counter | - | |
| jvm_classes_unloaded_total | jvm卸载的类总个数 counter | - | |
| jvm_buffer_pool_capacity_bytes | JVM 缓冲池的字节容量 | pool="direct" 堆外内存 <br> pool="mapped" <br pool="mapped - 'non-volatile memory'"} | |
| jvm_buffer_pool_used_buffers | JVM 缓冲池使用缓存大小 | pool="direct" 堆外内存 <br> pool="mapped" <br pool="mapped - 'non-volatile memory'"} | |
| jvm_buffer_pool_used_bytes | JVM 缓冲池的字节大小 | pool="direct" 堆外内存 <br> pool="mapped" <br pool="mapped - 'non-volatile memory'"} |