项目介绍
JeecgBoot是一款企业级的低代码平台!前后端分离架构 SpringBoot2.x,SpringCloud,Ant Design&Vue3,Mybatis-plus,Shiro,JWT 支持微服务。强大的代码生成器让前后端代码一键生成! JeecgBoot引领低代码开发模式(OnlineCoding-> 代码生成-> 手工MERGE), 帮助解决Java项目70%的重复工作,让开发更多关注业务。既能快速提高效率,节省成本,同时又不失灵活性!
当前版本:v3.5.3 | 2023-07-24
源码下载
gitee地址
github地址
升级日志
Online表单和Online报表专题升级,主要修复online系列问题,同时也修复了一些平台bug、性能、漏洞等问题。上个升级Online功能的版本是3.4.4(2022-12-12),周期比较长了,这个期间的版本大家都可以平滑升级,如遇到问题请 及时反馈。
Online功能升级
-
【online表单】online 一对多子表 详情界面,序号错位了 点一下子表表格就正常了
-
【online表单】高级查询 2.省市县样式问题 3.关联记录样式问题
-
【online表单】 vue3版online报表配置数据权限失效问题 #4534
-
【online表单】字段权限 勾选后不保存,关闭再次打开 还是选中状态
-
【online表单】权限管理 开启按钮后,在角色授权中显示,当关闭时,再打开角色权限仍然显示,需刷新页面才不显示
-
【online表单】主子表开启联合查询 功能测试报错打不开
-
【online表单】误写成了id后,修改不了了,只能删掉重新加
-
【online表单】字段权限未开启时,角色授权中应该不显示
-
【online表单】issues/4431 java增强功能使用报错 #4431
-
【online表单】表类型是主表但是没有配置子表,给错误提示
-
【online表单】 issues/4343 Online在线表单导出主副表类型表单数据报错
-
先在数据库创建表,然后再导入系统,数据库数据类型是datetime类型,在生成表单页面属性设置时,设置年月日时分秒,校验不通过 #4909
其他功能升级
- nacos2.0.4出现安全漏洞 #5108
- LineMulti 显示出来是柱状图,应该是折线图 #576
- 列表数据行选择实在太卡,是不是BasicTable有问题,VUE2版本没这问题 #592
- table行选择时卡顿明显 #503
- 列表界面复选框反应慢 #466
- 用户列表-冻结用户,再解冻之后,用户还是无法登陆,有缓存问题 #5066
- 图表组件数据问题 #603
- 登陆后无法返回原页面 #611
- 打包过后暗色主题部分失效 #563
- LineMulti 在数据不对齐时,横坐标计算错误 #613
- dark 模式下底部 footer 文字 hover 样式导致文字消失 #608
- JSelectUser组件 删除不了数据 #609
- 表单上传文件失败后,依旧会记录失败的结果,将上传失败文本记录到数据库中了。 #5120
- 因swagger文档导致gateway内存溢出 #5115
- nacos开启鉴权报403bug #4991
- 表格固定列,加了合计后,合计栏前后会发生错位 #622
- 列表页面多了复选框后合计行显示错位问题 #634
- 更新到最新的代码,JPopup 组件选中数据错乱 #633
- SQL注入 #5173
- antd3 一些警告以及报错 #179
- jeecgbootVue3 使用JtreeSelect 组件 控制台报错 #5141
- 3.5.0使用BasicTable的代码到3.5.2 radio按钮都变成了checkbox按钮 #632
- JVXETable横向滚动错位 #571
- JVueTable的事件 @valueChange重复触发问题 #5025
- 系统监控中的REDIS监控页面打开,再关闭后,没有关闭计时器 #615
- drop_console #273
技术交流
- 开发文档:help.jeecg.com
- 官方网站: www.jeecg.com
- 在线演示:boot3.jeecg.com
- 快速入门:入门视频 | 代码生成
- 仪表盘文档: help.jeecg.com/chart
为什么选择 JeecgBoot?
开源界“小普元”超越传统商业平台。引领低代码开发模式(OnlineCoding-> 代码生成器 -> 手工MERGE),低代码开发同时又支持灵活编码, 可以帮助解决Java项目70%的重复工作,让开发更多关注业务。既能快速提高开发效率,节省成本,同时又不失灵活性。
- 采用最新主流前后分离框架(SpringBoot+Mybatis-plus+Ant-Design+Vue),容易上手; 代码生成器依赖性低,灵活的扩展能力,可灵活实现二次开发;
- 开发效率很高,采用代码生成器,单表数据模型和一对多(父子表)、树列表等数据模型,增删改查功能自动生成,菜单配置直接使用(前端代码和后端代码都一键生成);
- 代码生成器提供强大模板机制,支持自定义模板风格。目前提供四套风格模板(单表两套、一对多两套)
- 封装完善的用户、角色、菜单、组织机构、数据字典、在线定时任务等基础功能。强大的权限机制,支持访问授权、按钮权限、数据权限、表单权限等
- 零代码在线开发能力,在线配置表单、在线配置报表、在线配置图表、在线设计表单
- 常用共通封装,各种工具类(定时任务,短信接口,邮件发送,Excel导入导出等),基本满足80%项目需求
- 简易Excel导入导出,支持单表导出和一对多表模式导出,生成的代码自带导入导出功能
- 集成简易报表工具,图像报表和数据导出非常方便,可极其方便的生成图形报表、pdf、excel、word等报表;
- 采用前后分离技术,页面UI精美,针对常用组件做了封装:时间、行表格控件、截取显示控件、报表组件,编辑器等等
- 查询过滤器:查询功能自动生成,后台动态拼SQL追加查询条件;支持多种匹配方式(全匹配/模糊查询/包含查询/不匹配查询);
- 数据权限(精细化数据权限控制,控制到行级,列表级,表单字段级,实现不同人看不同数据,不同人对同一个页面操作不同字段
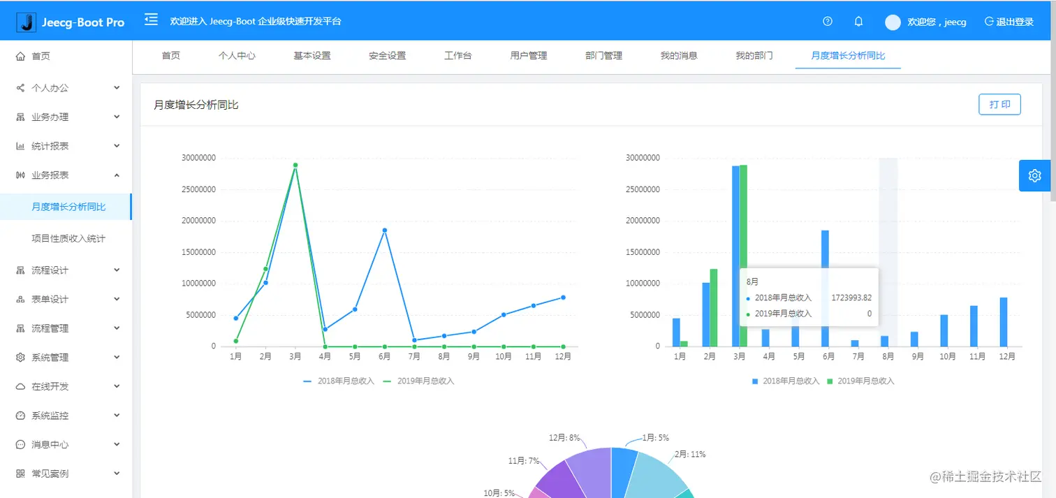
- 在线配置报表(无需编码,通过在线配置方式,实现曲线图,柱状图,数据等报表)
- 页面校验自动生成(必须输入、数字校验、金额校验、时间空间等);
- 提供单点登录CAS集成方案,项目中已经提供完善的对接代码
- 表单设计器,支持用户自定义表单布局,支持单表,一对多表单、支持select、radio、checkbox、textarea、date、popup、列表、宏等控件
- 专业接口对接机制,统一采用restful接口方式,集成swagger-ui在线接口文档,Jwt token安全验证,方便客户端对接
- 接口安全机制,可细化控制接口授权,非常简便实现不同客户端只看自己数据等控制
- 高级组合查询功能,在线配置支持主子表关联查询,可保存查询历史
- 提供各种系统监控,实时跟踪系统运行情况(监控 Redis、Tomcat、jvm、服务器信息、请求追踪、SQL监控)
- 消息中心(支持短信、邮件、微信推送等等)
- 集成Websocket消息通知机制
- 提供APP发布方案:
- 支持多语言,提供国际化方案;
- 数据变更记录日志,可记录数据每次变更内容,通过版本对比功能查看历史变化
- 平台UI强大,实现了移动自适应
- 平台首页风格,提供多种组合模式,支持自定义风格
- 提供简单易用的打印插件,支持谷歌、IE浏览器等各种浏览器
- 示例代码丰富,提供很多案例参考
- 采用maven分模块开发方式
- 支持菜单动态路由
- 权限控制采用 RBAC(Role-Based Access Control,基于角色的访问控制)
系统效果
敲敲云仪表盘 效果图
PC端
系统交互
流程设计
简版流程设计
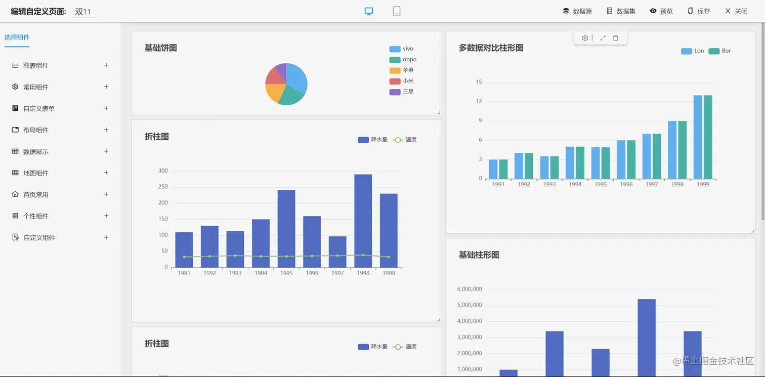
仪表盘设计器
报表设计器
表单设计器
大屏设计器
UNIAPP效果
零代码应用
手机端
PAD端
图表示例
在线接口文档
欢迎吐槽,欢迎star~