通过极限网关来加速索引写入速度

127 阅读11分钟

操作手册

测试环境

  • 主集群:http://10.0.1.2:9200 , 用户名: elastic 密码:*** ,9 节点 , 硬件规格:12C64GB (31GB JVM)
  • 备集群:http://10.0.1.15:9200 , 用户名: elastic 密码:*** ,9 节点 , 硬件规格:12C64GB (31GB JVM)
  • 网关服务器 1(公网 IP:120.92.43.31,内网 IP:192.168.0.24) 硬件规格:40C 256GB 3.7T NVME SSD
  • 压测服务器 1(内网 IP: 10.0.0.117) 硬件规格:24C 48GB
  • 压测服务器 2(内网 IP: 10.0.0.69) 硬件规格:24C 48GB

测试说明

本次测试主要验证网关索引加速的可操作性,以及评估达到不同性能所需要的硬件规格,用于实际生产环境的部署配置参考。

场景描述

网关通过将请求按照目标节点来重新组合,实现请求快慢分离,从而提高整体集群的写入吞吐。

数据描述

以 Loadgen 自动生成的 Nginx 数据为例来介绍,分别就直接写 Elasticsearch 和走网关来写 Elasticsearch,对比他们的速度差异,执行步骤依次说明。数据样例:

{
  "_index": "test-10",
  "_type": "_doc",
  "_id": "cak5emoke01flcq9q760",
  "_source": {
    "batch_number": "2328917",
    "id": "cak5emoke01flcq9r19g",
    "ip": "192.168.0.1",
    "message": "175.10.75.216 - webmaster [29/Jul/2020:17:01:26 +0800] \"GET /rest/system/status HTTP/1.1\" 200 1838 \"http://dl-console.elasticsearch.cn/\" \"Mozilla/5.0 (Macintosh; Intel Mac OS X 10_15_6) AppleWebKit/537.36 (KHTML, like Gecko) Chrome/84.0.4147.89 Safari/537.36\"",
    "now_local": "2022-06-14 17:39:39.420724895 +0800 CST",
    "now_unix": "1655199579",
    "random_no": "13",
    "routing_no": "cak5emoke01flcq9pvu0"
  }
}

数据架构

极限网关可以本地计算每个索引文档对应后端 Elasticsearch 集群的目标存放位置,从而能够精准的进行请求定位,在一批 bulk 请求中,可能存在多个后端节点的数据,bulk_reshuffle 过滤器用来将正常的 bulk 请求打散,按照目标节点或者分片进行拆分重新组装,避免 Elasticsearch 节点收到请求之后再次进行请求分发, 从而降低 Elasticsearch 集群间的流量和负载,也能避免单个节点成为热点瓶颈,确保各个数据节点的处理均衡,从而提升集群总体的索引吞吐能力。 image(1).png 我们分别对比测试 3 分片和 30 分片的场景。

测试准备

部署网关程序

  1. 系统调优

    参考这里的文档:gateway.infinilabs.com/zh/docs/get…

  2. 下载程序

[root@iZbp1gxkifg8uetb33pvcoZ ~]# mkdir /opt/gateway
[root@iZbp1gxkifg8uetb33pvcoZ ~]# cd /opt/gateway/
[root@iZbp1gxkifg8uetb33pvcoZ gateway]# tar vxzf gateway-1.6.0_SNAPSHOT-649-linux-amd64.tar.gz
gateway-linux-amd64
gateway.yml
sample-configs/
sample-configs/elasticsearch-with-ldap.yml
sample-configs/indices-replace.yml
sample-configs/record_and_play.yml
sample-configs/cross-cluster-search.yml
sample-configs/kibana-proxy.yml
sample-configs/elasticsearch-proxy.yml
sample-configs/v8-bulk-indexing-compatibility.yml
sample-configs/use_old_style_search_response.yml
sample-configs/context-update.yml
sample-configs/elasticsearch-route-by-index.yml
sample-configs/hello_world.yml
sample-configs/entry-with-tls.yml
sample-configs/javascript.yml
sample-configs/log4j-request-filter.yml
sample-configs/request-filter.yml
sample-configs/condition.yml
sample-configs/cross-cluster-replication.yml
sample-configs/secured-elasticsearch-proxy.yml
sample-configs/fast-bulk-indexing.yml
sample-configs/es_migration.yml
sample-configs/index-docs-diff.yml
sample-configs/rate-limiter.yml
sample-configs/async-bulk-indexing.yml
sample-configs/elasticssearch-request-logging.yml
sample-configs/router_rules.yml
sample-configs/auth.yml
sample-configs/index-backup.yml

3. 修改配置

将网关提供的示例配置拷贝,并根据实际集群的信息进行相应的修改,如下:

[root@iZbp1gxkifg8uetb33pvcoZ gateway]# cp sample-configs/async-bulk-indexing.yml

修改集群的注册信息,如下: image(2).png 根据需要修改网关监听的端口,以及是否开启 TLS(如果应用客户端通过 http://协议访问 ES,请将 entry.tls.enabled 值改为 false),如下: image(3).png 不同的集群可以使用不同的配置,分别监听不同的端口,用于业务的分开访问。

  1. 启动网关

启动网关并指定刚刚创建的配置,如下:

[root@iZbp1gxkifg8uetb33pvcoZ gateway]# ./gateway-linux-amd64 -config gateway.yml

   ___   _   _____  __  __    __  _
  / _ \ /_\ /__   \/__\/ / /\ \ \/_\ /\_/\
 / /_\///_\\  / /\/_\  \ \/  \/ //_\\\_ _/
/ /_\\/  _  \/ / //__   \  /\  /  _  \/ \
\____/\_/ \_/\/  \__/    \/  \/\_/ \_/\_/

[GATEWAY] A light-weight, powerful and high-performance elasticsearch gateway.
[GATEWAY] 1.6.0_SNAPSHOT, 2022-05-18 11:09:54, 2023-12-31 10:10:10, 73408e82a0f96352075f4c7d2974fd274eeafe11
[05-19 13:35:43] [INF] [app.go:174] initializing gateway.
[05-19 13:35:43] [INF] [app.go:175] using config: /opt/gateway/gateway.yml.
[05-19 13:35:43] [INF] [instance.go:72] workspace: /opt/gateway/data1/gateway/nodes/ca2tc22j7ad0gneois80
[05-19 13:35:43] [INF] [app.go:283] gateway is up and running now.
[05-19 13:35:50] [INF] [actions.go:358] elasticsearch [primary] is available
[05-19 13:35:50] [INF] [api.go:262] api listen at: http://0.0.0.0:2900
[05-19 13:35:50] [INF] [reverseproxy.go:261] elasticsearch [primary] hosts: [] => [192.168.0.19:9200]
[05-19 13:35:50] [INF] [reverseproxy.go:261] elasticsearch [backup] hosts: [] => [xxxxxxxx-backup:9200]
[05-19 13:35:50] [INF] [reverseproxy.go:261] elasticsearch [primary] hosts: [] => [192.168.0.19:9200]
[05-19 13:35:50] [INF] [reverseproxy.go:261] elasticsearch [backup] hosts: [] => [xxxxxxxx-primary:9200]
[05-19 13:35:50] [INF] [reverseproxy.go:261] elasticsearch [primary] hosts: [] => [192.168.0.19:9200]
[05-19 13:35:50] [INF] [entry.go:322] entry [my_es_entry/] listen at: https://0.0.0.0:8000
[05-19 13:35:50] [INF] [module.go:116] all modules are started

5. 启动服务

快速安装网关为系统服务,操作方式如下:

[root@iZbp1gxkifg8uetb33pvcpZ console]# ./gateway-linux-amd64 -service install
Success
[root@iZbp1gxkifg8uetb33pvcpZ console]# ./gateway-linux-amd64 -service start
Success

部署管理后台

为了方便在多个集群之间快速切换,使用 Console 来进行管理。

  1. 下载安装

将提供的安装程序解压即可完成安装,如下:

[root@iZbp1gxkifg8uetb33pvcpZ console]# tar vxzf console-0.3.0_SNAPSHOT-596-linux-amd64.tar.gz
console-linux-amd64
console.yml

2. 修改配置

使用 [http://10.0.1.2:9200](http://10.0.1.2:9200)作为 Console 的系统集群,保留监控指标和元数据信息,修改配置如下:

[root@iZbp1gxkifg8uetb33pvcpZ console]# cat console.yml

elasticsearch:
  - name: default
    enabled: true
    monitored: false
    endpoint: http://10.0.1.2:9200
    basic_auth:
      username: elastic
      password: xxxxx
    discovery:
      enabled: false
 ...

3. 启动服务

[root@iZbp1gxkifg8uetb33pvcpZ console]# ./console-linux-amd64 -service install
Success
[root@iZbp1gxkifg8uetb33pvcpZ console]# ./console-linux-amd64 -service start
Success

4. 访问后台

访问该主机的 9000 端口,即可打开 Console 后台,http://10.0.128.58:9000/#/cluster/overview 打开菜单 [System][Cluster] ,注册当前需要管理的 Elasticsearch 集群和网关地址,用来快速管理,如下: image(4).png

  1. 注册网关

打开 GATEWAY 的注册功能,设置为网关的 API 地址来进行管理,如下: image(5).png

测试 Gateway

为了验证网关是否正常工作,我们通过 Console 来快速验证一下。 首先通过走网关的接口来创建一个索引,并写入一个文档,如下: image(6).png 首先查看主集群的数据情况,如下: image(7).png 继续查看备集群的数据情况,如下: image(8).png 两边集群都返回相同的数据,说明网关配置都正常,验证结束。

安装 Loadgen

测试机器同样需要调优,参考网关的调优说明。

  1. 在测试机上面,下载安装 Loadgen,如下:
[root@vm10-0-0-69 opt]# tar vxzf loadgen-1.4.0_SNAPSHOT-50-linux-amd64.tar.gz

2. 下载一个 Nginx 日志样本,保存为 nginx.log,如下:

[root@vm10-0-0-69 opt]# head nginx.log
175.10.75.216 - - [28/Jul/2020:21:20:26 +0800] "GET / HTTP/1.1" 200 8676 "-" "Mozilla/5.0 (Macintosh; Intel Mac OS X 10_15_6) AppleWebKit/537.36 (KHTML, like Gecko) Chrome/84.0.4147.89 Safari/537.36"
175.10.75.216 - - [28/Jul/2020:21:20:26 +0800] "GET /vendor/bootstrap/css/bootstrap.css HTTP/1.1" 200 17235 "http://dl-console.elasticsearch.cn/" "Mozilla/5.0 (Macintosh; Intel Mac OS X 10_15_6) AppleWebKit/537.36 (KHTML, like Gecko) Chrome/84.0.4147.89 Safari/537.36"
175.10.75.216 - - [28/Jul/2020:21:20:26 +0800] "GET /vendor/daterangepicker/daterangepicker.css HTTP/1.1" 200 1700 "http://dl-console.elasticsearch.cn/" "Mozilla/5.0 (Macintosh; Intel Mac OS X 10_15_6) AppleWebKit/537.36 (KHTML, like Gecko) Chrome/84.0.4147.89 Safari/537.36"
175.10.75.216 - - [28/Jul/2020:21:20:26 +0800] "GET /vendor/fork-awesome/css/v5-compat.css HTTP/1.1" 200 2091 "http://dl-console.elasticsearch.cn/" "Mozilla/5.0 (Macintosh; Intel Mac OS X 10_15_6) AppleWebKit/537.36 (KHTML, like Gecko) Chrome/84.0.4147.89 Safari/537.36"
175.10.75.216 - - [28/Jul/2020:21:20:26 +0800] "GET /assets/font/raleway.css HTTP/1.1" 200 145 "http://dl-console.elasticsearch.cn/" "Mozilla/5.0 (Macintosh; Intel Mac OS X 10_15_6) AppleWebKit/537.36 (KHTML, like Gecko) Chrome/84.0.4147.89 Safari/537.36"
175.10.75.216 - - [28/Jul/2020:21:20:26 +0800] "GET /vendor/fork-awesome/css/fork-awesome.css HTTP/1.1" 200 8401 "http://dl-console.elasticsearch.cn/" "Mozilla/5.0 (Macintosh; Intel Mac OS X 10_15_6) AppleWebKit/537.36 (KHTML, like Gecko) Chrome/84.0.4147.89 Safari/537.36"
175.10.75.216 - - [28/Jul/2020:21:20:26 +0800] "GET /assets/css/overrides.css HTTP/1.1" 200 2524 "http://dl-console.elasticsearch.cn/" "Mozilla/5.0 (Macintosh; Intel Mac OS X 10_15_6) AppleWebKit/537.36 (KHTML, like Gecko) Chrome/84.0.4147.89 Safari/537.36"
175.10.75.216 - - [28/Jul/2020:21:20:26 +0800] "GET /assets/css/theme.css HTTP/1.1" 200 306 "http://dl-console.elasticsearch.cn/" "Mozilla/5.0 (Macintosh; Intel Mac OS X 10_15_6) AppleWebKit/537.36 (KHTML, like Gecko) Chrome/84.0.4147.89 Safari/537.36"
175.10.75.216 - - [28/Jul/2020:21:20:26 +0800] "GET /vendor/fancytree/css/ui.fancytree.css HTTP/1.1" 200 3456 "http://dl-console.elasticsearch.cn/" "Mozilla/5.0 (Macintosh; Intel Mac OS X 10_15_6) AppleWebKit/537.36 (KHTML, like Gecko) Chrome/84.0.4147.89 Safari/537.36"
175.10.75.216 - - [28/Jul/2020:21:20:26 +0800] "GET /syncthing/development/logbar.js HTTP/1.1" 200 486 "http://dl-console.elasticsearch.cn/" "Mozilla/5.0 (Macintosh; Intel Mac OS X 10_15_6) AppleWebKit/537.36 (KHTML, like Gecko) Chrome/84.0.4147.89 Safari/537.36"

3. 修改 Loadgen 的配置文件

修改其中的变量,将 message 指向刚刚准备好的 nginx 日志,并修改 es 的地址和身份信息,Loadgen 将随机构造写入请求,具体配置如下:

[root@vm10-0-0-117 opt]# cat loadgen.yml
variables:
  - name: ip
    type: file
    path: dict/ip.txt
  - name: message
    type: file
    path: nginx.log
  - name: user
    type: file
    path: dict/user.txt
  - name: id
    type: sequence
  - name: uuid
    type: uuid
  - name: now_local
    type: now_local
  - name: now_utc
    type: now_utc
  - name: now_unix
    type: now_unix
  - name: suffix
    type: range
    from: 10
    to: 13
requests:
  - request:
      method: POST
      runtime_variables:
        batch_no: id
      runtime_body_line_variables:
        routing_no: uuid
      basic_auth:
        username: elastic
        password: xxxx
      url: http://10.0.128.58:8000/_bulk
      body_repeat_times: 5000
      body: "{ \"create\" : { \"_index\" : \"test-$[[suffix]]\",\"_type\":\"_doc\", \"_id\" : \"$[[uuid]]\" } }\n{ \"id\" : \"$[[uuid]]\",\"routing_no\" : \"$[[routing_no]]\",\"batch_number\" : \"$[[batch_no]]\", \"message\" : \"$[[message]]\", \"random_no\" : \"$[[suffix]]\",\"ip\" : \"$[[ip]]\",\"now_local\" : \"$[[now_local]]\",\"now_unix\" : \"$[[now_unix]]\" }\n"

  1. 启动 Loadgen 进行测试

指定相关运行时间参数 -d和 并发参数 -c,开启请求压缩,如下:

[root@vm10-0-0-117 opt]# ./loadgen-linux-amd64  -d 60000 -c 200 --compress
   __   ___  _      ___  ___   __    __
  / /  /___\/_\    /   \/ _ \ /__\/\ \ \
 / /  //  ///_\\  / /\ / /_\//_\ /  \/ /
/ /__/ \_//  _  \/ /_// /_\\//__/ /\  /
\____|___/\_/ \_/___,'\____/\__/\_\ \/

[LOADGEN] A http load generator and testing suit.
[LOADGEN] 1.4.0_SNAPSHOT, 2022-06-01 09:58:17, 2023-12-31 10:10:10, b6a73e2434ac931d1d43bce78c0f7622a1d08b2e
[06-14 18:47:29] [INF] [app.go:174] initializing loadgen.
[06-14 18:47:29] [INF] [app.go:175] using config: /opt/loadgen.yml.
[06-14 18:47:29] [INF] [module.go:116] all modules are started
[06-14 18:47:30] [INF] [instance.go:72] workspace: /opt/data/loadgen/nodes/cajfdg0ke012ka748j30
[06-14 18:47:30] [INF] [app.go:283] loadgen is up and running now.
[06-14 18:47:30] [INF] [loader.go:320] warmup started
[06-14 18:47:30] [INF] [loader.go:329] [POST] http://10.0.128.58:8000/_bulk -{"took":115,"errors":false,"items":[{"create":{"_index":"test-11","_type":"_doc","_id":"cak6eggke0184a2dcc70","_version":1,"result":"created","_shards":{"total":1,"successful":1,"failed":0},"_seq_no":39707421,"_primary_term":1,"status":201}},{"create":{"_i
[06-14 18:47:30] [INF] [loader.go:330] status: 200,<nil>,{"took":115,"errors":false,"items":[{"create":{"_index":"test-11","_type":"_doc","_id":"cak6eggke0184a2dcc70","_version":1,"result":"created","_shards":{"total":1,"successful":1,"failed":0},"_seq_no":39707421,"_primary_term":1,"status":201}},{"create":{"_i
[06-14 18:47:30] [INF] [loader.go:338] warmup finished

在另外一台压测机执行同样的安装操作,不重复描述。

测试方法

准备模板

创建一个默认的索引模板,用于优化写入性能:

PUT _template/test
{
  "index_patterns": [
    "test*"
  ],
  "settings": {
    "index.translog.durability": "async",
    "refresh_interval": "-1",
    "number_of_shards": 3,
    "number_of_replicas": 0
  },
  "mappings": {
    "dynamic_templates": [
      {
        "strings": {
          "mapping": {
            "ignore_above": 256,
            "type": "keyword"
          },
          "match_mapping_type": "string"
        }
      }
    ]
  }
}

开启压测

分别在压测机器上面执行压测工具:

[root@vm10-0-0-117 opt]# ./loadgen-linux-amd64  -d 60000 -c 200 --compress

观察吞吐

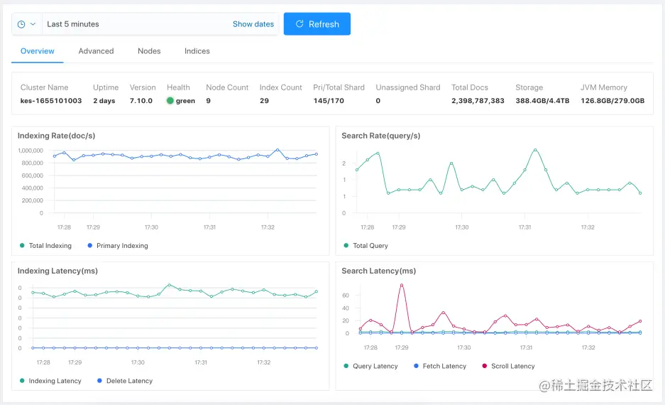
打开 Console 工具来查看集群的吞吐情况,打开监控菜单,点击顶部的下拉选项,可以快速切换不同集群,查看主集群的吞吐情况,如下: image(9).png

限制 CPU

为了测试不同 CPU 资源下的网关性能,我们使用 taskset 来绑定进程的 CPU, 如下: image(10).png

测试过程

网关配置:

直写 ES

Loadgen 配置

[root@vm10-0-0-69 opt]# cat loadgen2.yml
statsd:
  enabled: false
  host: 192.168.3.98
  port: 8125
  namespace: loadgen.
variables:
  - name: ip
    type: file
    path: dict/ip.txt
  - name: message
    type: file
    path: nginx.log
  - name: user
    type: file
    path: dict/user.txt
  - name: id
    type: sequence
  - name: uuid
    type: uuid
  - name: now_local
    type: now_local
  - name: now_utc
    type: now_utc
  - name: now_unix
    type: now_unix
  - name: suffix
    type: range
    from: 10
    to: 13
requests:
  - request:
      method: POST
      runtime_variables:
        batch_no: id
      runtime_body_line_variables:
        routing_no: uuid
      basic_auth:
        username: elastic
        password: ####
      #url: http://localhost:8000/_search?q=$[[id]]
      url: http://10.0.1.2:9200/_bulk
      body_repeat_times: 10000
      body: "{ \"create\" : { \"_index\" : \"test-$[[suffix]]\",\"_type\":\"_doc\", \"_id\" : \"$[[uuid]]\"  } }\n{ \"id\" : \"$[[uuid]]\",\"routing_no\" : \"$[[routing_no]]\",\"message\" : \"$[[message]]\",\"batch_number\" : \"$[[batch_no]]\", \"random_no\" : \"$[[suffix]]\",\"ip\" : \"$[[ip]]\",\"now_local\" : \"$[[now_local]]\",\"now_unix\" : \"$[[now_unix]]\" }\n"

第二台 Loadgen 的配置:

[root@vm10-0-0-117 opt]# cat loadgen2.yml
statsd:
  enabled: false
  host: 192.168.3.98
  port: 8125
  namespace: loadgen.
variables:
  - name: ip
    type: file
    path: dict/ip.txt
  - name: message
    type: file
    path: nginx.log
  - name: user
    type: file
    path: dict/user.txt
  - name: id
    type: sequence
  - name: uuid
    type: uuid
  - name: now_local
    type: now_local
  - name: now_utc
    type: now_utc
  - name: now_unix
    type: now_unix
  - name: suffix
    type: range
    from: 10
    to: 13
requests:
  - request:
      method: POST
      runtime_variables:
        batch_no: id
      runtime_body_line_variables:
        routing_no: uuid
      basic_auth:
        username: elastic
        password: ####
      url: http://10.0.1.2:9200/_bulk
      body_repeat_times: 5000
      body: "{ \"create\" : { \"_index\" : \"test-$[[suffix]]\",\"_type\":\"_doc\", \"_id\" : \"$[[uuid]]\" } }\n{ \"id\" : \"$[[uuid]]\",\"routing_no\" : \"$[[routing_no]]\",\"batch_number\" : \"$[[batch_no]]\", \"message\" : \"$[[message]]\", \"random_no\" : \"$[[suffix]]\",\"ip\" : \"$[[ip]]\",\"now_local\" : \"$[[now_local]]\",\"now_unix\" : \"$[[now_unix]]\" }\n"


分别启动压测:

[root@vm10-0-0-69 opt]# ./loadgen-linux-amd64  -c 100 -d 66000  -config loadgen2.yml
[root@vm10-0-0-117 opt]# ./loadgen-linux-amd64  -c 100 -d 66000  -config loadgen2.yml

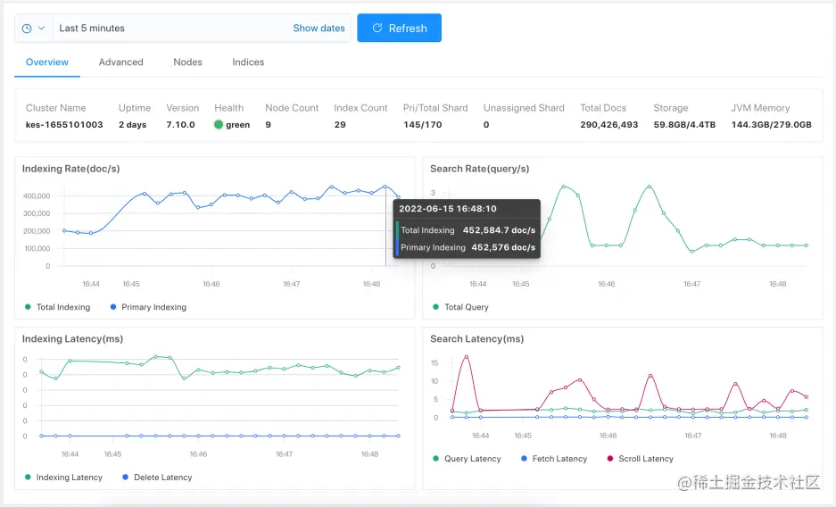
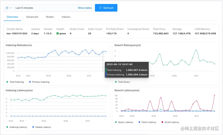
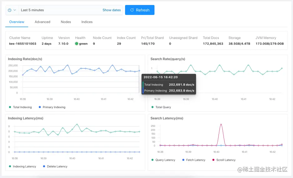
image(11).png 直接写 ES 的吞吐稳定在 ~600k eps,每个索引 3 分片。 image(12).png

网关 1C

走网关模式,先测试默认索引 3 分片的: image(13).png image(14).png

网关 2C

image(15).png image(16).png

网关 4C

image(17).png image(18).png

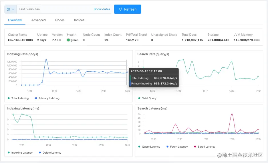
网关 6C

image(19).png

网关 8C

image(20).png image(21).png Loadgen 并发都调成 200:

[root@vm10-0-0-117 opt]# ./loadgen-linux-amd64  -c 200 -d 66000  -config loadgen1.yml

image(22).png image(23).png image(24).png 性能无提升,网关 CPU 吃不满。

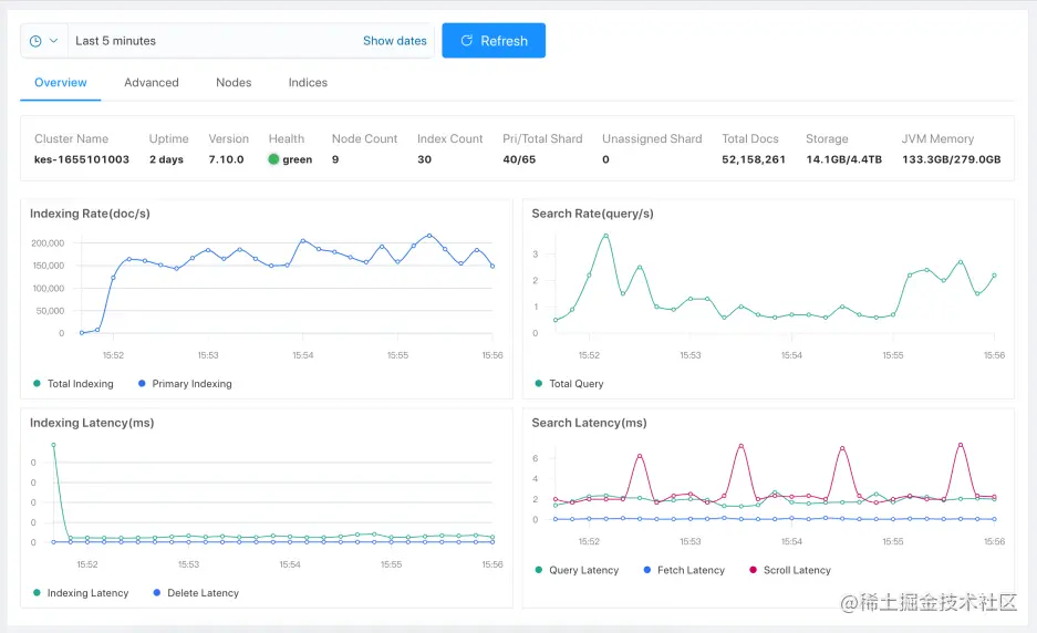
直写 ES - 32 分片

删除所有,并修改模板,默认 30 分片:

DELETE test-10
DELETE test-11
DELETE test-12
DELETE test-13
DELETE test-14
DELETE test-15

PUT _template/test
{
  "index_patterns": [
    "test*"
  ],
  "settings": {
    "index.translog.durability": "async",
    "refresh_interval": "-1",
    "number_of_shards": 30,
    "number_of_replicas": 0
  },
  "mappings": {
    "dynamic_templates": [
      {
        "strings": {
          "mapping": {
            "ignore_above": 256,
            "type": "keyword"
          },
          "match_mapping_type": "string"
        }
      }
    ]
  }
}

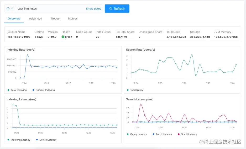
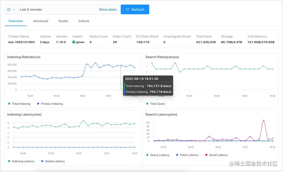
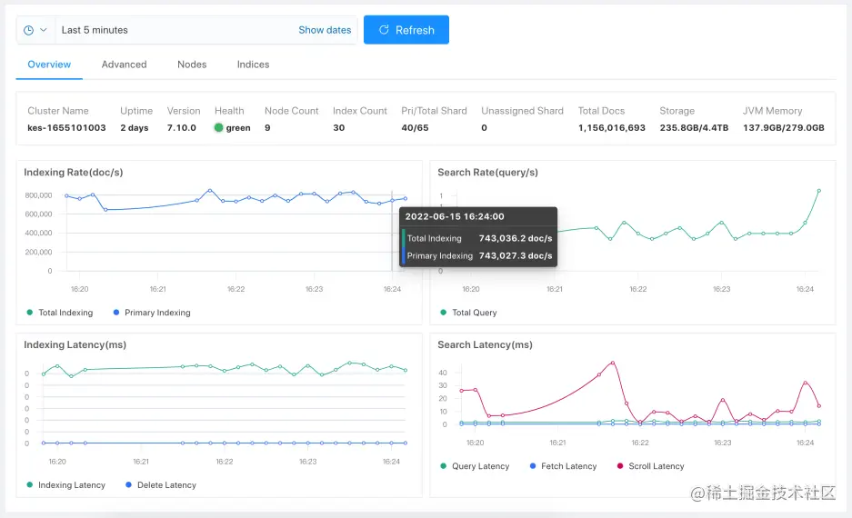
继续压测: image(25).png image(26).png 30 分片,直接 ES 稳定在 ~750k eps。

网关 1C - 32 分片

image(27).png image(28).png

网关 2C - 32 分片

image(29).png

网关 4C - 32 分片

image(30).png

网关 6C - 32 分片

image(31).png image(32).png image(33).png

网关 8C - 32 分片

image(34).png image(35).png image(36).png 流量和写入比较大。 开启压缩: image(37).png image(38).png image(39).png 修改消息压缩到磁盘: image(40).png image(41).png image(42).png 注意:开启流量或者磁盘压缩会耗费额外的开销,吞吐有一定的下降。

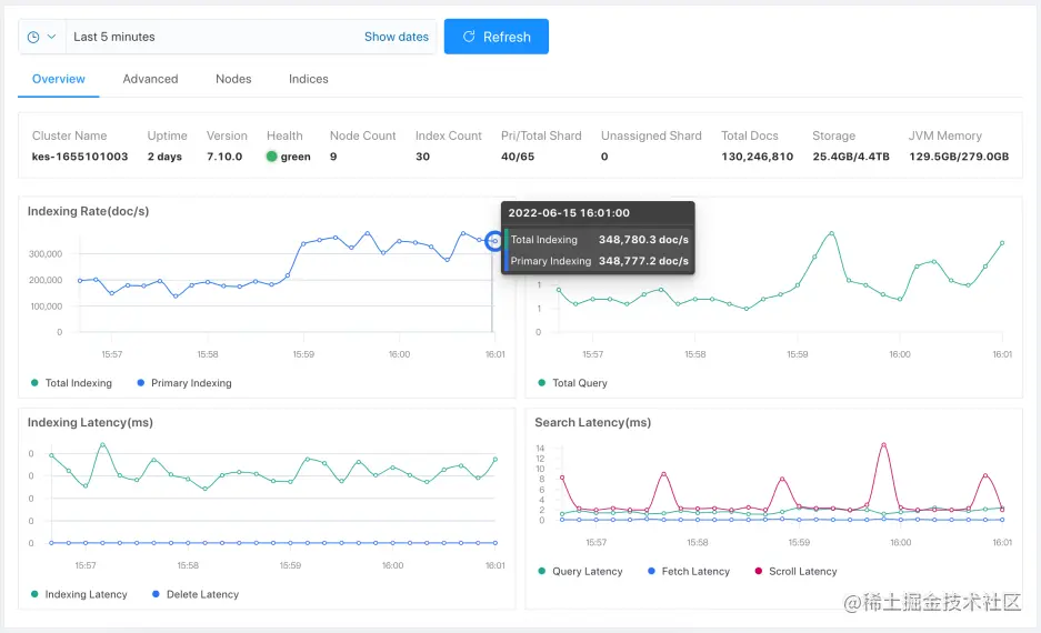
网关 12C - 32 分片

恢复去掉压缩,扩大 CPU 到 12C,吞吐没有变化,已到极限。 image(43).png

分片 Level

image(44).png image(45).png image(46).png

测试结果

3 分片* 4 索引, 直接写 ES 600k eps.

网关 CPU 核数吞吐能力 (events per seond)备注
网关 1C~180k
网关 2C~350k
网关 4C~650k
网关 6C~770k
网关 8C~930k后端 ES 处理能力已接近饱和

30 分片* 4 索引, 直接写 ES 750k eps.

网关 CPU 核数吞吐能力 (events per seond)备注
网关 1C~200k
网关 2C~400k
网关 4C~760k
网关 6C~1000k后端 ES 处理能力已接近饱和
网关 8C~930k后端 ES 处理能力已接近饱和

小结

网关性能强悍,使用简单,通过使用网关,有 30%~50%的吞吐提升。