《2023 最全热门服务器面板测评》

525 阅读7分钟

运维面板作为一种管理服务器和应用程序的工具,不仅可以帮助运维人员更高效地进行操作和监控,同时也在不同程度上为安全人员、开发人员、管理层和其他技术人员提供了价值和便利。

随着技术的发展,运维面板的种类和功能也在不断增加。 接下来将从运维面板的作用和发展方向及发展历程等方面对以往常见的一些面板以及新一代面板进行简单的分析,为大家在运维面板的选择方面提供更多的参考。

一、运维面板具备优势

● 高效:提供常用管理功能,如FTP、SSH、MySQL、WordPress等,便于管理服务器和应用程序。

● 及时:及时监控服务器和应用程序,帮助运维人员及时发现和解决问题。

● 可靠:避免因人为因素导致的故障和问题,从而提高了服务器和应用程序的可靠性。

二、运维面板发展方向

随着云计算和容器技术的发展,新一代的面板工具也有了新的发展方向:

● 安全化:能够有效防范黑客攻击和恶意软件入侵。

● 图形化:为用户提供更直观、易用的方式来管理和监控服务器。

● 轻量化:注重资源的优化利用,减少对系统的负荷。

三、常用面板测评

介绍完运维面板的一些基础信息之后,通过查阅大量资料,并对这几十款运维进行实际部署测试后,选取了其中几个在各个发展阶段具有代表意义的项目,接下来将对它们逐一进行介绍。【全文预告,建议看到最后!】

0x01 命令行

很久很久以前,大家对于服务器管理面板的需求还仅仅是一个 ssh client,通过 ssh 连接之后进行命令行操作。 前辈: Xshell,PuTTY 等

-Xshell

www.xshell.com Xshell 一款终端模拟器软件,主要用于远程登录和管理服务器。

● 优势: Xshell 提供了许多高级功能,如 SSH、SFTP 和 TELNET 协议支持、会话管理、安全性选项等,使用户能够方便地进行远程服务器操作。用户界面直观易用,提供了可自定义的外观和布局选项,允许用户配置和管理各种连接属性、键盘快捷键以及脚本宏,满足不同用户的个性化需求。

● 不足:Xshell 是一个运行在 Windows 平台上的软件,只有 Windows 系统才能用。仅限于终端操作,Xshell 主要面向命令行界面的远程访问和管理,对于图形化界面需求较高的任务(如文件浏览器、图形界面应用等),可能不太适合。

-PuTTY

www.putty.org/ PuTTY 是一个功能强大的 SSH 和 Telnet 客户端。

● 优点:使用 SSH 协议进行安全的远程访问,提供了可靠的加密保护,确保数据传输的安全性。除了 SSH 和 Telnet,PuTTY 还支持 Serial 和 Raw socket 连接等其他常见的远程协议,扩展了其适用范围和灵活性。

● 不足:用户界面相对简陋,缺少现代化的图形化界面和高级功能。与一些综合性的终端管理工具相比,PuTTY 的功能较为有限,不提供复杂的批量操作和配置管理功能。文件传输界面和功能相对简单,可能无法满足高级的文件传输需求。

新生代:Terminus(颜值即正义)

-Terminus

termius.com/

● 优势:是一款开源的终端管理工具,为开发者提供了在浏览器中使用命令行界面的能力。支持主题、配色方案、完全可配置的快捷方式、拆分窗格、标签记忆,支持集成的SSH客户端和连接管理器(支持x11转发)可以从不同的操作系统和设备访问远程命令行。 ​ ● 不足:没有中文的界面,与一些专门的远程终端工具相比,Terminus 的功能可能相对较为简化。

0x02 图形化

后来随着云服务器和个人博客的发展,每个人花十几块就能拥有一台服务器并且搭建个人的网站和博客。顺应市场的需求,涌现了一批以快速建站为核心的服务器面板工具。 前辈:宝塔,小皮等

-宝塔

https.www.bt.cn/

● 优势:在国内,宝塔面板备受欢迎,开源免费、不限制虚拟主机数量,支持多种云服务器和IT架构;官方文档资源丰富。具有Linux系统面板,可以安装LNMP、LAMP等环境,包括简单的备份、监控、定时计划,功能较为强大。

● 不足:绑定账户之后才能使用,实名账户登录比较麻烦,操作起来;且近几年收费越来越高;在资源占用及处理效率等方面,占用太多服务器性能完全谈不上轻量。

-小皮面板

www.xp.cn

● 优势:小皮面板是基于老牌的phpstudy WEB环境重架构推出的一款简洁的本地集成环境,相当于轻量级的宝塔面板,提供了基础的服务器管理功能,例如网站管理、数据库管理、FTP管理以及文件管理等。

● 不足:从功能上和用户体验看,小皮面板稍微有些凌乱,在可视化方面用户界面体验度不是特别好。

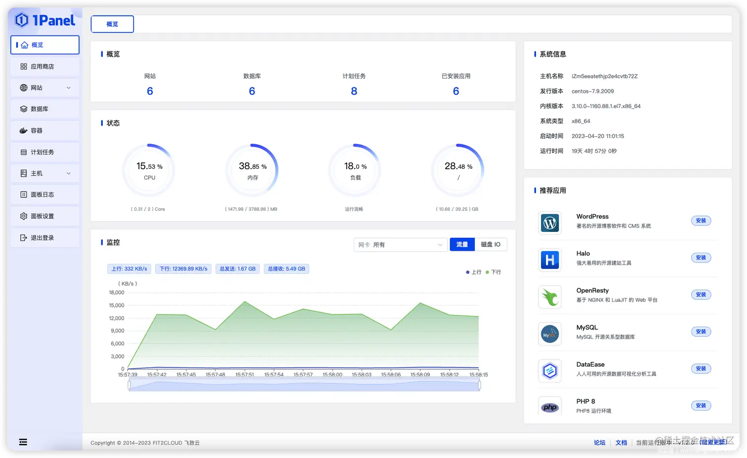
新生代:1Panel 等

-1panel

● 优势:比较新的一个开源 Linux 面板,云原生风格设计简洁清晰。支持多语言、可定制化和分布式架构。

● 不足:无法同时管理多个服务器,需要在每个服务器上另外安装;部署手册相对还不太完善,需要比较繁琐的安装流程。

0x03 全都想要?

随着网络环境发展,建站工具不再仅仅为了建站,还集成了更多的其他功能(安全扫描,waf,漏洞,资产,监控等等)所以这类产品就越做越重,1C1G 的服务器大部分资源都被“效率工具”占了。

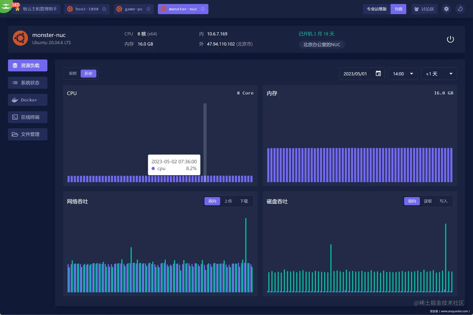
而且用户的需求也发生了改变,从单一的远程连接或建站变成了多云主机统一管理,家庭服务器无公网管理,资源使用监控告警,应用快速部署,Web Terminal,不需要开 22 端口。而且还要轻量级,不能占用服务器太多资源。 新生代:牧云 - 主机管理助手

-牧云·主机管理助手

collie.chaitin.cn/

牧云助手是一款简单轻量的主机管理软件

● 优势: -可以在任何有浏览器的设备上运行,安装十分简单,新手友好,一行命令搞定。 真正的轻量级,资源占比最小;界面清爽,操作流畅,功能基本满足各种运维需求,支持统一批量远程管理大量主机,不受操作系统或环境限制。

-在线终端支持配置默认登录账号,基本支持终端的所有功能,高效运维。而且它的在线终端还可以多人共享,这一点没在其他同类软件平台上见过。 ● 不足:功能还在丰富中,是一个处在成长期的工具,还有很多进阶功能依然要去做,比如文件管理支持的格式还比较少。

总之,运维面板在近年来一直在不断地发展,从简化服务器管理到引入高级功能,不断迭代和创新,只为提供更便捷、高效的服务器运维体验。

对于运维老手来说,除了一些主流面板,也可以去尝试一些新生代面板比如牧云助手、1panel 等;运维小白也可以从这些轻量级工具开始上手,更加符合新手的学习曲线。大家可以将以上的测评内容作为参考,根据自己需求选择最合适工具。