1Panel:简化Linux服务器运维管理的终极解决方案

503 阅读2分钟

大家好!在当今数字化时代,Linux服务器已成为许多企业和个人不可或缺的重要工具。然而,对于那些没有深入技术知识的人来说,Linux服务器的运维管理可能会变得复杂而困难。今天了,给大家介绍一款现代化、开源的 Linux 服务器运维管理面板1Panel。

官网地址

项目官网: 1panel.cn/

代码仓库: github.com/1Panel-dev/…

项目文档: 1panel.cn/docs/

官方体验地址: demo.1panel.cn/

在线安装

  • RedHat / CentOS

curl -sSL resource.fit2cloud.com/1panel/pack… -o quick_start.sh && sh quick_start.sh

  • Ubuntu

curl -sSL resource.fit2cloud.com/1panel/pack… -o quick_start.sh && sudo bash quick_start.sh

  • Debian

curl -sSL resource.fit2cloud.com/1panel/pack… -o quick_start.sh && bash quick_start.sh

我本地虚拟机使用的ubuntu22.04

_20230716162318.png

_20230716162318.png

需要注意的是在安装过程中我们如果要改默认端口号的话需要自己输入端口号,用户名,密码,如果服务器为安装docker,docker-compose 环境的话他会帮助我们安装

使用

  • 登录

使用终端中打印出来的地址用户名及密码登录系统,

_20230716180305.png

_20230716180305.png

_20230716180405.png

_20230716180405.png

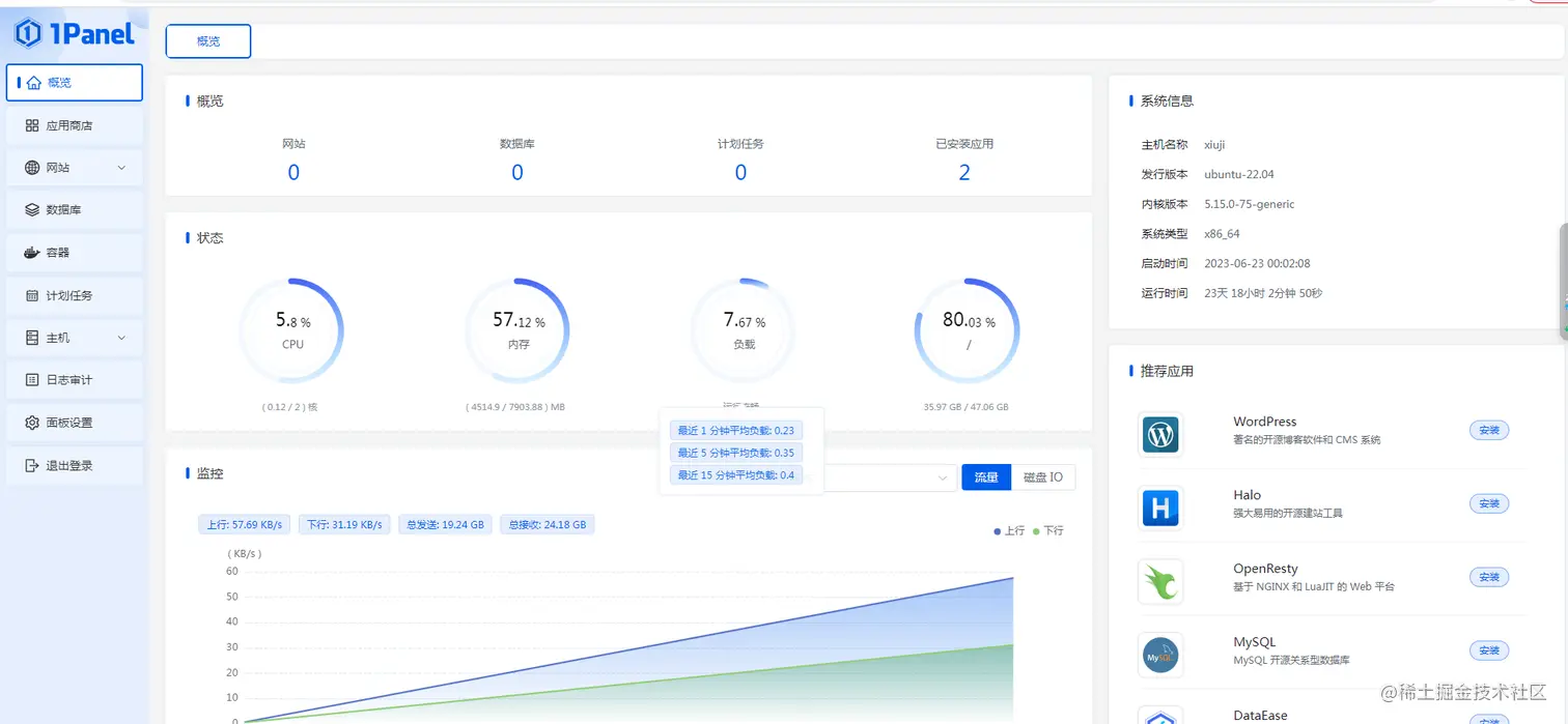
  • 概览

我们在概览中就可以看到我们服务器内存、cpu、磁盘等的使用情况

_20230716180506.png

_20230716180506.png

  • 应用商店

应用商店给我们提供了多款常用的应用,帮助我们安装、升级、备份和恢复应用。

_20230716180931.png

_20230716180931.png

  • 容器

提供了一系列的操作供我们管理容器

_20230716181314.png

_20230716181314.png

  • 计划任务

主要用于管理需要定时执行的任务,如定期执行某shell脚本、定期备份、定期访问url等,同时支持手动执行。

_20230716181035.png

_20230716181035.png

  • 主机

提供了文件、监控、终端、防火墙、进程管理、ssh管理等功能,具体可查看官网文档

终端如果是密码认证则需要在终端主机这设置服务器的用户和密码 _20230716181518.png

  • 日志审计

操作日志:主要记录当前面板操作的日志及状态,比如在面板上站点的添加,数据库的添加,支持资源及状态过滤。 登录日志:主要记录当前面板登录记录,可用于查询是否有人恶意登录和操作。 系统日志:于查看 1Panel 服务自身的运行日志,可用于开发人员等快速定位问题。

_20230716182114.png

_20230716182114.png

  • 面板设计 _20230716182339.png