怎样在 Grafana 中集成和可视化 Prometheus Metrics

524 阅读2分钟

怎样在 Grafana 中集成和可视化 Prometheus Metrics

文章转载于:devopscube.com/integrate-v…

prometheus-setup.jpg

Grafana是最好的开源可视化工具之一。它可以轻松地与Prometheus集成,实现所有目标指标的可视化。

在 Grafana 中可视化 Prometheus Metrics

在本指南中,我们将向您介绍以下内容。

  1. 安装和配置Grafana
  2. 给Grafana添加Prometheus数据源
  3. 创建Prometheus metrics 仪表盘
  4. 导入共享的Grafana仪表盘

要设置 Prometheus 和 Node exporter metrics,请按照以下教程进行:

  1. Linux上安装Prometheus
  2. 安装配置Node Exporter

安装和配置Grafana

Centos/Redhat

  1. 可以在官方下载页面获取最新的rpm下载链接并下载。
cd /opt
wget https://dl.grafana.com/enterprise/release/grafana-enterprise-10.0.2-1.x86_64.rpm
  1. 安装 rpm。
sudo yum localinstall grafana-enterprise-10.0.2-1.x86_64.rpm -y

Ubuntu/debian

  1. 下载debian包.
sudo apt-get install -y adduser libfontconfig
wget https://dl.grafana.com/enterprise/release/grafana-enterprise_10.0.2_amd64.deb
sudo dpkg -i grafana-enterprise_10.0.2_amd64.deb
  1. 安装
sudo apt-get install -y adduser libfontconfig
sudo dpkg -i grafana-enterprise_10.0.2_amd64.deb

配置Grafana

  1. 启动并启用Grafana服务器。
sudo systemctl start grafana-server
sudo systemctl enable grafana-server
  1. 通过端口3000访问grafana web UI。
http://<grafana_IP>:3000

默认用户名和密码为admin。登录后系统将提示您更改默认密码。

给Grafana添加Prometheus源

注意:确保Prometheus服务可以被Grafana服务器访问。

1.点击Grafana主页上的 "add source(添加源)"选项。

grafana-source.png

  1. 添加源名称、Prometheus端点详细信息并保存。

grafana-setting.png

从Prometheus源创建仪表盘

  1. 选择创建仪表盘选项,如下图所示:

grafana-create-dashboard.png

  1. 选择图表类型。您可以根据所需的可视化和仪表盘类型选择类型。

prometheus-graph-selection.png

  1. 从面板顶部选择编辑选项。

grafana-edit-panel.png

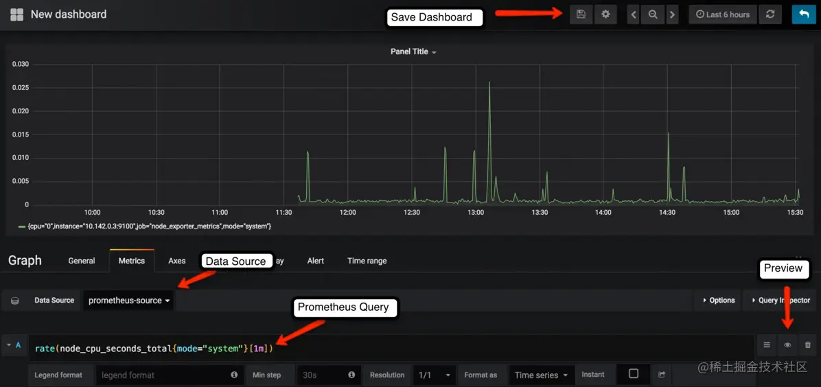
  1. 选择 Prometheus 数据源,并在度量选项卡下输入需要绘制图表的 Prometheus 表达式。您可以使用预览按钮预览图表。在常规选项卡下,可以为仪表盘指定名称。预览后保存仪表盘。

在下面的示例中,我们给出了每分钟计算CPU秒数的表达式:

prometheus-dashboard-source-and-preview.png

您可以在主页选项下找到所有已保存的仪表盘:

grafana-home.png

grafana-dashboard.png

此外,您还可以根据自己的需要将仪表盘归类到不同的文件夹中。

grafana-create-folders.png

导入预先设定好的Grafana仪表盘模板

可以将预先设定好模板导入到您的Grafana服务器。

也可以从Grafana社区中找到所有共享的仪表盘:

比如:grafana.com/grafana/das…

1.选择导入选项,如下图所示:

grafana-import.png

2.以下是支持的导入选项。您可以添加从grafana网站获取的仪表盘ID、上传json或在文本框中粘贴json。

grafana-dashboard-import-options.png

3.添加模板名称、Prometheus 源、目标仪表盘文件夹,然后单击导入。

prometheus-grafana-import-options.png