牛刀低代码开发实战—物联网车载大气监测

194 阅读6分钟

       物联网车载大气监测通过采集安装在出租车上的车载移动监测设备数据,对数据进行加工处理,实现监测数据地图展示、污染云图绘制,区域/街道污染排名、污染事件统计分析,从而更好地了解和掌握城市大气环境的变化和趋势。

一、功能描述

1、实时监测地图

       实时监测: 地图可以实时显示当前城市大气环境的数据,如空气质量、气象、环境噪声等,用户可以通过地图进行实时监测。

       区域划分: 地图可以将城市划分为不同的区域,用户可以通过选择不同的区域来查看该区域的大气环境数据。

       数据对比: 地图可以将不同区域或不同时间段的数据进行对比,用户可以通过数据对比更好地了解大气环境的变化趋势。

       预警功能: 地图可以根据大气环境数据的变化趋势进行预警,当数据超出预设阈值时,可以发出警报。

实现效果:

图片

2、历史监测数据查询

       数据查询: 用户可以通过时间范围、类型等条件来查询历史数据。查询结果可以以表格或图表的形式展现,方便用户查看和分析。

       数据分析: 针对历史数据,可以提供一些数据分析工具,如趋势分析、异常检测等,帮助用户了解大气污染的变化趋势和异常情况。

       报表生成: 用户可以根据需要选择时间范围、类型等条件,进行数据的汇总和分析。

       数据导出: 用户可以将数据导出,以便进行更深入的分析和处理。

实现效果:

图片图片

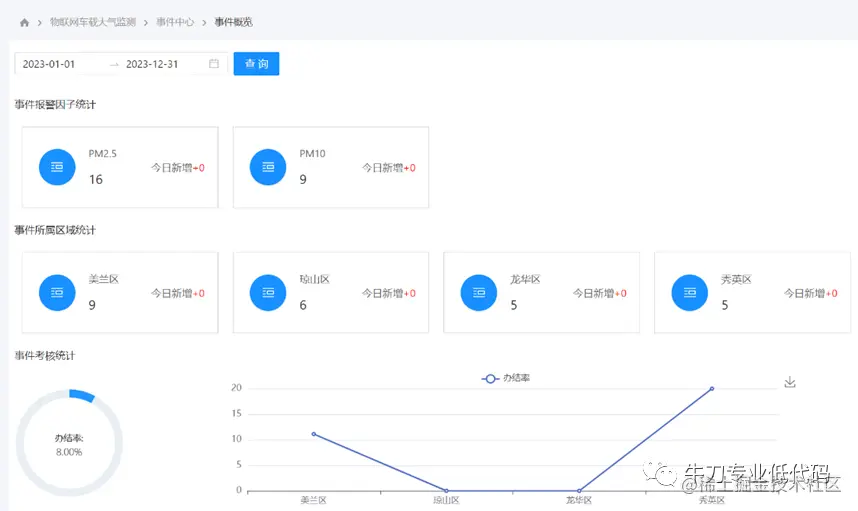
3、事件处理

       告警事件接收: 当监测到某个地区的大气污染超过预设阈值时,系统会自动触发告警事件处理流程。

     告警事件处理: 当系统接收到告警事件时,自动触发相应的事件处理流程。处理流程包括事件的分类、评估、分析和处理等环节,以便快速、准确地处理告警事件。

       事件分析: 对告警事件进行分析,包括事件的原因和趋势等,以便为后续的环境监测和管理提供参考。

       事件处理: 根据事件的严重程度和影响范围,制定相应的应对措施,以减少事件对环境的影响。

实现效果:

图片

图片

图片

二、实现思路

       牛刀专业低代码平台采用业务模型驱动设计模式,提供数据建模、服务建模、流程建模、页面建模等模型设计工具,既可以通过可视化界面来定义数据模型、定义模型中的字段、建立数据库表与表之间的关系,以及设置数据模型的规则;也可以基于可视化界面来构建用户界面和定义流程,并自动生成对应源码,可以通过本地IDE或云IDE修改代码的方式来扩展功能。

(1)创建企业门户应用

       根据应用模板中的“企业门户”应用模板创建门户应用,并初始化。

(2)创建工作流应用

       根据应用模板中的“工作流”应用模板创建应用,并在门户中通过自动注册的方式注册服务

(3)数据模型定义

       根据本案例需求,需要新建的数据集类型有动态数据集、SQL数据集和静态数据集,建好数据集之后生成和导入模拟数据。

(4)页面设计

       事件处理页面有流程处理,需要基于包含流程的页面模板创建,快速生成可以操作数据模型的页面;其他页面为空白页面模板创建。

工作流定义        在创建事件处理页面的同时会自动生成一个简单流程,我们基于自动生成的简单流程进行开发。

外部API调用

       实时地图页面需要集成外部地图API,可以通过少量代码实现。

外部组件集成

       可以方便地集成外部组件,本案例集成了Highcharts图表组件。

(5)代码提交

       平台默认使用git进行开发协作管理

(6)应用发布

       应用的编译、构建、发布过程是自动化的,发布后在门户中查看。

三、平台功能应用

       1 、牛刀专业低代码平台支持使用内置页面模板新建页面,可以快速生成功能页面;用户也可以创建自己的页面模板。

       本案例的事件处理需要使用审批流程,使用包含流程的 “单表流程”页面模板创建新页面,可快速生成可用的表单项和简易流程。

图片

图片

       2 、牛刀专业低代码平台支持通过动态数据集、视图、SQL、存储过程、服务等方式创建数据模型。

       本案例使用SQL数据集统计办结率,可以轻松实现对业务数据进行复杂统计分析。

图片

       3 、牛刀专业低代码平台支持通过可视化的方式开发服务,并同步生成源代码,对于复杂的业务需求,可以在自动生成源代码的基础上,通过修改源代码实现。

       本案例中,首先需要通过可视化方式开发“自动告警事件”服务,并修改源代码设置告警状态和触发事件处理流程,在产生告警数据后,自动调用该服务,同时事件处理流程启动。

图片

图片

       4 、牛刀专业低代码平台具有一流的开放性,可以方便地集成第三方前端库。

       本案例集成了JavaScript图表库Highcharts,用来显示时序图和地图。

图片

图片

图片

关于此案例的更多内容,请点击以下链接进行查看:

01-牛刀专业低代码开发实战—物联网车载大气监测—需求

02-牛刀专业低代码开发实战—物联网车载大气监测—系统演示

03-牛刀专业低代码开发实战—物联网车载大气监测—大气监测功能开发

04-牛刀专业低代码开发实战—物联网车载大气监测—查询统计开发