基于spring cloud alibaba的低代码核心工具,jvs-logic逻辑引擎

76 阅读4分钟

在现代企业管理中,决策扮演着至关重要的角色。然而,随着业务规模的扩大和数据量的增加,人工决策变得越来越困难和耗时,而且容易受到主观因素的影响。逻辑引擎的出现为企业提供了一种高效、准确的决策推理工具,能够以逻辑方式处理和分析大规模数据,并在复杂条件下制定最佳决策方案。相信关注低代码的小伙伴们一定也非常关注逻辑引擎的能力,本文将介绍逻辑引擎的原理及优势等等。

逻辑引擎作为低代码平台的核心组件之一,它负责处理和执行应用程序中的逻辑规则和业务逻辑。它可以理解和执行开发者定义的条件、流程和动作,从而控制应用程序的行为和响应。

通过逻辑引擎,开发人员使用可视化工具或简单的表达式语言来定义应用程序的逻辑,从而替代大量代码的编写。通常提供了丰富的内置函数和操作符,使开发人员能够快速实现复杂的逻辑和业务规则,开发人员可以利用这些功能来快速构建应用程序。同时,逻辑引擎提供了一种可视化的方式来定义和管理应用程序的逻辑规则,使得逻辑的修改和维护变得更加容易。开发人员可以通过简单的拖拽和配置操作来修改逻辑规则,而不需要修改大量的代码,这提高了应用程序的灵活性和可维护性。

最后,在实时反馈和调试功能层面,我们可以及时的检测和修复逻辑错误。帮助我们更早地发现和解决问题,提高开发的效率和质量。

我们以当前非常活跃的支持私有化部署、支持源码级交付的JVS逻辑引擎来展开看看:

1、可视化配置界面。

引擎提供了简单易用且功能丰富的可视化配置界面,方便用户对业务逻辑配置和管理应用程序。

2、数据模型和存储

逻辑引擎需要支持定义和管理数据模型,以便能够处理和存储输入数据和输出结果,可以便捷的快速的操作数据处理的相关组件。

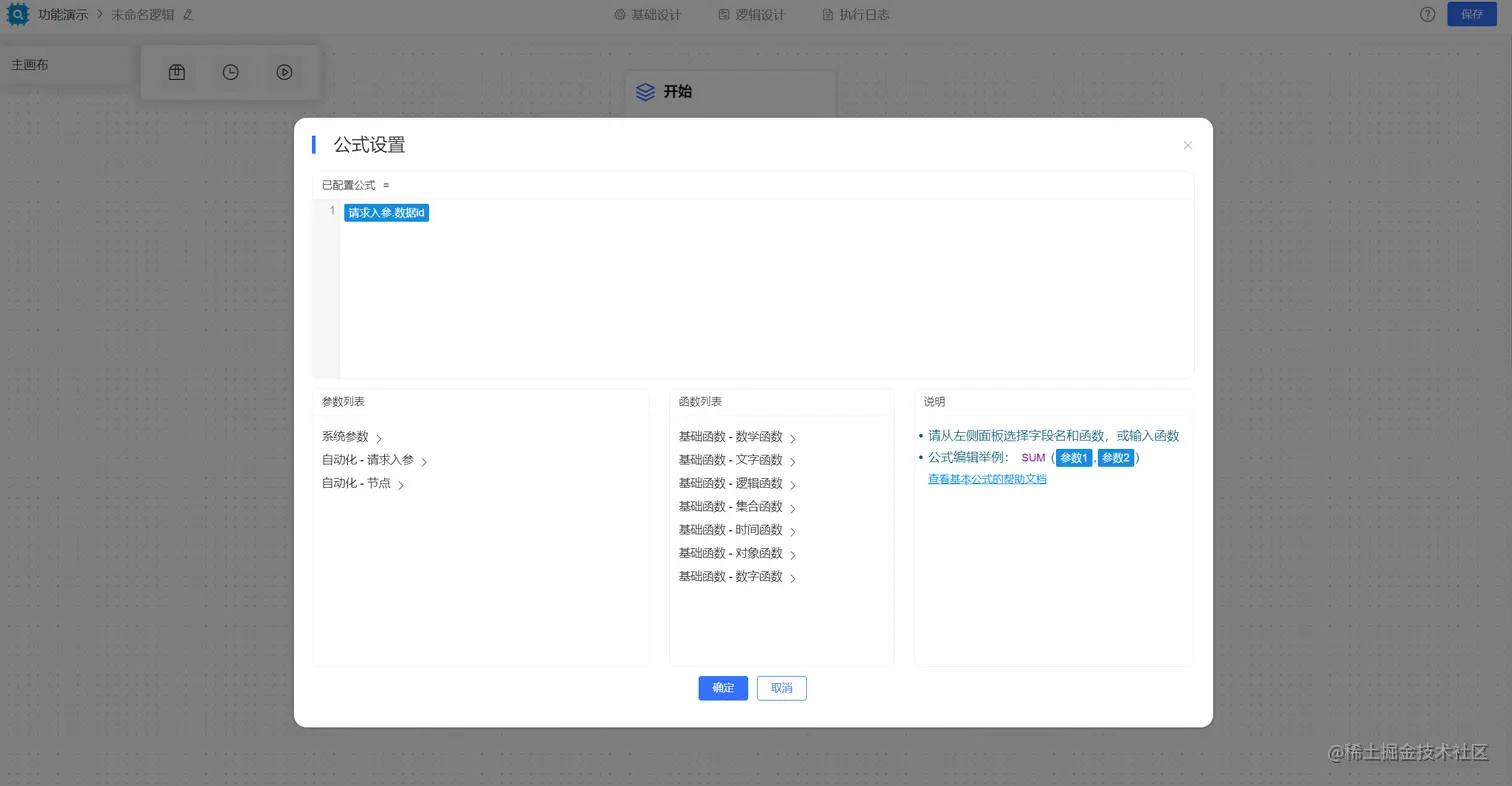
3、条件和规则编辑器

逻辑引擎应该提供易于使用的动态条件和规则编辑器,使得用户可以方便地定义和修改规则和条件,以满足不同的业务需求。

4、支持多种业务模式流转

需要支持定义业务流转的过程、分支、循环等多种方式,以支持各种复杂业务场景。

分支条件在使用时,可以通过入参、动态变量等多种数据,联合系统内部提供的多种函数实现各种动态判断条件。

支持循环的处理模式:

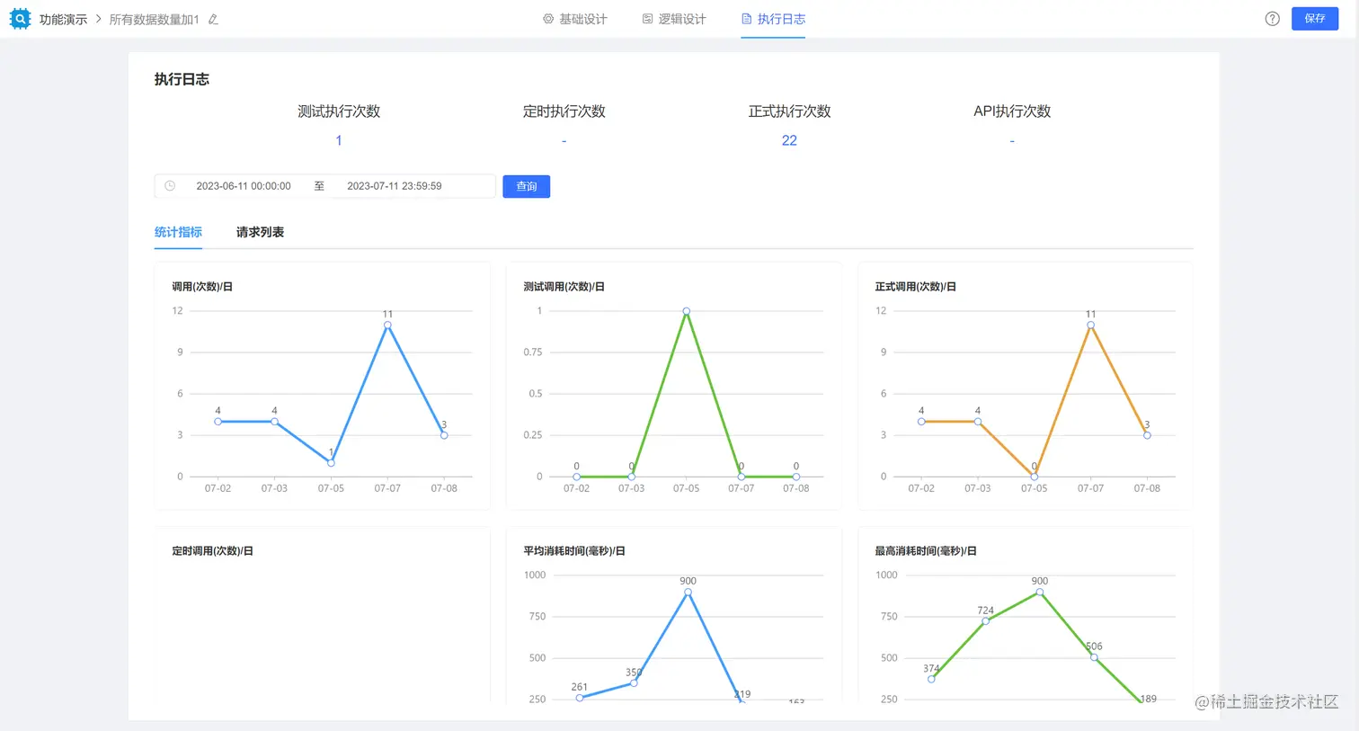
5、异常处理和错误日志记录

逻辑引擎需要提供异常处理和错误日志记录机制,以便及时发现和解决问题,保证系统的稳定性和可靠性。

6、组件扩展能力与外部系统对接能力

逻辑引擎提供了可扩展的组件能力,并且可以对外提供API接口,也可以将API的接口快速封装。

可以给其他应用或者程序提供API

可以调用其他程序的API服务,只需要做简单的扩展集成

7、支持在线调试与历史数据回放,在使用调试的时,可便捷的调试逻辑的正确性。

逻辑引擎在低代码开发中扮演着非常重要的角色,它可以简化开发过程、提高开发效率、支持可维护性和灵活性,并提供实时反馈和调试能力。JVS逻辑引擎不仅可以独立私有化部署,还可以采用源代码集成到现有的业务框架中,它可以帮助我们更好地理解和解决各种问题,从而提高我们的决策效率和准确性。快来私有化部署体验吧:​​gitee.com/software-mi…