七 【实战】 更换前端框架vue-manage-system

401 阅读1分钟

今天在折腾 element-plus-admin 时发现几个问题。

  1. 文档不全。
  2. stars 只有几百。
  3. 一年多未更新。

庆幸只接了几个简单的接口。上github 再搜了一轮。按stars 排序,重新找了一下。

image.png

搜索后选择项

编号github地地stars & forks最近更新时间文档
1github.com/lin-xin/vue…17.1 KDec 17, 2022简易md
2github.com/pure-admin/…9.2K2 days ago保姆级文档

ui 效果

lin-xin/vue-manage-system

演示地址。 lin-xin.gitee.io/example/wor… image.png

image.png image.png

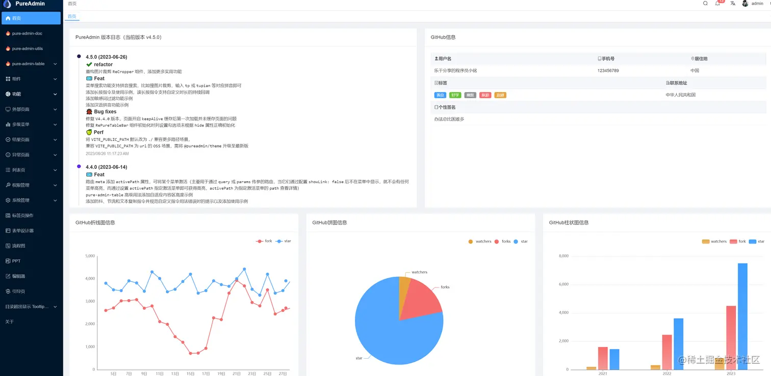
pure-admin/vue-pure-admin

yiming_chang.gitee.io/vue-pure-ad…

image.png

image.png

image.png

出于个人偏好。

选择 lin-xin/vue-manage-system lin-xin/vue-manage-system 简单够用,权限,表单 ,列表,上传等与edu saas 比较匹配。

pure-admin/vue-pure-admin 块头过大。精简版 ,又过于精简。(权限设置,表单,列表,搜索这些估计要花很长时间整) 后续时间 多了再玩这个。