helm快速部署loki

811 阅读1分钟

loki简介

Grafana Loki 是一组组件,可以组合成一个完整的日志堆栈。

与其他日志系统不同,Loki 的设计理念是只索引日志的元数据:标签(就像 Prometheus 标签一样)。日志数据本身则会被压缩并分块存储在对象存储中,如 S3 或 GCS,甚至可以存储在本地文件系统中。一个小的索引和高度压缩的数据块简化了操作,并大大降低了 Loki 的成本。

准备

安装

导入bitnami repo

helm repo add bitnami https://charts.bitnami.com/bitnami
helm repo update

准备chart values

完整的原始值可以通过helm命令查看

helm show values bitnami/grafana-loki

需要修改的地方

global:
  storageClass: "${YourStorageClass}"

compactor:
  persistence:
    size: 20Gi

ingester:
  persistence:
    size: 20Gi

querier:
  persistence:
    size: 20Gi

ruler:
  persistence:
    size: 20Gi

执行安装

helm install ${RELEASE_NAME} bitnami/grafana -f values.yaml

使用

添加 data source

打开 Grafana,找到 Data sources,添加 datasource,选择 loki。

image.png

url 填入 http://${RELEASE_NAME}-grafana-loki-gateway

RELEASE_NAME 是 helm 安装名称

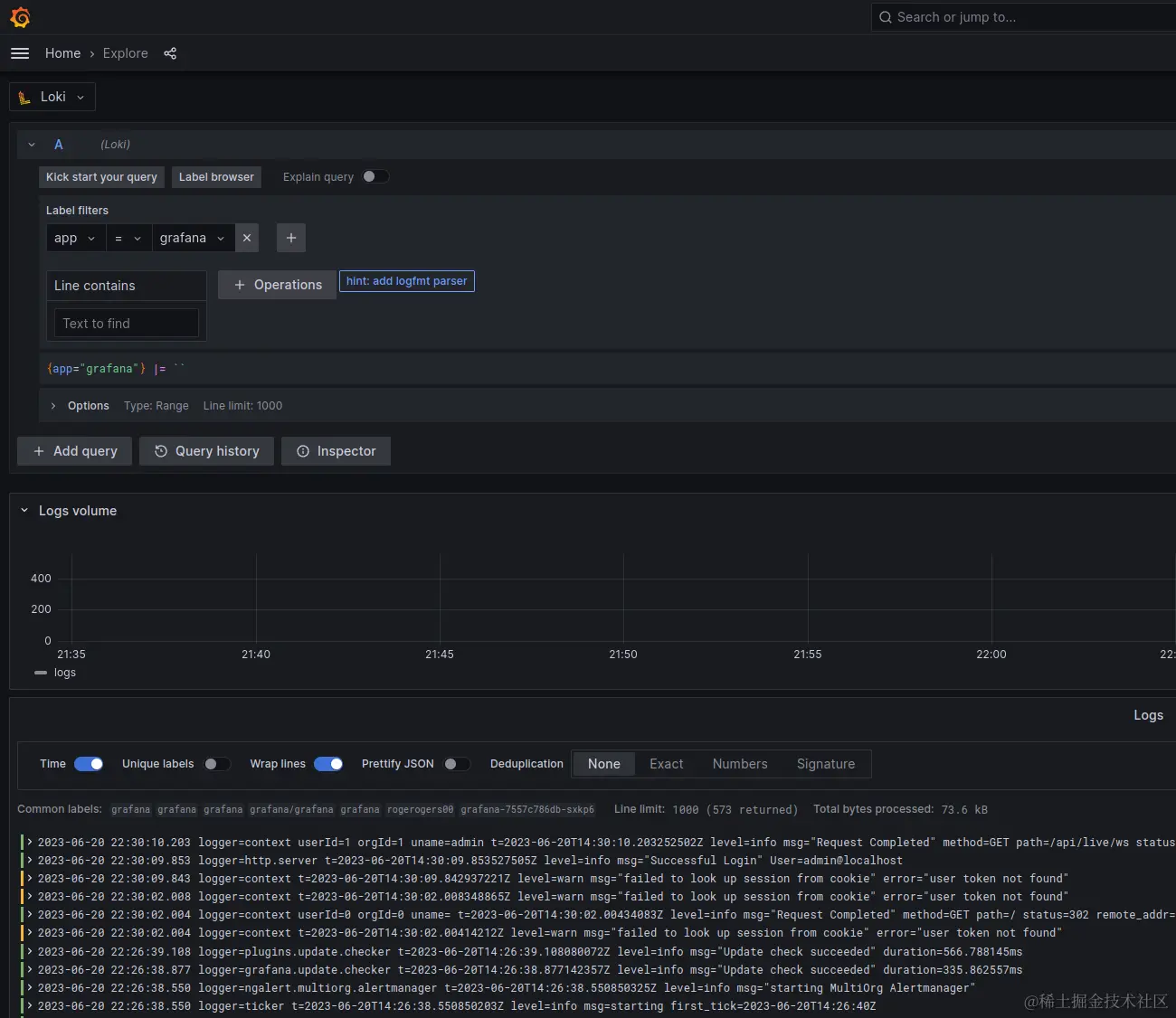
打开 explore

Datasource 选择 loki,选择 label app="grafana",就可以看到 grafana 应用输出到console的日志了,loki 默认收集了容器输出到 console 的日志,如果需要收集容器里的文件日志,需要配置其他日志收集方式。

image.png

总结

现在我们可以愉快地使用 loki + grafana 查看容器日志了,loki 是一个比较轻量的日志收集方案,配置比较简单,使用起来比较方便,非常适合日常使用。