夜莺监控之Categraf监控VMwareVSphere

763 阅读10分钟
  1. 之前一直在使用开源的虚拟化软件PVE(Proxmox VE),突然有一天网桥莫名其妙的出幺蛾子,周末鼓捣了半天,谷歌百度也找不到对应的解决方案,重新安装烦的不行,后来一怒之下就换了VMwareVSphere7.0,不得不说,VMware的稳定性与实用性是真的赞,奥利给!
  2. 但是有了虚拟化,怎么监控性能与告警呢?当前的监控产品样式繁多,到底选择谁好呢?那这里就不得不提当前开源易用性好、扩展能力强、采集插件多、告警通道广的监控系统:Nightingale(后面简称夜莺监控),这里并不是说其他的监控不好用,众家各有所长,这里只对夜莺做监控做讲解,不喜勿喷哈~

Nightingale简介

夜莺监控 夜是一款开源云原生观测分析工具,采用 All-in-One 的设计理念,集数据采集、可视化、监控告警、数据分析于一体,与云原生生态紧密集成,提供开箱即用的企业级监控分析和告警能力。已有众多企业选择将 Prometheus + AlertManager + Grafana 的组合方案升级为使用夜莺。夜莺于 2020 年 3 月 20 日,在 github 上发布 v1 版本,已累计迭代 100 多个版本。

夜莺最初由滴滴开发和开源,并于 2022 年 5 月 11 日,捐赠予中国计算机学会开源发展委员会(CCF ODC),为 CCF ODC 成立后接受捐赠的第一个开源项目。夜莺的核心研发团队,也是 Open-Falcon 项目原核心研发人员。针对Nightingale的更多详细介绍、安装配置都在这里了,请访问官方文档,在这里就不过多叙述了。

Categraf简介

Categraf 是一个监控采集 Agent,类似 Telegraf、Grafana-Agent、Datadog-Agent,希望对所有常见监控对象提供监控数据采集能力,采用 All-in-one 的设计,不但支持指标采集,也希望支持日志和调用链路的数据采集。来自快猫研发团队,和 Open-Falcon、Nightingale 的研发是一拨人。categraf的代码托管在 github:github.com/flashcatclo…

前面针对夜莺监控与采集器Categraf的介绍都是摘自Flashcat官方文档中的章节,仅以抛砖引玉,让大家可以对夜莺监控Categraf有更多的了解,同时,如果你现在正在稳定性建设、故障发现、故障定位等问题而烦恼,可以联系快猫星云(开源监控引领者,故障定位真帮手),下面是官方公众号: flashcat

言归正传:今天讲解一下如何使用Categraf采集监控VSphere的指标数据,上报给夜莺监控V6,并在夜莺监控V6上配置VSphere监控仪表盘以及告警;

今天针对VSphere监控主要涉及到四个环节:

  1. 监控对象安装、配置:VSphere的安装与简单配置;

针对VSphere安装包,官方下载太慢了,可以在后台回复【VSphere7.0】获取ESXi和vCenter不百度云下载地址。

  1. 监控组件安装、配置:夜莺监控V6的安装与配置

这里仅以V6做讲解,不对V5安装、配置做说明;

  1. 采集组件安装、配置:Categraf采集与VSphere大盘配置;

安装Categraf采集器,使用采集插件inputs.vsphere采集vcenter指标数据,上报夜莺监控;

  1. 夜莺监控WEB页面配置:在WEB页面配置监控数据源并导入VSphere大盘、配置告警;

在夜莺监控的仪表盘配置数据源、使用导入功能,展示当前采集VSphere监控数,配置告警、触发告警;

VSphere安装、配置

服务器配置:

主板 : 华南X99-CH8

CPU : E5 2680V3

内存 : 镁光32G DDR4x4pc4 * 6

硬盘 : SSD 480G & SSD 1T

网卡 : 博通BCM5720

安装ESXi

安装之前,确认下你的网卡是否支持VMware,如果是螃蟹网卡,需要单独加网卡,否则会卡在网卡no found的界面,我的就是单独买的BCM5720解决的这个问题,如下图:

adapters-no-found

在后台获取到下载地址,下载好7.0ESXi安装文件烧录到U盘,烧录过程自行Google吧!

烧录完成后,进入BIOS修改为U盘启动,会得到如下界面:

esxi-01

esxi-02

esxi-03

esxi-04

esxi-05

esxi-06

esxi-07

esxi-08

esxi-09

esxi-10

esxi-11

esxi-12

esxi-13

至此ESXi安装完成,关于如何设置使用域名与替换SSL证书以及如何安装操作系统,这里就不叙述了,自行Google吧!

安装vCenter

vCenter安装就比较简单了,因为支持使用安装包导入镜像,很方便,可以提前把安装VCSA的ISO上传到ESXi上;

在ESXi安装一个WIN10,把VCSA安装包上传到数据存储的目录里,如下图:

vcenter-01

然后再WIN10里面安装vCenter,如下图;

vcenter-02

vcenter-03

vcenter-04

vcenter-05

vcenter-06

vcenter-07

vcenter-08

vcenter-09

vcenter-10

vcenter-11

vcenter-12

至此,vCenter安装完成里,使用administrator@vcenter.unixsre.com用户密码跟密码登录,导入ESXi的主机很简单,这里就不叙述了。

vcenter-13

vcenter-14

vcenter-15

夜莺监控安装、配置Prometheus、VictoriaMetrics数据源、ES数据源

操作系统使用的是Ubuntu18.04,CentOS7.9也一样,因为只是为了测试,所以使用docker-compose启动的,使用nginx反向代理,如果是生产环境还是建议使用二进制部署,如果你对docker-compose够熟悉,可以忽略。

下载源码,可能会出现访问不了GitHub或者Dockerhub的情况,可以提前下载好,上传到服务器上。

# 安装一些工具与docker
apt install  -y vim net-tools vim wget telnet docker-ce docker-compose nginx
cd /opt
wget https://download.flashcat.cloud/n9e-v6.0.0-ga.9.2-linux-amd64.tar.gz
mkdir /opt/nightingale
tar xf n9e-v6.0.0-ga.9.2-linux-amd64.tar.gz -C /opt/nightingale
cd /opt/nightingale/docker
docker-compose up -d 
/opt/nightingale/docker# docker-compose up -d
[+] Building 0.0s (0/0)                                                                                                                          
[+] Running 6/6
 ✔ Container prometheus  Started                           0.9s 
 ✔ Container mysql       Started                           0.9s 
 ✔ Container redis       Started                           0.9s 
 ✔ Container ibex        Started                           1.1s 
 ✔ Container n9e         Started                           1.2s 
 ✔ Container categraf    Started                           1.2s 
# 启动完成可以查看一下启动的容器信息
/opt/nightingale/docker# docker-compose  ps
NAME                IMAGE                              COMMAND                  SERVICE             CREATED              STATUS              PORTS
categraf            flashcatcloud/categraf:latest      "/entrypoint.sh"         categraf            About a minute ago   Up About a minute   
ibex                ulric2019/ibex:0.3                 "sh -c '/wait && /ap…"   ibex                About a minute ago   Up About a minute   
mysql               mysql:5.7                          "docker-entrypoint.s…"   mysql               About a minute ago   Up About a minute   
n9e                 flashcatcloud/nightingale:latest   "sh -c '/wait && /ap…"   n9e                 About a minute ago   Up About a minute   
prometheus          prom/prometheus                    "/bin/prometheus --c…"   prometheus          About a minute ago   Up About a minute   
redis               redis:6.2                          "docker-entrypoint.s…"   redis               3 days ago           Up About a minute

# categraf 采集器,默认不开启端口
# ibex 自愈服务端组件
# n9e 夜莺监控组件(v6已经把webapi与server整合到一起了,更为便捷与方便维护了)
# prometheus Prometheus时序数据库,存储指标;
# redis 存储JWT等信息

下面进行使用NGINX反向代理夜莺监控,SSL证书可以去申请一年的免费证书即可,然后上传到/etc/nginx/ssl_certs下面;

ll /etc/nginx/ssl_certs
-rw-r--r-- 1 root root 1675 Jun  11 17:16 n9e.unixsre.com.key
-rw-r--r-- 1 root root 3801 Jun  11 17:17 n9e.unixsre.com.pem
cat /etc/nginx/sites-available/n9e.unixsre.com
upstream N9E_Node {
    # n9e app upstream
    server 127.0.0.1:17000;
    keepalive 64;
}
server {
    listen 80;
    server_name n9e.unixsre.com;
    rewrite ^(.*)$ https://${server_name}$1 permanent; 
}

server {
        listen 443;
        server_name n9e.unixsre.com;
        ssl on;
        ssl_certificate   /etc/nginx/ssl_certs/n9e.unixsre.com.pem;
        ssl_certificate_key  /etc/nginx/ssl_certs/n9e.unixsre.com.key;
        ssl_session_timeout 5m;
        ssl_ciphers ECDHE-RSA-AES128-GCM-SHA256:ECDHE:ECDH:AES:HIGH:!NULL:!aNULL:!MD5:!ADH:!RC4;
        ssl_protocols TLSv1 TLSv1.1 TLSv1.2;
        ssl_prefer_server_ciphers on;

        location / {
                # First attempt to serve request as file, then
                # as directory, then fall back to displaying a 404.
                # try_files $uri $uri/ =404;
                proxy_pass http://N9E_Node/;
        }
}

至此,夜莺监控安装完成了,这里仅做测试,如果你是生产的话,根据自己的实际情况进行架构设计,比如采用流行的时序库VictoriaMetrics,进行集群部署,下面是逻辑架构图:

架构图

现在登录夜莺WEB页面:n9e.unixsre.com进行配置数据源,账号密码:root/root.2020,密…

n9e-001

数据源页面

n9e-002

Prometheus数据源配置

n9e-003

VictoriaMetrics数据源配置

n9e-004

ES数据源配置

n9e-005

n9e-006

至此,夜莺监控的V6到此就安装完成了,这里面有很多新功能,请浏览官方V6文档:flashcat.cloud/docs/conten…

Categraf采集器安装、配置采集VSphere指标

Categraf的配置相对简单,没那么复杂,就config.toml跟inputs.vsphere插件的配置,主配置文件参数:flashcat.cloud/docs/conten…

cd /opt
wget https://download.flashcat.cloud/categraf-v0.3.12-linux-amd64.tar.gz
mv categraf-v0.3.12-linux-amd64 categraf
cd categraf/
cat conf/config.toml
# 因为测试环境,这里主要调整的就3个参数,
1. 上报的指标label为主机名
2. 写入地址为n9e地址,默认端口为17000;
3. 心跳配置默认也是开启的,这会控制基础设施中的上报实例的心跳时间、资源监控
[global]
hostname = "$hostname"
[[writers]]
url = "http://127.0.0.1:17000/prometheus/v1/write"
[heartbeat]
enable = true
url = "http://127.0.0.1:17000/v1/n9e/heartbeat"

下面的配置插件vsphere的配置,categraf已经集成好了,直接可以监控当前的ESXi主机已经vm资源的CPU、内存、负载、磁盘,只需要改如下5个参数就完成监控配置了:

  1. vcenter = vcenter.unixsre.com/sdk
  2. username = administrator
  3. password = 1234456780@.123#
  4. use_tls = true
  5. insecure_skip_verify = true
  6. 添加实例标签、集群标签上报给夜莺,仪表会使用到集群的这个label;

其他的可以保持默认就可以。

cat /opt/categraf/conf/input.vsphere/vsphere.toml
[[instances]]
  labels = { instance="192.168.11.111", clustername="Datacenter" }
  ##  vCenter URLs to be monitored. These three lines must be uncommented
  ## and edited for the plugin to work.
  vcenter = "https://vcenter.unixsre.com/sdk"
  username = "administrator@vcenter.unixsre.com"
  password = "1234456780@.123#"
...
  use_tls = true
  # tls_ca = "/path/to/cafile"
  # tls_cert = "/path/to/certfile"
  # tls_key = "/path/to/keyfile"
  ## Use SSL but skip chain & host verification
  insecure_skip_verify = true
...
# 启动categraf
cp /opt/categraf/conf/categraf.service /lib/systemd/system/categraf.service
systemctl enable categraf.service
systemctl start categraf.service
6:10:55 vm-177 categraf[28170]: 2023/06/12 16:10:55 metrics_agent.go:273: I! input: local.self_metrics started
Jun 12 16:10:55 vm-177 categraf[28170]: 2023/06/12 16:10:55 metrics_agent.go:273: I! input: local.sockstat started
Jun 12 16:10:55 vm-177 categraf[28170]: 2023/06/12 16:10:55 metrics_agent.go:273: I! input: local.system started
Jun 12 16:10:55 vm-177 categraf[28170]: 2023/06/12 16:10:55 client.go:268: W! Option query for maxQueryMetrics failed. Using default
Jun 12 16:10:55 vm-177 categraf[28170]: 2023/06/12 16:10:55 client.go:278: I! vCenter version is:  7.0.3
Jun 12 16:10:55 vm-177 categraf[28170]: 2023/06/12 16:10:55 endpoint.go:321: D! Running initial discovery
Jun 12 16:10:56 vm-177 categraf[28170]: 2023/06/12 16:10:56 finder.go:78: I! Find(Datacenter, /*) returned 1 objects
Jun 12 16:10:56 vm-177 categraf[28170]: 2023/06/12 16:10:56 finder.go:78: I! Find(ClusterComputeResource, /*/host/**) returned 0 objects
Jun 12 16:10:56 vm-177 categraf[28170]: 2023/06/12 16:10:56 finder.go:78: I! Find(ResourcePool, /*/host/**) returned 1 objects
Jun 12 16:10:56 vm-177 categraf[28170]: 2023/06/12 16:10:56 finder.go:78: I! Find(HostSystem, /*/host/**) returned 1 objects
Jun 12 16:10:56 vm-177 categraf[28170]: 2023/06/12 16:10:56 finder.go:78: I! Find(VirtualMachine, /*/vm/**) returned 6 objects
Jun 12 16:10:56 vm-177 categraf[28170]: 2023/06/12 16:10:56 finder.go:78: I! Find(ResourcePool, /*/host/**) returned 1 objects
Jun 12 16:10:56 vm-177 categraf[28170]: 2023/06/12 16:10:56 finder.go:78: I! Find(Datastore, /*/datastore/**) returned 2 objects
Jun 12 16:10:56 vm-177 categraf[28170]: 2023/06/12 16:10:56 metrics_agent.go:273: I! input: local.vsphere started
Jun 12 16:10:56 vm-177 categraf[28170]: 2023/06/12 16:10:56 agent.go:47: I! [*agent.MetricsAgent] started
Jun 12 16:10:56 vm-177 categraf[28170]: 2023/06/12 16:10:56 agent.go:50: I! agent started
# 如果启动有报错问题可以使用如下命令进行排查,查看上报指标是否正常。
/opt/categraf/categraf --test --debug --inputs vsphere

登录夜莺监控查看上报指标:

vsphere-1

vsphere-2

查看基础设施中的心跳上报与性能监控:

到这里就安装完成了,vpshere参数可以参考categraf仓库:vsphere.toml

夜莺监控配置数据源与导入大盘

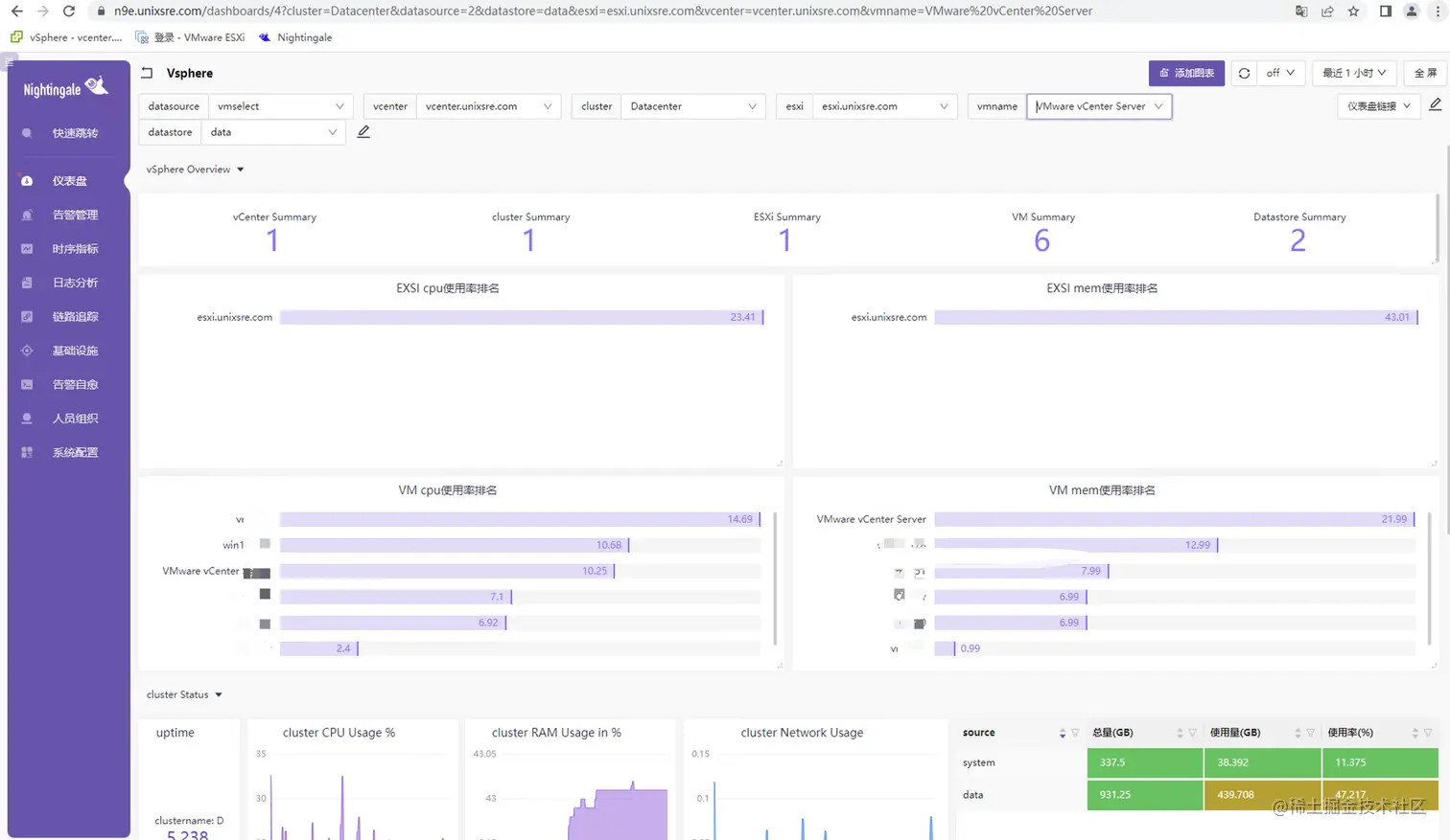
大盘地址:vsphere.json

在页面创建业务组跟用户组,复制JSON内容导入大盘:

import-dashboard-1

import-dashboard-2

import-dashboard-3

import-dashboard-4

import-dashboard-5

import-dashboard-6

告警配置可以在大盘里根据自己的需求,选取指标进行配置,我这里盘使用率来做例子,其他也一样的配置;

alert-1

复制出来以后,删除变量,在时序指标里面查询一下,确保可以查询到数据;

sum(vsphere_datastore_disk_used_latest{vcenter=~".+"}/vsphere_datastore_disk_capacity_latest{vcenter=~".+"}) by(source)*100 > 40

alert-2

在告警规则里面添加一个磁盘使用率大于70%的告警;

alert-3

可以先用磁盘使用率大于40%测试一下,在活跃告警里查看到告警信息。

alert-4

alert-5

对于VMware VSphere更多告警规则,请查看夜莺监控的Github

结束语

到此,夜莺监控基于categraf采集VSphere监控到此就完结了,这个文章仅给小白指路,大佬可以忽略,后续针对夜莺监控v6的告警自愈这块出一个抛砖引玉的文章~

更多的夜莺监控动态信息,请关注官方网站