只需5分钟即可在Sealos上部署一个开源聊天应用Tailchat的集群服务

3,709 阅读4分钟

Tailchat 是下一代开源分布式即时通讯应用,不仅仅是另一个Discord/Slack。其插件化的设计让其能够极为方便的进行企业自定义

Sealos 是一款开源的 Kubernetes 部署系统。通过 Sealos 我们可以快捷的创建一个按需付费的应用集群。

最终效果如下:

image.png

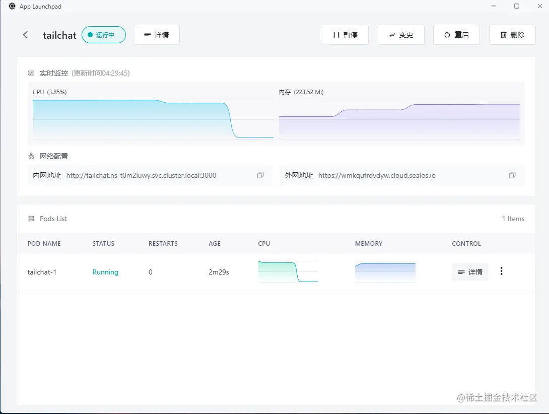
首先进入 Sealos 并打开「应用管理」

image.png

新建应用

创建依赖

tailchat 作为企业级的应用,最小依赖: mongodbredisminio.

接下来让我们来一一创建。

mongodb

为了方便起见我们固定一个实例,并且为数据库绑定本地存储。

使用的镜像是 mongo:4

需要注意的是因为我没有给数据库设置密码,因此不要对外网提供网络服务。容器暴露端口填数据库默认服务端口 27017 即可

内容如下:

点击部署应用提交部署

耐心等待一会,就可以看到应用已经启动起来了

需要注意的是初始分配的64m对于mongodb来说实在太小了,所以通过变更应用改为了128m。可以随时分配资源大小这也是sealos/k8s很方便的一点

minio

接下来我们创建minio, minio是一个开源的对象存储服务。我们同样可以通过sealos的点点点来快速创建

使用的镜像是: minio/minio

需要注意的是我们要进行一些调整:

  • 暴露端口: 9000

  • 运行命令改为: minio server /data

  • 设置环境变量:

    • MINIO_ROOT_USER: tailchat
    • MINIO_ROOT_PASSWORD: com.msgbyte.tailchat
  • 本地存储: /data

最终结果如下:

点击部署按钮同样看到服务已经正常启动起来了。

redis

最后我们需要部署redis作为内容缓存与信息转发。

使用镜像: redis:alpine

暴露端口: 6379

最终结果如下:

创建 Tailchat 本体

此时Tailchat所需要的依赖均已部署完毕,如下:

现在我们来部署 Tailchat 本体。

Tailchat 的本体会相对复杂一点,不过因为sealos纯UI操作也不会太过复杂。

  • 使用镜像: moonrailgun/tailchat

  • 暴露端口: 11000(记得要打开外网访问)

  • 配置环境变量如下:

    SERVICEDIR=services,plugins
    TRANSPORTER=redis://redis:6379
    REDIS_URL=redis://redis:6379
    MONGO_URL=mongodb://mongo/tailchat
    MINIO_URL=minio:9000
    MINIO_USER=tailchat
    MINIO_PASS=com.msgbyte.tailchat
    

最终效果如下:

耐心等待一段时间后可以看到Tailchat 服务已经启动起来了

预览服务

首先我们可以先检查一下Tailchat服务的可用性,可以通过外网地址提供的服务后面加上 /health 来检查服务可用性, 如: https://<xxxxxxxxxx>.cloud.sealos.io/health

当启动完毕后,Tailchat服务会返回如下内容:

这段json字符串中包含了使用的镜像版本,节点名称,系统占用,微服务加载情况。

这里我们可以看到我的常见的服务, 如user/chat.message以及一些带有插件前缀的服务如plugin.registry都已经正常启动起来了,说明我们的服务端是正常运行的。

现在我们可以直接访问我们的外网地址,可以看到经过短暂的加载后,页面正常打开自动跳转到了登录界面。

随便注册一个账号,可以看到我们可以正常进入Tailchat的主界面, 如下图:

至此我们的服务已经成功在 sealos 中落地了。

扩容服务

当然,作为一个分布式架构的系统,Tailchat 天然是支持水平扩容的。而在 sealos 想要实现扩容也非常简单, 只需要通过变更操作修改实例数即可:

此时当我们访问 https://<xxxxxxxxxx>.cloud.sealos.io/health 可以看到我们可以访问到不同的节点

添加 Tailchat 入口到桌面

打开 Terminal, 输入vim app.yml创建并编辑一个配置文件

输入以下内容,注意url要换成自己部署的网址

apiVersion: app.sealos.io/v1
kind: App
metadata:
  name: tailchat-app-entry
spec:
  name: Tailchat
  icon:
  type: iframe
  data:
    url: <Your url>
    desc:
  icon: https://tailchat.msgbyte.com/img/logo.svg
  menuData:
    nameColor: text-black
    helpDropDown:
    helpDocs:
  displayType: normal

esc退出编辑模式, 按:wq保存并退出vim

输入kubectl apply -f app.yml启动配置。

完毕后刷新页面,此时我们可以看到我们的入口就出现在sealos的桌面上了