分布式可视化缓存服务 Open-Cache(三)

188 阅读1分钟

前言

在上一小节,我介绍了 Open-Cache V1.0.1 新增的功能,本小节介绍下 V1.0.2 和 V1.0.3 新增的功能

  1. 缓存节点列表页面除了可以看到节点相关信息,还能看到节点服务器的cpu、内存、磁盘使用情况

image.png

  1. 新增了Dashboard 全应用缓存可视化监控

v1.0.3-1.png

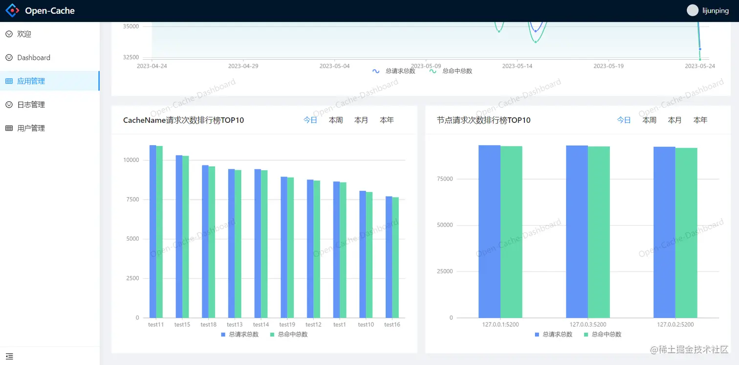
  1. 新增了更为详细的应用缓存可视化监控,包括每日的缓存请求总数与缓存命中总数统计,还有缓存请求总数TOP10排行榜,节点请求次数TOP10排行榜

v1.0.3-2.png

v1.0.3-3.png

  1. 新增了 CacheName 级别的缓存可视化监控,具体就是该 CacheName 每日的缓存请求总数与缓存命中总数统计,还有该 CacheName 所有节点请求次数排行榜TOP10

v1.0.3-6.png

v1.0.3-7.png

  1. 新增了集群节点级别的缓存可视化监控,具体就是该节点每日的缓存请求总数与缓存命中总数统计,还有该节点所有 CacheName 请求次数排行榜TOP10

v1.0.3-4.png

v1.0.3-5.png

目前已迭代到 V1.0.3 版本,支持在线预览,预览地址:openbytecode.com/openCache/f…

账号:lijunping,密码:123456

文档地址:openbytecode.com/project/ope…