创作不易希望能一键三连哦~点赞👍、收藏🌟、加关注➕,随用随学不迷路~
接上篇Perfetto 抓取 trace 使用详解 -- Android APP 性能追踪与分析工具 - 掘金 (juejin.cn)在学习了如何进行trace的抓取后接下来我们就要对trace进行分析,来确定APP的优化方向。
- Perfetto 官方源码链接地址 github.com/google/perf…
- Perfetto UI 在线分析工具 ui.perfetto.dev/
- 也可用Android Studio自带工具Profiler进行分析(有🤏一点点卡,但方便不依赖网络)
- 本文案例源码:MartinDong/PerfettoDemo: Android 性能优化 (github.com)
写在最前面,Android Studio Perfiler 都可以分析哪些问题?
- CPU性能分析
- 内存性能分析
- 电池性能分析
- 网络性能分析
分析工具的使用
Android Studio 自带 Perfiler 性能分析工具
Android Studio 3.0 及更高版本中的 Android Profiler 取代了 Android Monitor 工具。
打开工具
1. 在 Android Studio 中,依次选择 View > Tool Windows > Profiler,或点击工具栏中的 Profile 图标。
2. 点击➕建立新的session连接
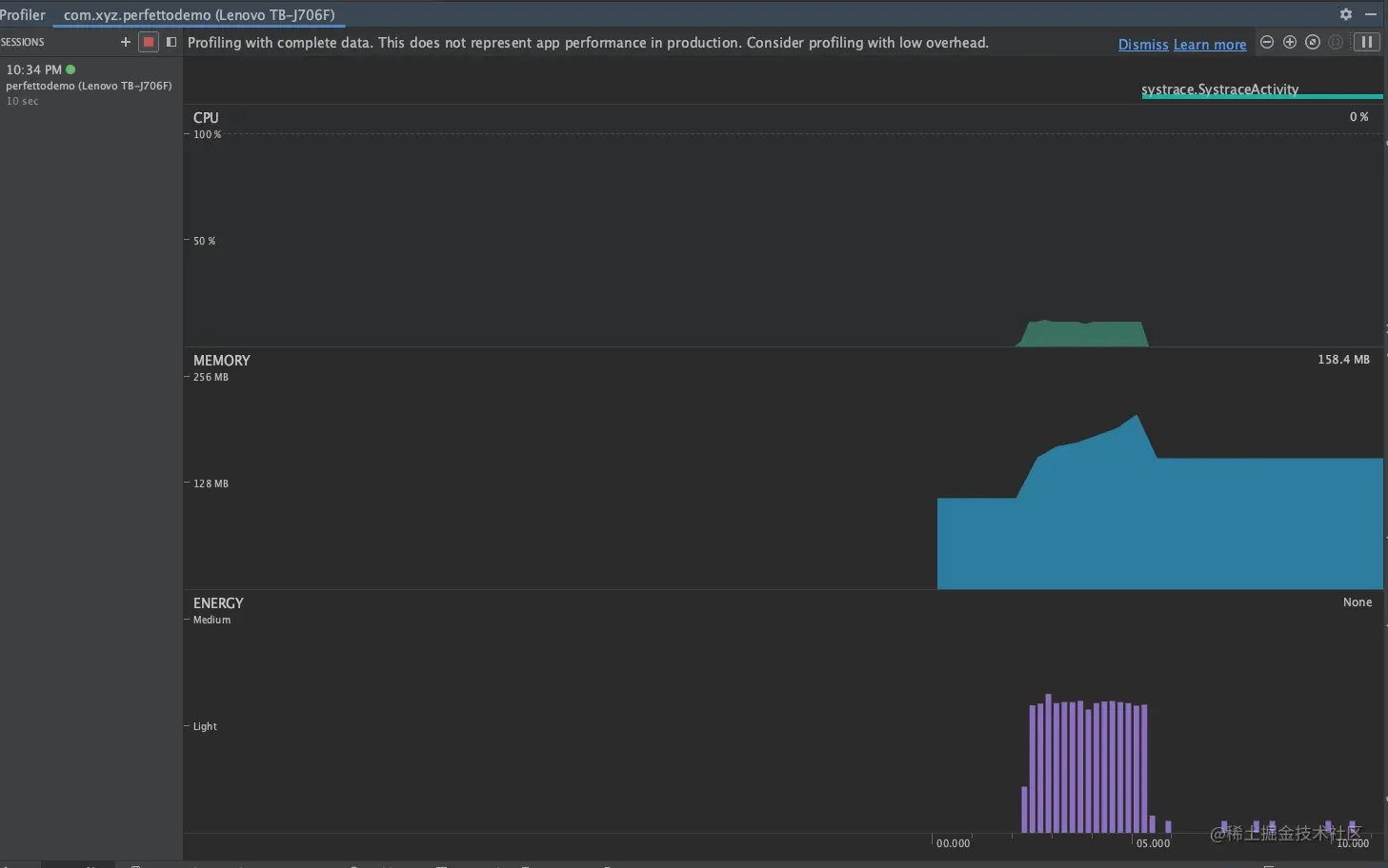
3. 打开如图,可以看到CPU、MEMORY、ENERGY三个实时性能波动图表(不同版本的Studio会有不一样,文中使用的是Android Studio Flamingo | 2022.2.1 Patch 2)
创作不易希望能一键三连哦~点赞👍、收藏🌟、加关注➕,随用随学不迷路~