自助式数据分析工具:jvs-sdw(数据智仓)图表的数据联动配置

121 阅读1分钟

图表的数据联动

图表的数据联动是指在可视化图表中,当一个图表的数据发生变化时,另一个图表中的数据也会自动更新。这种功能通常用于展示相互关联的数据集,帮助用户更直观地了解数据之间的关系和趋势。

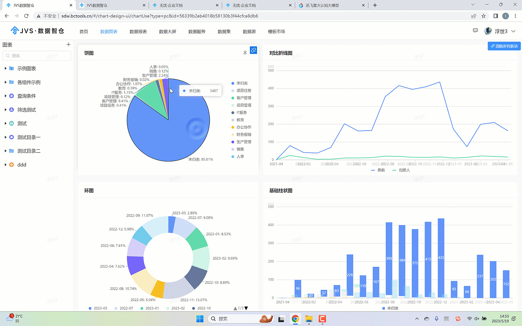
我们先看看实际的效果,如下:

如上图所示,点击饼图中的数据是,折线图与组装图的

那么接下来看下具体的配置详细操作。

1、首先配置对应的数据组件,如果对数据可视化组件,其中包括选择组件、绑定数据等,这里就不重点介绍了。配置后效果如下

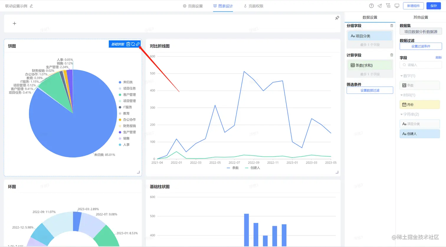
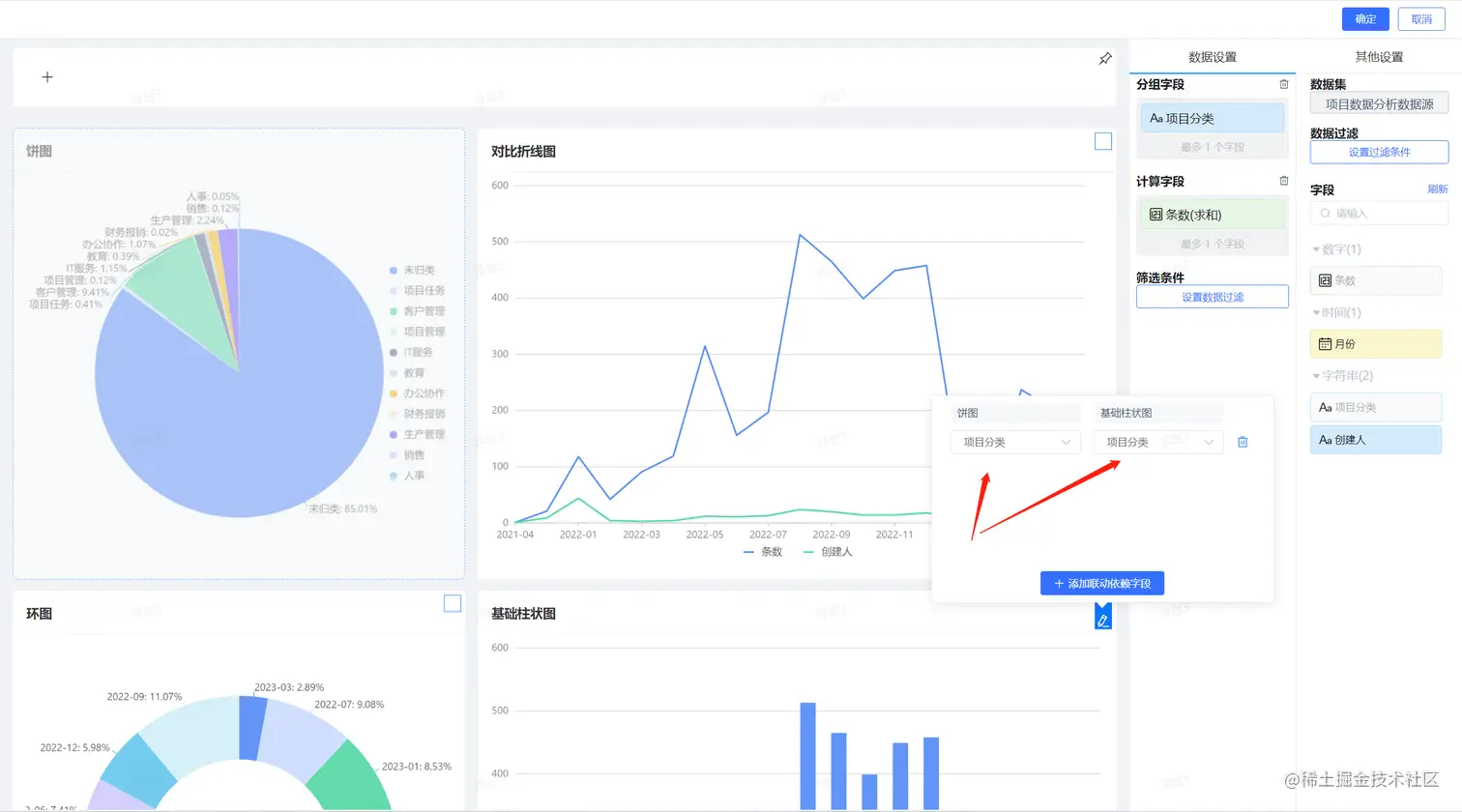
2、选中数据联动的发起组件,这里的发起组件是通过鼠标点击组件里边相关的数据项发起数据联动的动作。点击触发组件,选择组件上的联动设置按钮,如下图所示:

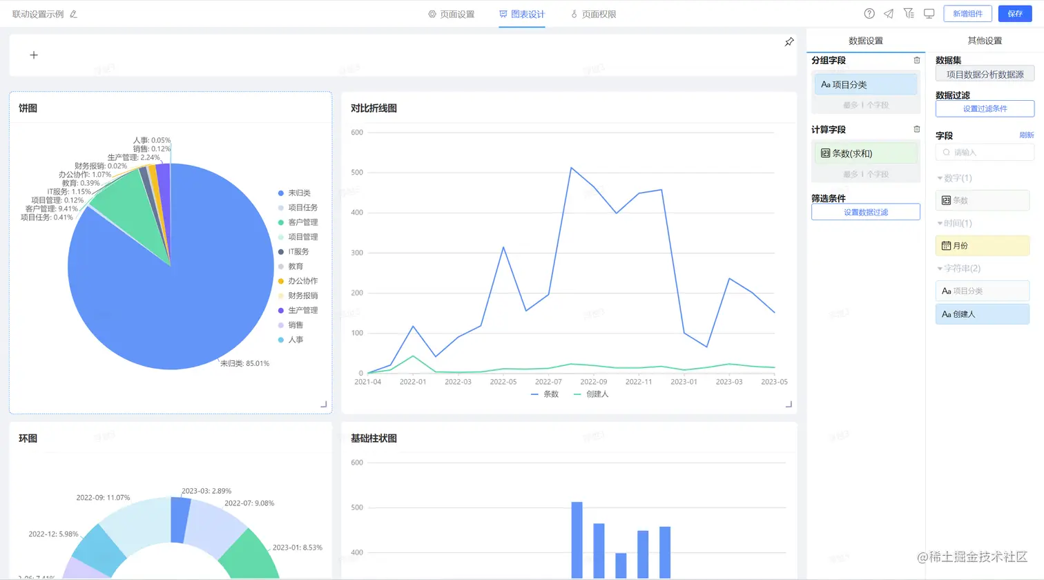
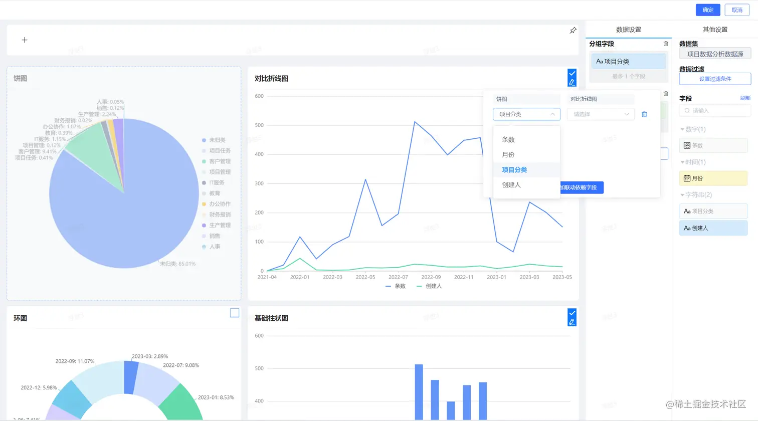
进入联动设置界面,如下图所示

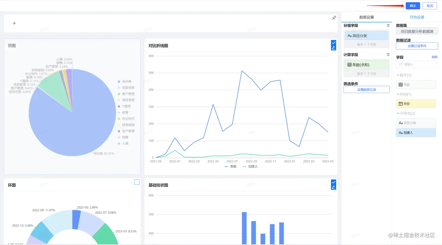
设置联动的字段,让两个字段关联起来,如下图所示

点击保存,完成联动配置

在线demo:sdw.bctools.cn/