企业研发效能度量利器,华为云发布CodeArts Board看板服务

94 阅读8分钟

本文分享自华为云社区《企业研发效能度量利器,华为云发布CodeArts Board看板服务》,作者:华为云头条。

数字化时代,提升研发效能以加快价值交付已经成为企业的核心目标和竞争力。而组织效能的提升离不开高效精准的度量,同时科学的研发效能度量能够实现对研发过程的价值流动优化,从而加速全局的价值流动,实现企业多快好省的业务价值目标。

研发效能度量的目标是通过构建研发效能度量体系,实现软件研发过程的可视化、软件交付的可管理可跟踪可量化,以及及时识别研发过程的堵塞点和改进点,通过数据驱动运营和治理,不断提升企业的软件能力和研发效能。但研发效能度量建设过程中也会面临一些挑战:

  • 数据采集自动化难

研发端到端的工具链多,并且同类型工具的对象模型不一致,手工收集数据的成本高;

  • 海量数据复杂度高

研发效能度量会涉及研发过程端到端的工具链数据,需要解决海量数据的存储、计算、建模、以及高性能的查询;

  • 度量指标无体系

研发效能度量体系涉及整个研发的生命周期,企业通常缺乏整体的效能度量指标体系、度量应用场景、以及如何结合度量指标体系识别企业研发过程问题和改进点;

  • 定制场景灵活多变

每个企业都有自身的研发管理模式和管理诉求,通用的度量指标无法满足企业的所有需求,需要场景定制化。

一站式数据驱动的研发效能度量平台

为了解决上述问题,华为云结合自身在研发效能度量领域沉淀的优秀方法论和最佳实践,于5月18日全新推出华为云CodeArts Board看板服务,其作为一站式数据驱动的研发效能度量平台,具备优势如下:

  • 数据集成零感知

全面接入CodeArts工具链数据,自动汇集研发全流程数据,连接数据孤岛,贯通软件研发的全生命周期;

  • 丰富的效能指标体系

基于华为云实践的指标管理体系和价值流指标体系,提供覆盖需求、代码、测试、构建、流水线、发布等领域的度量指标;

  • 开箱即用的洞察分析平台

企业可以基于自身的定制度量指标诉求,通过无门槛的拖拽配置,即可完成指标的二次定制开发;

  • 灵活扩展的自定义度量报表

通过自定义报表灵活组合扩展的能力,企业可以构建自身的度量治理门户。

一站式数据驱动的研发效能度量平台.png

▲一站式数据驱动的研发效能度量平台

华为云CodeArts Board五大特性

  • 特性一:企业级研发效能驾驶舱,支撑企业数据驱动治理

驾驶舱为企业提供了一站式的数据决策管理服务,企业的不同角色可以在驾驶舱完成管理作战。华为云CodeArts Board提供了管理者、项目经理、团队Leader及开发者的驾驶舱,面向不同角色使用场景提供研发效能度量评估体系,从而有效支撑企业数据驱动运营及治理。

华为云CodeArts Board驾驶舱构建了企业研发效能治理的分层机制,基于企业、团队、项目及个人构建了企业研发效能度量的分层治理机制,实现自上而下的治理和自下而上的改进。

管理者驾驶舱帮助管理者整体掌握企业的研发效能情况,辅助管理决策驱动业务增长;项目经理驾驶舱帮助项目经理对项目交付全链路进行跟踪,跟进项目进度以及识别交付风险;团队Leader驾驶舱帮助团队Leader管理团队成员,跟踪管理团队的资源、交付,提升团队效能;开发者驾驶舱量化开发者产出贡献,提升工作成就感及工作效率。

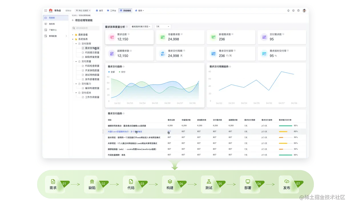
研发效能驾驶舱.png

▲研发效能驾驶舱

  • 特性二:研发过程端到端度量和分析,实现研发的可视化可管理可评估

华为云CodeArts Board自动集成CodeArts工具链数据,覆盖工作项、需求、缺陷、代码、构建、代码检查、测试、流水线、部署及发布领域,连接数据孤岛,数据集成和处理自动化,自动生成研发效能度量评估指标,实现对研发全生命周期的可视化可管理可评估。

为了能够全方位地进行管理评估,华为云CodeArts Board从交付效率、交付质量、交付能力、交付成本的维度,内置了企业的研发效能综合评估报告、跨项目的需求效率度量、代码提交度量、缺陷修复度量、代码检查度量、开发缺陷度量、测试用例度量、发布部署度量、编译构建度量、工作负荷度量、团队的研发效能评估、以及开发者的自我评估。

此外,华为云CodeArts Board还内置业界DORA指标,自动呈现DORA黄金指标趋势以及与业界基线的对比,企业研发效能水平一目了然。

全生命周期度量评估.png

▲全生命周期度量评估

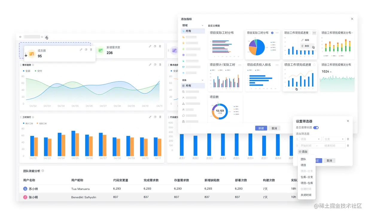
  • 特性三:开箱即用的洞察分析平台,满足企业的定制化

华为云CodeArts Board提供了100+的指标库,开箱即用,涵盖工作项、测试用例、代码检查、部署、代码合入、构建及工时主题领域,涉及组织、团队、项目、个人视角,能够满足企业常用的研发效能度量场景。

同时,企业在研发效能度量和治理的过程中,往往基于企业的研发管理模式和场景诉求,需要对度量指标进行二次的开发定制,以满足自身的评估场景。为此,华为云CodeArts Board提供了洞察分析平台能力,用户可以通过自由拖拽的方式,灵活设置指标的图表类型、指标的度量维度和统计口径、指标的数据筛选、及图形的可视化配置,快速完成指标的二次定制。

基于指标库,华为云CodeArts Board可以统一管理企业的指标数据资产,从而保证企业指标的口径一致以及指标的生命周期管理。

开箱即用洞察分析平台.png

▲开箱即用洞察分析平台

  • 特性四:自定义报表,构建企业定制化度量门户

企业的研发效能度量评估体系往往需要基于自身企业的场景,构建一套完整的度量门户。为此,华为云CodeArts Board提供了自定义报表的能力,企业可以基于已有的度量模板及指标库,快速组合定制出企业的度量治理门户。

自定义报表支持目录信息结构的组织、指标的选取、指标的自由拖动、图表的自由布局组合、指标的明细下钻、全局的筛选维度以及筛选条件,灵活可扩展,满足企业多样化的管理度量定制场景。

自定义报表.png

▲自定义报表

  • 特性五:企业权限和团队配置,构建企业管理角色

华为云CodeArts Board支持管理员、企业高管、团队Leader、领域行管、普通成员的角色管理设置,基于企业研发效能的分层治理机制,支撑企业建立面向组织的权限管理体系。同时,基于角色的管理,能够保证企业上下步调一致,从而保证数据驱动治理的有效执行。

此外,华为云CodeArts Board还提供了团队管理配置功能,企业可以基于实际成员的管理和运作,灵活设置团队成员,从而应对企业在研发效能度量评估中复杂的组织场景。

管理角色和团队配置.png

▲管理角色和团队配置

基于以上五大特性,华为云CodeArts Board可以帮助企业构建研发效能度量体系,实现数据驱动研发效能提升。

未来,华为云CodeArts Board将继续外溢更多华为云在研发效能提升上的优秀特性和实践,如研发数据的智能洞察、智能预警、智能体检报告等,助力企业研发数字化转型。

点击关注,第一时间了解华为云新鲜技术~