Kibana:创建你的第一个仪表板

1,371 阅读4分钟

了解从你自己的数据创建仪表板的最常用方法。 本教程将从分析师查看网站日志的角度使用示例数据,但这种类型的仪表板适用于任何类型的数据。

完成后,你将全面了解示例 Web 日志数据。

在本次的展示中,我将使用最新的 Elastic Stack 8.7.1 来进行展示。

Kibana:创建你的第一个仪表板

安装

如果你还没有安装好自己的 Elasticsearch 及 Kibana,请参考如下的文章来进行安装:

添加数据并创建仪表板

添加示例 Web 日志数据,并创建和设置仪表板。

  • 在主页上,单击 Try sample data
  • 单击 Other sample data sets
  • Sample web logs 卡上,单击 Add data

这样我们就为 Elasticsearch 创建了一个叫做 kibana_sample_data_logs 的索引。

接下来,我们就创建一个 Dashboard:

要在本教程中创建可视化效果,我们将使用以下字段: 

  • Records
  • timestamp
  • bytes
  • clientip
  • referer.keyword

要查看字段中出现频率最高的值,请将鼠标悬停在字段名称上,并点击。我们可以看到各个值的分布。

创建你的第一个可视化

选择一个你要分析的字段,例如 clientip。 要仅分析 clientip 字段,请使用 Metric 可视化将该字段显示为数字。

你可以与 clientip 一起使用的唯一数字函数是 Unique count,也称为基数,它近似于唯一值的数量。

 这样我们就创建了第一个可视化。

查看一段时间内的指标

你可以使用两个快捷方式来查看一段时间内的指标。 当你将数字字段拖到工作区时,可视化编辑器会添加数据视图中的默认时间字段。 当你使用日期直方图功能时,你可以通过将字段拖到工作区来替换时间字段。

随着时间的推移可视化 bytes 字段:

在 Dashboard 界面,点击 Create visualization

接下来,使用鼠标来选择时间区域:

要节省仪表板上的空间,隐藏轴标签。

查看字段的排在前面的值

创建一个可视化效果,显示你网站上最频繁出现的 request.keyword 值,按唯一身份访问者排名。 要创建可视化效果,请使用按 Unique count of clientip 排名的 Top values of request.keyword,而不是按 Count of records

Top values 函数按另一个函数对字段的唯一值进行排名。 这些值在按 Count 函数排名时出现频率最高,在按 Sum 函数排名时出现频率最高。

点击上图中的 Create visualization

当你将文本或 IP 地址字段拖到工作区时,编辑器会添加按 Count of records 排名的 Top Values 功能以显示最频繁的值。

图表标签无法显示,因为 request.keyword 字段包含长文本字段。 你可以使用其中一项建议,但这些建议也存在长文本问题。 显示长文本字段的最佳方式是使用table 可视化。 

将文档的子集与所有文档进行比较

创建比例可视化,帮助您确定您的用户从 10KB 以下的文档传输的字节数与 10KB 以上的文档传输的字节数是否更多。

点击上面的 Create visualization

要根据字段的数值范围选择文档,请使用 intervals 函数。 当范围不是数字,或者查询需要多个子句时,你可以使用 Filters 函数。

指定文件大小范围:

查看某个数字字段的分布

数字的分布可以帮助你找到规律。 例如,你可以分析网站每小时的流量,找出日常维护的最佳时间。 

点击上面图中的 Create visualization

创建多级图表

表格(table)和比例(Proportion)可视化支持多种功能。 例如,要创建按网站流量来源和用户地理位置分解数据的可视化效果,请应用 Filters 和 Top valuse 功能。

点击上面的 Create visualization

在上面我们输入:



1.  KQL — referer : *facebook.com*
2.  Label — Facebook


在上面我们填完后,点击 Enter 键。

在上面,我们输入:



1.  KQL — referer : *twitter.com*
2.  Label — Twitter


输入完上面的文字后,点击 Enter 键。

在上面,我们输入:



1.  KQL — NOT referer : *twitter.com* OR NOT referer: *facebook.com*
2.  Label — Other


 

添加用户地理分组:

移除不符合过滤条件的文档:

 

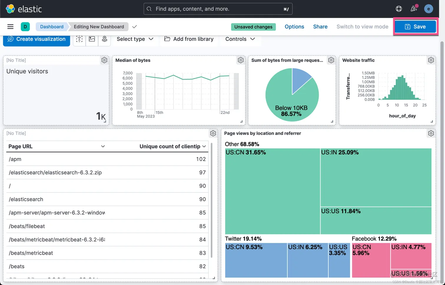
保存仪表盘

现在你已全面了解 Web 服务器数据,请保存仪表板。

 

上面显示我们的仪表盘保存成功。

更多阅读:Kibana:Kibana 入门 (一)