不应被数据指标裹挟,研发团队如何进行有价值的效能度量?

252 阅读5分钟

数字化转型运动如火如荼,研发效能作为现代企业的核心竞争力之一,正在不断地被大大小小的研发团队所重视,提升研发效能的理论与实践也在不断发展,敏捷开发和 DevOps 已经逐渐深入人心,Gitee 自己也完成了向研发效能平台的转型。但真正将这些理论落地后,团队或多或少会出现下面的问题:

  • 在进行敏捷或 DevOps 实践后,研发效真的有实质上的提升吗?
  • 研发效能感觉上是提升了,但是说不上来哪里提升?
  • 实践 DevOps 后问题还是不少,该如何优化?

以上这些问题产生的原因,就是团队缺少效能度量的结果。

什么是效能度量

在如何进行效能度量前,我们首先要理解什么是效能度量?

效能度量就是通过可量化、可分析的数据指标,展现出团队产生价值的效率,而其目标就是通过评估和分析这些指标,更快速地理解业务现状,从而进一步改善效能。

效能度量看起来十分简单,但实践起来会发现,该参考哪些数据?哪些数据看似关键实则鸡肋?如何正确、有效地度量效能成为了一件难事,一不小心就变成了毫无价值的数字游戏。那么如何让效能度量起到更加正面的作用,真正让其服务于团队呢?

高资源效率 ≠ 高效能

自转型至研发效能平台后,Gitee 团队也在不断地思考,如何更科学、有效地帮助用户度量研发效能。最终,我们今天在 Gitee 企业版中上线了全新升级的「效能度量」模块,为企业版用户提供更全面、更具参考价值的指标,并将关键数据可视化,帮助研发团队在效能度量的实践中快人一步,有针对性地提升研发效能。

image.png

根据研发效能度量的原则,Gitee 团队确定了从全局性出发,以结果产出为牵引的一系列研发效能度量指标。这些指标也反映出了研发效能改进的关键点,即端到端的流动效率

这里的流动效率是指需求(用户价值)在整个系统中跨越不同职能和团队流动的速度,速度越快则需求交付的效率越高。当然 Gitee 团队在该过程中并不是只关注流动效率而不关注资源效率(工时、资源利用率等),而是在确保前者效率足够高的情况下再逐步提升后者,实现流动效率和资源效率的协同优化,从而实现效能度量的最终目的:效能提升。

Gitee 企业版的效能度量

Gitee 企业版通过对用户的大量调研,最终在首个版本的效能度量中划分出超过 40 个指标,这些指标与团队在 Gitee 企业版中的项目进展实时同步,并划分为交付时间交付质量工时统计人员负载统计四个维度。同时效能度量模块会综合其中的关键指标,通过数据大屏的形式展示出来,让团队管理人员对各个项目的总体情况一目了然。

image.png

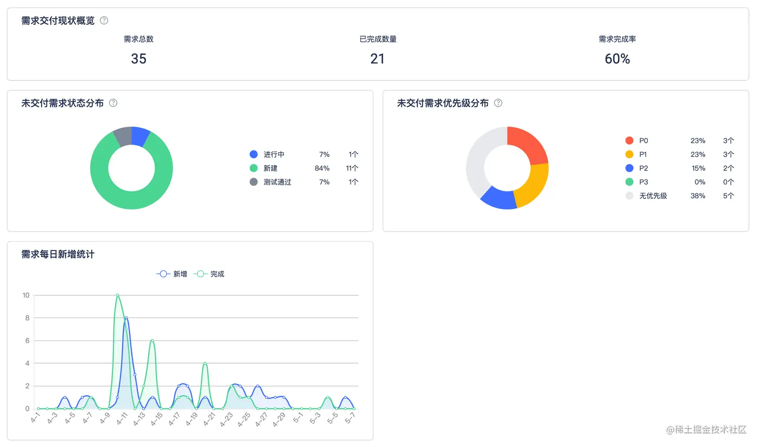
交付时间

设立交付时间维度的目标是提高端到端的高效率交付,用最短的时间顺畅地交付用户价值。

在交付时间维度中,需求相关指标会作为核心展示数据。通过查看当前需求进展、交付情况查看项目进展,同时从未交付需求状态分布/优先级分布中评估当前项目交付的健康度,从而快速决策,推进项目顺利进行。

image.png

交付质量

设立交付质量的目标是促进端到端的高质量交付,避免不必要的错误和返工。

在交付质量维度中,以缺陷相关指标作为核心展示数据。围绕项目的缺陷现状来盘点当前项目质量现状,是否存在致命缺陷未修复、某日缺陷新增过多等问题,并评估项目成员是否存在未修复的缺陷,进而评估人员产出质量。

image.png

工时统计

结合 Gitee 企业版中的工时系统,效能度量中的工时统计能够帮助团队收集、统计、审核和分析各成员在各项工作项上所花费的工时,用来核算实时的项目人工成本投入,进而高效率地控制和管理项目研发成本,同时提高员工和项目执行效率

image.png

人员负载统计

人员负载统计维度从工作项完成度、代码评审等维度评估每个人每日工作的具体内容,从而查看团队成员的工作饱和度与工作完成情况,确保团队成员在交付过程中保持合理的工作量,避免工作不饱和或工作量过大的情况发生。

image.png

提出你自己的度量指标

目前效能度量包含的指标已经能够满足多数企业的要求,在后续的更新中 Gitee 团队会继续围绕高效率、高质量、高可靠、可持续的交付探索更多有价值的指标。同时 Gitee 团队也欢迎你提出更多个性化的指标,我们尽全力帮助每一个想要提高研发效能的企业与团队。

image.png

点击链接,前往 Gitee 企业版体验效能度量,在效能提升的路上迈出关键的一步!