CRMEB_Java新零售社交电商系统

360 阅读2分钟

介绍:

CRMEB Java版商城系统是一款基于Java + Uni-app 开发的新零售社交电商系统,能够真正帮助企业基于微信公众号、小程序、移动端等,实现会员管理、数据分析,精准营销的电子商务管理系统。

CRMEB开源商城PHP:pan.baidu.com/s/14G-bpVth…

CRMEB开源商城JAVA: pan.baidu.com/s/1eZlyURpu…

系统代码全开源无加密,独立部署、二开方便,适用于企业新零售、分销、拼团、砍价,秒杀等各种业务需求。

5c81b202304131729533487.jpg

系统亮点:

1:有详细的代码注释,有完整系统手册。
2:基于 SpringBoot 框架开发业界主流。
3:【前端】Web PC 管理端 vue + element UI。
4:【前端】移动端使用 UniApp 框架,前后端分离开发。
5:标准RESTful 接口、标准数据传输,逻辑层次更明确,更多的提高api复用。
6:支持Redis队列,降低流量高峰,解除耦合,高可用。
7:无缝事件机制,行为扩展更方便,方便二次开发。
8:数据导出,方便个性化分析。
9:数据统计分析,使用ECharts图表统计,实现用户、产品、订单、资金等统计分析。
10:权限管理,后台多种角色,多重身份权限管理,权限可以控制到按钮级别的操作。
11:Vue表单生成控件,拖拽配置表单,减少前端重复表单工作量,提高前端开发效率。

运行环境及框架:

1.	移动端uniapp开发框架 可生成H5 公众号 微信小程序
2.	WEB Pc 管理后台使用Vue + Element UI 开发 兼容主流浏览器 ie11+
3.	后台服务 Java SpringBoot + Mybatis-plus + Mysql + redis
4.	运行环境 linux和windows等都支持,只要有Java环境和对应的数据库 redis
5.	运行条件 Java 1.8 Mysql5.7

Copy

Java项目框架 和 WEB PC 项目运行环境

1.SpringBoot 2.2.6.RELEASE
2.Maven 3.6.1
3.swagger-bootstrap-ui 1.0
4.Mybatis Plus 3.3.1
5.npm 6
6.node 14
7.vue 2.x
8.element ui 2.13

Copy

移动端 uniapp 开发 使用 HbuilderX 开发

官方论坛

3d417202304131730336566.png

产品BUG、优化建议,欢迎社区反馈:www.crmeb.com/ask/thread/…

系统演示:

移动端:java.crmeb.net
WEBPC管理端:admin.java.crmeb.net
账号密码: demo/crmeb.com

自己搭建演示账号 移动端 18292417675 / crmeb@123456 管理端 admin / 123456

官方论坛

产品BUG、优化建议,欢迎社区反馈:www.crmeb.com/ask/thread/…

系统文档

安装文档、产品介绍、技术文档:doc.crmeb.com/java/crmeb_…

移动端预览

52b9f202304131731166927.png6b52b2023041317311848.pngc6d77202304131731185526.png

功能图预览

c7f6c202304131731372613.jpg

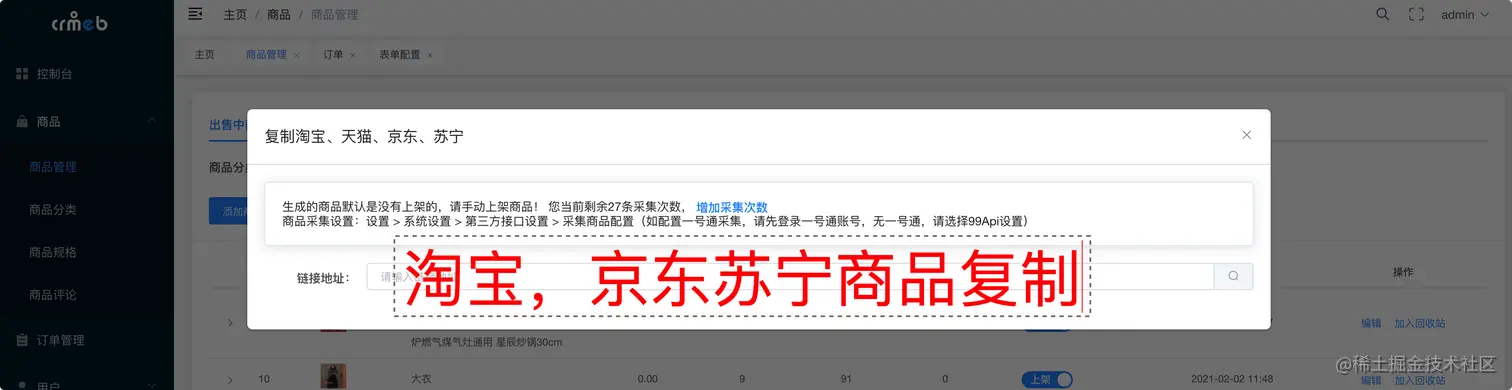
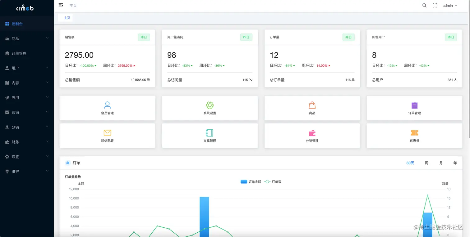
WEB PC管理端预览

f0407202304131732014450.png30e72202304131732046455.png43abc202304131732077782.png17805202304131732102695.pngd8597202304131732129248.png