Tapdata 的 ∞ 实践:中小企业如何轻量、高效地搭建起一个灵活易用的数字化平台

88 阅读12分钟

数字化浪潮的裹挟下,企业的转型之路正在变得愈加清晰。

然而在数字化转型这条企业生存和发展的必由之路上,更易受到市场变化冲击、所处环境竞争压力更大的中小企业无疑在面临更多的困难和挑战。一方面,中小企业为了顺应时代潮流、适应市场需求,需要积极采取措施,推进数字化转型,实现自身的可持续发展。另一方面,中小企业通常又并不具备非常专业的数字化运营经验和知识,难以自主落地方案计划。再加之组织架构相对扁平,一时间也难以形成有效的数字化团队。

与此同时,随着市场竞争压力不断增大,企业开始意识到需要通过数字化平台提升企业效率和竞争力,但数字化平台建设周期较长,不仅需要投入大量的开发和运营成本,还难以快速实现价值。更不必提客户需求多变、业务条线调整等诸如此类“计划外”的挑战。

面对这些问题,如何轻量、高效地搭建起一个灵活易用的数字化平台,就成了中小企业加速实现数字化转型目标的关键且必要的一环。下面我们就以某小型创业公司产品运营团队的数据需求为例,展示其快速搭建数字平台,为自身业务与产品优化的运营洞察持续供数的实现逻辑,希望能给大家提供一些参考。

一、抓住问题核心:产品稳定性和用户留存率该如何保障?

该公司的核心业务条线大致可分为产品研发、客户成功、市场运营、业财成本、人力资源五个大块。在经营过程中,公司不可避免地遇到了一些挑战,主要是产品稳定性导致客户的满意度不高,其次是某款线上产品用户的留存度较低。

这无疑给企业带来了潜在的增长和运营的风险,像是:

  • 产品稳定性提升缓慢,客户感知不明显,存在产品下线风险;

  • 用户留存比例低,导致引流成本浪费,面临口碑降低风险;

  • 产研团队始终繁忙,但成效不明显,存在资源低效风险……

究其本质,都可以理解为“数据的问题”,需要通过数据驱动来解决。首先,产品稳定性需要通过数据监控来实现。例如,通过监控系统数据来发现潜在的问题,并及时采取措施加以解决,这可以避免因为系统故障导致用户流失和信誉下降。其次,用户留存率也需要通过数据来分析和优化。通过收集和分析用户行为数据,企业可以更好地了解用户需求和习惯,制定更加精准的运营策略,从而提升用户留存率。

二、数据思维拆解问题:持续的业务改进和产品优化依赖于数字化的驱动

构建洞察+响应体系,及时关注并干预关键运营问题

对此,公司管理层根据实际情况提出了相应的经营举措,即构建洞察和响应体系,对关键运营问题及时关注并进行干预。

此举不仅有助于提高决策质量,帮助企业了解自身优劣势,发现资源的利用率和瓶颈从而加以资源配置优化,解决现有困境,还能帮助企业在深入了解市场和客户需求的过程中,更好地把握市场机会,迅速响应市场变化,提供符合客户需求的产品和服务,继而增强市场影响力和竞争力。

至于实现步骤方面,首先要在各业务条线上找出影响主要问题的关键****指标;再针对这些指标收集数据,建立实时的数字化管理看板;然后通过指标共享,聚焦团队目标,响应并采取改进手段;最后促使指标向目标方向不断推进。

措施→落地的业务需求分析

思路已经清晰,下一步就得思考该经营举措如何快速有效地落地执行?

通过分析企业需求发现,在整个公司层面而言,构建洞察和响应体系其实质是根据增长目标发现主要问题,然后采取措施,最后根据效果和反馈不断改进,建立新的阶段性的目标。

这实际上是一个典型的 PDCA (Plan-Do-Check-Act) 管理循环,以数据为导向,通过数据采集进行分析,对改进措施提供及时有效的反馈和调整。

具体到五个运营条线,以面临留存率挑战的线上产品运营的业务条线为例,运营团队一共提出了包含日/周/月/季/年用户注册比率、用户转化漏斗、用户转化环节使用率等在内的 6 个指标和微信运营干预推送 1 个操作措施。

  • 从总体用户增长趋势,观察产品运营态势;

  • 从用户各环节转化率,分析用户在各阶段推进的规律和特点;

  • 根据实时数据变化,及时干预用户行为,助力达成预期目标。

这样一个产品运营的 PDCA 改进闭环是基于对用户行为现状的数据采集,然后建立量化的目标,比如各阶段的转化率等等。接下来通过微信推送等实时的用户行为干预来检测和分析各个指标的变化,为下一个阶段的目标提供依据。

其他各个业务条件也都是这个落地逻辑——基于这样有数字加持的 PDCA 闭环,为公司整体的增长提供动力。

落地方案的分析和选型

眼下,公司的举措和业务需求逻辑都已经相当的清晰,这个需求的特点就是注重定量的分析;高度依赖数据的采集、分析和提炼展示;并对数据实时性有一定的要求,重反馈;同时也存在与外部系统的数据交互,需要快速的落地实现。这些特性自然而然地又为后续的落地执行带来了一些挑战,其痛点例如:

  • 业务数据来源于多个应用,类型多样;

  • 各业务指标数据存在交叉和重复,需要长效管理;

  • 各条线业务运营者缺乏数据采集和处理的有效手段,自动化的进行实时业务的处理非常困难

  • ……

基于上述情况,为了快速实现实施落地,考虑了以下几种数字化看板方案:

① 大数据平台 + BI

这类方案的优点在于市面上有众多,而且是现成的方案可供选用,但缺点在于架构重,部署复杂,往往需要有专人培训使用、管理和运维,隐性成本很高。

② 企业自由研发

当然企业也可以选择自研开发,优点在于方便进行定制化开发,但考虑到这毕竟不是企业的主营业务,却占用了企业的主要资源,投入产出比并不高。

③ Tapdata + Metabase

其中,Tapdata Cloud(SaaS)是一个实时数据服务平台,负责汇聚、开发指标数据;Metabase 则是一个开源的 BI 分析展示工具。前者为 SaaS 服务,即开即用,无需部署;提供实时的数据服务,支持即时运营需求;数据任务配置即可完成,基本无需代码,操作简单。后者 Metabase 则可以对接多种多样的数据库,展示功能丰富,使用也非常方便。

落地方案:Tapdata + Metabase 快速搭建数字化看板

基于上述分析,最后选择了 Tapdata + Metabase 的组合,即快速搭建从多数据源汇聚、开发到看板展示的全链路实时服务。这套数字化看板方案展示出了以下一些特点:

  • 快速呈现多样化指标

    • 全面支撑不同的业务指标需求

    • 实时汇聚各业务 App 系统数据

    • 轻量架构,确保项目快速落地

  • 从源到终端的全链路交付

    • 从数据源端到终端看板,搭建完整数据链路

    • 紧扣业务运营需求的交钥匙工程

    • 易上手懂业务即可操作,满足未来需求

    • 在原有 App 能力上补充,不另建系统,减少投入

其最大的优势也很明显:整体架构轻量,低代码开发,快速实时,使用成本低,维护方便。

落地细节

下面将通过一系列架构图和产品运营业务示例,为大家简要展示一下该方案的部分落地细节。

① 整体结构图

上图为方案的整体结构图,可以看到 Coding、产品运营的数据库、Zoho、飞书等多个数据来源,通过 Tapdata SaaS 实时采集和建模,把数据汇聚到用户的数据中心,数据中心根据各个业务条线分成了多个主题域,最后由 Metabase 看板展示各类业务的指标。

② 技术架构图

下面再来看方案的技术架构图,如上图所示,Tapdata SaaS 的引擎可以对接各类源和目标,无论是关系型、非关系型的数据库或是各种各样的 API 接口,都可以实现实时或准实时的数据同步。

③ 部署架构图

如部署架构图所示,在企业的 VPC 域内搭建 SaaS 的数据引擎、 Metabase 的服务以及数据库。

数据引擎会对接产研、运营、工单、财务、人力资源等各个 App 系统的数据源,然后汇聚到企业的数据中心, 也可以推送到各类 App 的接口。

Metabase 的服务则用来展示各个条线业务数据的指标看板。

当然,在这里服务器部署的节点和数量规格可以根据数据量的大小进行弹性配置。

④ 关键任务开发过程

仍然以产品运营的业务为例,上图为对应 PDCA 循环的整个开发过程,概括了整个产品运营的业务逻辑闭环。

如上图所示,首先,产品运营数据库记录了用户在各阶段的操作行为。任务1 则通过一比一的数据复制,把相关的数据复制到公司的数据中心;任务2 把用户注册表等四张表合并成为一张用户行为的宽表;基于用户行为宽表,一方面可以在 Metabase 做数据的分析展示,另一方面通过任务3 按照业务逻辑触发对用户的微信推送,用户收到微信上的提示或是建议,会进一步对任务做一些操作。而这些新的操作行为又会被实时地采集到产品运营的数据库中。

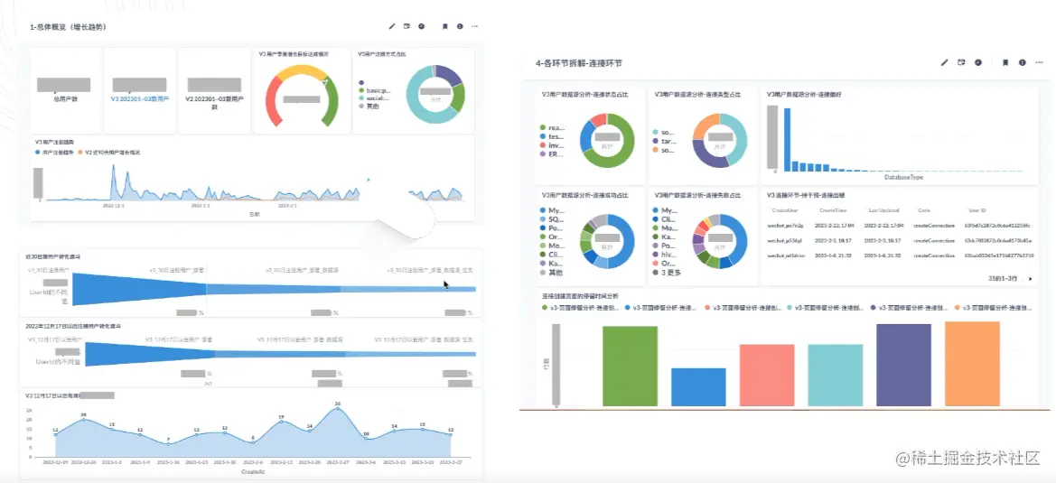
下图就是 Metabase 基于用户行为宽表做的各类数据分析和展示:

三、结果对比:数字化为 PDCA 「添翼」

最后来看一下该方案整体的效果对比:

**虽说 PDCA 循环是许多企业早就使用的一项管理方法,但是在数字化的加持下,达到了如虎添翼的效果。**原本只能用定性分析的,现在可以定量;原本是拍脑袋决策的,现在可以进行量化;原本调控手段少而且滞后,现在可以做到实时精准;原本对比效果需要凭感觉,现在可以用数据说话……优势非常明显。

该项目整体耗时三周,总体成本不到 10 万元,覆盖了公司五个业务条线,涉及指标 23 个,80+ 数据点,一共跑了约 20 个任务。从整体来看,缩短了近 70% 的时间,有效帮助用户将管理举措落地执行。

需要补充的是,看板上线后又有业务调整,产生了新的需求,需要对用户在各页面的停留时长做分析,这个新的需求仅耗时 2h。如果用传统方案,可能需要花费 3~5 天才能看到效果。

最后再来看下方案的总结性对比。本方案很好地满足了企业诉求,在轻量、快速投入生产、适配各种数据源、使用难度低、实时运营、可以适应未来的业务创新等方面都有着良好的表现。

这无疑是一次基于 Tapdata 的数字化平台,帮助中小型企业在后疫情时代复苏起飞的典型实践。

想要完整了解该案例中企业数字化平台的方案和落地细节,收获更多有关现代数据栈工具 Tapdata LDP 的技术详解,Get 更多行业案例?欢迎锁定将于 5 月 10 日举办的直播活动——如何成功搭建“连接 1 次孤岛,服务 N 个场景”数据服务平台。届时,Tapdata 还将发布最新的云数据服务平台,告别数百万级数据中台,数万元包括产品+咨询,帮助您搭建敏捷型企业级数字化底座。详情请关注我们的发布会特别 Offer!点击文末**「阅读原文」点击这里,即可预约参会****!**

原文链接:tapdata.net/digital-pla…