DTIOT物联网中台

124 阅读3分钟

将可视化和IOT(物联网)智能感知技术与一站式运维管理理念相结合,以可视化平台为核心,将企业空间管理、设备设施和管线全生命周期管理、环境监测管理、安防/消防、等通过“可视化、集成化、智能化”的技术手段建立一站式智慧运维平台,实现以“安全、高效、节能、便利”为目标。

平台架构

首先大家可以通过中台的架构发现,它对下连接各种智能硬件产品通讯;对上为每个应用场景提供设备应用服务;中台又对设备相关数据进行分类整理、数据安全保障、提供设备控制服务和联动。真正实现“万物皆可连,万物皆可控。”

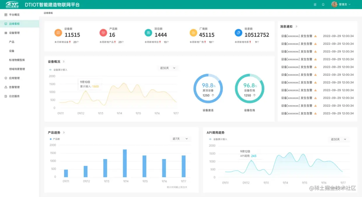
中台大屏

DTIoT智能建造物联网中台驾驶舱可视化呈现已经接入设备运行情况,该中台页面从设备概况、报警分析、接口调用、应用场景分析、项目应用场景分析和设备数据趋势这6个维度展现设备运行情况,让项目管理员一目了然。

中台数据量

11515台接入设备;552家服务企业;1444个服务项目;30个厂家。在2023年里我们将秉承着“应接尽接”的中亿丰物联理念,实现连接设备数逐年指数型增长的目标。

该物联网平台的核心功能包括:

  1. 设备接入和管理:平台支持多种传感器设备接入,并提供设备管理功能,如设备注册、设备授权、设备状态监控等。
  2. 数据采集和处理:平台能够对接收到的设备数据进行处理和分析,实现数据可视化、数据分析等功能,帮助用户更好地理解设备状态和趋势。
  3. 规则引擎:平台提供规则引擎,可以根据用户自定义的规则和条件实现自动化的设备控制和管理。
  4. 数据存储和分享:平台能够存储设备数据,并支持数据分享功能,方便用户在不同设备之间共享数据,并实现更广泛的数据应用和价值实现。
  5. 用户权限管理:平台支持不同用户角色的权限管理,确保数据和设备的安全和隐私。
  6. 应用开发和集成:平台提供开放的API接口,支持第三方应用的开发和集成,以满足不同用户的个性化需求。

该平台定位于提供一站式的物联网解决方案,旨在帮助企业、政府机构等用户快速构建物联网应用场景,实现设备接入、数据管理、规则引擎等功能,提高业务效率和价值实现。该平台的目标用户包括各类企业、政府机构、以及其他需要物联网解决方案的用户,可广泛应用于智能制造、智慧城市、智能农业、智能健康等多个领域。