Vue3写一个后台管理系统(1)开篇介绍

1,246 阅读1分钟

25cfc38fb835e407d4512ee52486020.jpg

一、后台管理系统的普遍性

对于后台系统而言,相信只要是前端开发的工程师,那么就不陌生了。 根据网上有效数据统计和本人的工作经验,在 初、中级的前端开发者中,日常的工作主要内容,基本都是书写后台管理系统(搭建和扩展) 。后台管理系统为前端开发中最为重要的工作方向。

二、项目功能介绍

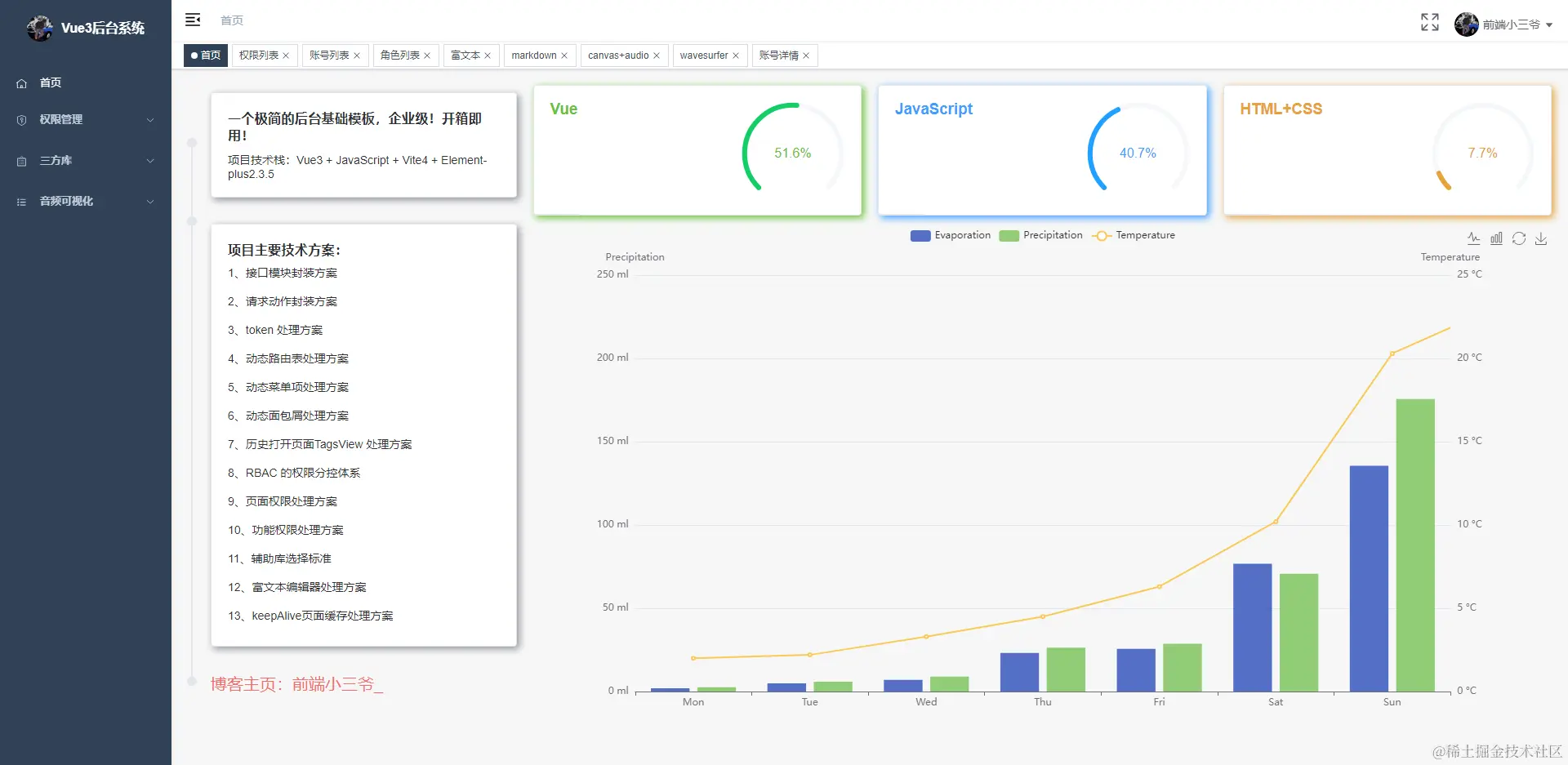
本次项目,我们将抽离出几十个业务组件模型,争取可以制作出覆盖大家大部分后台开发业务场景的综合性解决方案,以便大家可以在日后的工作中复用。 主要包括:

  • 接口模块封装方案
  • 请求动作封装方案
  • token 处理方案
  • 登录鉴权方案
  • 动态路由表处理方案
  • 动态菜单项处理方案
  • 动态面包屑处理方案
  • 历史打开页面TagsView 处理方案
  • RBAC 的权限分控体系
  • 页面权限处理方案
  • 功能权限处理方案
  • 辅助库选择标准
  • 富文本编辑器处理方案

相信学习完以上内容,你也能自己搭建属于自己的后台管理系统, 帮助你在 面试 和 晋升 中脱颖而出! 下一节开始,我们一起学习吧!

最后,放几个项目界面

image.png

image.png

image.png

image.png

image.png