FIT2CLOUD飞致云发布开源轻量级云管平台CloudExplorer Lite

345 阅读3分钟

2023年4月21日,中国领先的开源软件公司FIT2CLOUD飞致云正式发布开源轻量级云管平台项目CloudExplorer Lite。CloudExplorer Lite(github.com/CloudExplor… )脱胎于飞致云创始软件产品CloudExplorer多云管理平台,支持对接纳管主流的公有云和私有云基础设施,提供开箱即用的云主机管理、云账单、运营分析和安全合规等基本功能,同时还提供强大的扩展能力以满足企业的定制化需求。

图片

▲图1 CloudExplorer Lite云管平台主界面

一、多云对接

CloudExplorer Lite支持对接纳管市场上主流的公有云和私有云基础设施,包括阿里云、腾讯云、华为云、VMware、OpenStack等。

图片

▲图2 CloudExplorer Lite云账号管理

二、开箱即用

CloudExplorer Lite提供了诸多开箱即用的功能,例如云主机管理、云账单、运营分析和安全合规等,能够满足大部分企业在云基础设施管理方面的基本需求。

2.1 云主机管理

CloudExplorer Lite提供统一的云主机生命周期管理操作和监控界面,基于既有的用户管理体系,用户可创建、可操作的资源都具有租户隔离属性。

图片

▲图3 CloudExplorer Lite云主机管理

2.2 云账单

CloudExplorer Lite提供统一的费用管理、费用分摊、自定义多维度账单功能,可以作为企业的云资源成本分析中心,帮助企业用户有效降低云上资源的成本管理难度。

图片

▲图4 CloudExplorer Lite云账单管理

2.3 运营分析

CloudExplorer Lite能够对企业现有的云资源从分布、容量、使用情况等多个维度进行分析,并提供资源优化建议。

图片

▲图5 CloudExplorer Lite运营分析

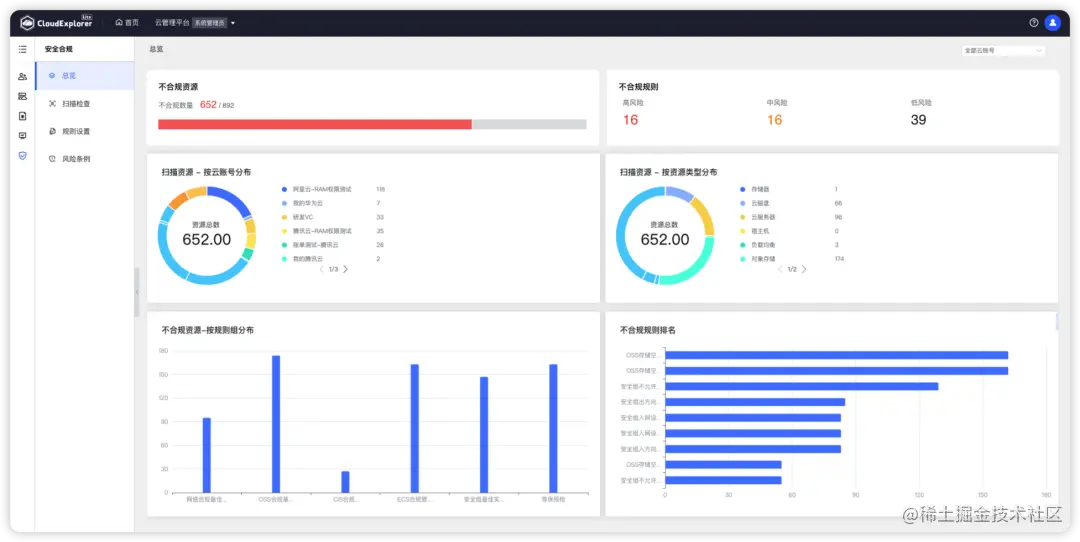
2.4 安全合规

CloudExplorer Lite支持一键扫描多个云平台的多种云资源,并可灵活定义规则。

图片

▲图6 CloudExplorer Lite安全合规:一键扫描

图片

▲图7 CloudExplorer Lite安全合规:扫描结果概览

三、扩展能力

CloudExplorer Lite提供了强大的多租户体系和模块化能力,可以满足企业的定制化需求。

3.1 多租户体系

作为云管平台的核心能力之一,CloudExplorer Lite为用户提供多租户、多角色的管理模型。系统初始化了三种内置角色,分别为系统管理员、组织管理员和普通用户,用户可以根据企业的实际情况进行灵活的租户体系映射。

图片

▲图8 CloudExplorer Lite多租户体系管理模型

3.2 模块化设计

CloudExplorer Lite采用模块化设计,即插即用,企业可以轻松部署不同模块,从而扩大对云基础设施的管理范围。

图片

▲图9 CloudExplorer Lite扩展模块管理

CloudExplorer Lite v1.0.0版本已经正式发布,相关产品文档已经上线。接下来,我们会继续完善CloudExplorer Lite开源项目的功能和文档,并将以每月发布一个功能版本的节奏持续迭代,与开源社区用户紧密互动,不断完善和改进产品能力。

欢迎关注CloudExplorer Lite项目(github.com/CloudExplor… ),并提出您的想法和建议。让我们共同努力,打造出一款好用强大的开源云管平台。