JeecgBoot 3.5.1 版本发布,开源的企业级低代码平台

480 阅读8分钟

项目介绍

JeecgBoot是一款企业级的低代码平台!前后端分离架构 SpringBoot2.x,SpringCloud,Ant Design&Vue3,Mybatis-plus,Shiro,JWT 支持微服务。强大的代码生成器让前后端代码一键生成! JeecgBoot引领低代码开发模式(OnlineCoding-> 代码生成-> 手工MERGE), 帮助解决Java项目70%的重复工作,让开发更多关注业务。既能快速提高效率,节省成本,同时又不失灵活性!

当前版本:v3.5.1 | 2023-04-20

源码下载

技术交流

升级日志

小版本升级,修复一些已知bug、文档聚合重构和升级spring漏洞问题。

ISSSUE处理

  • 省市区组件JAreaLinkage数据不回显 #382
  • 新增通知公告提交指定用户参数有undefined #289
  • 角色管理的权限配置,保存首页配置提示出错,经过排查发现是SysRoleIndex 类没有无参构造函数 #4594
  • 树开表单列的字段如果带着下划线会导致生成的 *mapper.xml 中 SQL语句出错 #4649
  • 生成的代码条件里时间选择器有问题 #417
  • 租户用户编辑会导致重复添加一模一样的数据 #4747
  • 用户租户表(sys_user_tenant)未做唯一性约束,会造成多次添加默认租户 #4698
  • 下拉搜索框问题 #286
  • springCache中的清除缓存的操作使用了“keys”。 #4358
  • 修复356时候引入的回归错误 JPopupOnlReportModal.vue 中未修改 #426
  • 部门全部勾选后,点击确认按钮,部门信息丢失 #4646
  • jeecgboot-vue3中选择用户时,开启右侧列表后,在右侧列表中删除用户时,逻辑有问题 #424
  • JDictSelectTag组件使用时,浏览器给出警告提示:Invalid prop: type check failed for prop "onUpdate:value". Expected Function, got Array... #4507
  • 所属部门树操作全部勾选不生效 #394
  • 微服务之间调用免Token方案的问题 #4683
  • 使用online表单开发,代码生成选择vue3原生以后,界面导出的功能不能使用查询条件了 #425
  • 文件上传问题 #4672
  • oConvertUtils 里面判断字符串为空的方法有问题 #292
  • 分类字典数据量过多会造成数据查询时间过长,显示“接口请求超时,请刷新页面重试!” #4550
  • 在表单中使用v-model:value绑定JSelectDept组件时无法清除已选择的数据! #397
  • autopoi导出带副标题的数据表,副标题缺左边框 #4342
  • 弹出页面出现自动吸顶,无法移动和显示头部。 #430
  • auto-poi 1.3.6 导入2007 xlsx 格式失败, 导入2003 xls 格式正常 #4225
  • 暗夜模式不完整,有bug #448
  • online在线表单(一对多),对子表记录进行新增或编辑时,无法获取到表单信息 #4655
  • JImageUpload及JselectUserByDept的小扩展 #452
  • 上传组件传入accept限制上传文件类型无效 #455
  • 新建用户会自动分配角色 #454
  • autopoi-web 导入图片字段时无法指定保存路径 #4415
  • popup弹出框使用j-editable-table 缺失行数据 #4798
  • 能修复一下 vue-print-nb-jeecg 打印预览checkbox,radio会自动全部勾选的问题 #4416
  • online表单频繁点击导出,引起内存溢出 #4523
  • JVxeTypes.hidden 不能赋值 #423
  • 给用户配置多个租户,多个部门,登录的时候没有提示选择租户和部门 #453
  • BaseTable导出功能没有按排序结果导出 #409
  • sys/duplicate/check SQL注入 #4737
  • vxe-table提示信息没有随着高度响应 #461
  • eslint 8.13.0 版本在idea中报错 #395
  • online表单频繁点击导出,引起内存溢出 #4523
  • 升级到3.5.0之后无法连接到Redis,3.4.3是可以的 #4817
  • Spring Framework身份验证绕过漏洞(CVE-2023-20860) #4824
  • gateway读取nacos路由配置有bug,附修复方法 #4762
  • 3.4.3版本 如何指定nacos命名空间,以前是在pom里,现在是需要手动增加配置么 #4743

为什么选择 JeecgBoot?

开源界“小普元”超越传统商业平台。引领低代码开发模式(OnlineCoding-> 代码生成器 -> 手工MERGE),低代码开发同时又支持灵活编码, 可以帮助解决Java项目70%的重复工作,让开发更多关注业务。既能快速提高开发效率,节省成本,同时又不失灵活性。

  • 采用最新主流前后分离框架(SpringBoot+Mybatis-plus+Ant-Design+Vue),容易上手; 代码生成器依赖性低,灵活的扩展能力,可灵活实现二次开发;
  • 开发效率很高,采用代码生成器,单表数据模型和一对多(父子表)、树列表等数据模型,增删改查功能自动生成,菜单配置直接使用(前端代码和后端代码都一键生成);
  • 代码生成器提供强大模板机制,支持自定义模板风格。目前提供四套风格模板(单表两套、一对多两套)
  • 封装完善的用户、角色、菜单、组织机构、数据字典、在线定时任务等基础功能。强大的权限机制,支持访问授权、按钮权限、数据权限、表单权限等
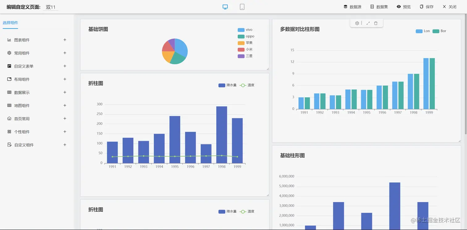
  • 零代码在线开发能力,在线配置表单、在线配置报表、在线配置图表、在线设计表单
  • 常用共通封装,各种工具类(定时任务,短信接口,邮件发送,Excel导入导出等),基本满足80%项目需求
  • 简易Excel导入导出,支持单表导出和一对多表模式导出,生成的代码自带导入导出功能
  • 集成简易报表工具,图像报表和数据导出非常方便,可极其方便的生成图形报表、pdf、excel、word等报表;
  • 采用前后分离技术,页面UI精美,针对常用组件做了封装:时间、行表格控件、截取显示控件、报表组件,编辑器等等
  • 查询过滤器:查询功能自动生成,后台动态拼SQL追加查询条件;支持多种匹配方式(全匹配/模糊查询/包含查询/不匹配查询);
  • 数据权限(精细化数据权限控制,控制到行级,列表级,表单字段级,实现不同人看不同数据,不同人对同一个页面操作不同字段
  • 在线配置报表(无需编码,通过在线配置方式,实现曲线图,柱状图,数据等报表)
  • 页面校验自动生成(必须输入、数字校验、金额校验、时间空间等);
  • 提供单点登录CAS集成方案,项目中已经提供完善的对接代码
  • 表单设计器,支持用户自定义表单布局,支持单表,一对多表单、支持select、radio、checkbox、textarea、date、popup、列表、宏等控件
  • 专业接口对接机制,统一采用restful接口方式,集成swagger-ui在线接口文档,Jwt token安全验证,方便客户端对接
  • 接口安全机制,可细化控制接口授权,非常简便实现不同客户端只看自己数据等控制
  • 高级组合查询功能,在线配置支持主子表关联查询,可保存查询历史
  • 提供各种系统监控,实时跟踪系统运行情况(监控 Redis、Tomcat、jvm、服务器信息、请求追踪、SQL监控)
  • 消息中心(支持短信、邮件、微信推送等等)
  • 集成Websocket消息通知机制
  • 提供APP发布方案:
  • 支持多语言,提供国际化方案;
  • 数据变更记录日志,可记录数据每次变更内容,通过版本对比功能查看历史变化
  • 平台UI强大,实现了移动自适应
  • 平台首页风格,提供多种组合模式,支持自定义风格
  • 提供简单易用的打印插件,支持谷歌、IE浏览器等各种浏览器
  • 示例代码丰富,提供很多案例参考
  • 采用maven分模块开发方式
  • 支持菜单动态路由
  • 权限控制采用 RBAC(Role-Based Access Control,基于角色的访问控制)

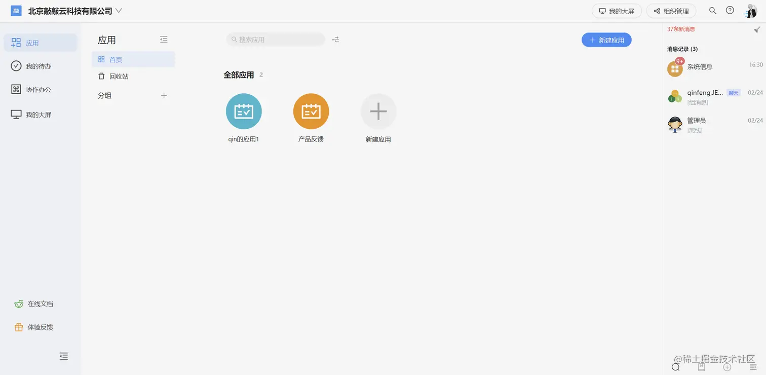
系统效果

PC端

输入图片说明

输入图片说明

输入图片说明

系统交互

流程设计

输入图片说明

输入图片说明

输入图片说明

简版流程设计

仪表盘设计器

报表设计器

表单设计器

大屏设计器

UNIAPP效果

零代码应用

手机端

PAD端

图表示例

输入图片说明 输入图片说明 输入图片说明 输入图片说明

在线接口文档

输入图片说明 输入图片说明

欢迎吐槽,欢迎star~