牧云主机管理助手——简单轻量的主机管理软件初体验

495 阅读2分钟

优点

  1. 安装十分简单,新手友好,一行命令搞定
  2. 界面简洁,操作流畅
  3. 无需公网 IP,可以面对复杂 NAT 环境进行救急
  4. 可以统一管理大量主机,无需记住主机秘钥

地址

长亭百川云平台

安装

安装很简单,只需要输入提供的命令就可以全自动安装了。

使用

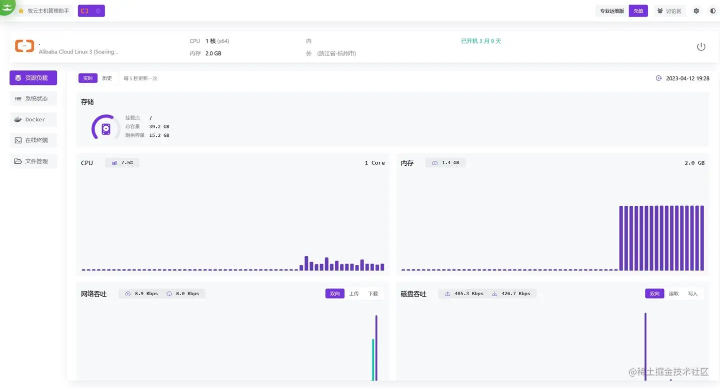
资源负载

进来默认就是资源负载,可以看到整个界面是非常清爽的,显示了主机的一些基本信息,并且也记录了历史资源数据,可以回溯检查。

系统状态

进程清单

进程清单显示的比较简单,一般够用了,需要更详细的信息可以在终端运行 top 命令查看。

网络端口

网络端口是一个简单的监控,只有传入端口没有传出端口,需要更详细的可以用 netstat 工具。

系统账号

牧云会新建一个名为 collie 的不可登录账户,用来查看有没有异常用户还是挺不错的。

登录历史

登录历史可以看到最近几条登录记录,看起来天天都有人在爆破密码,感觉加个筛选功能会不会好点。

Docker

容器

Docker 里已经实现了基本功能,不过没法运行其他更丰富的 Docker 命令,希望早日能把 Docker Desktop 的功能都加上。

镜像

没法拉取新镜像,只能删除。

在线终端

在线终端是它的重点,有多种终端配色可选,可以配置默认登录账号,基本支持终端的所有功能,用来运维很方便。而且它的在线终端还可以多人共享,这一点没在其他同类软件平台上见过。

文件管理

部分文件支持在线预览和编辑,有些文件没有代码高亮,这里的配色无法调整,用来临时改下脚本还是可以的。

系统设置

配置默认页面,主机离线通知,还算比较实用的功能。

不足

  1. 这主打的是一款轻量化的应用,所以功能不是很多,不过更多功能已经在研发中了。
  2. 文件管理支持的格式还比较少。
  3. 缺少卸载方式的介绍,卸载需要执行 /opt/collie/uninstall,新建的 collie 用户并不会自动删除,需要手动执行 userdel -f -r collie 命令。

目前有活动,邀请新好友,可以免费领取海外主机,可以点击领取。

长亭百川云平台