业务系统的Prometheus实践

5,426 阅读5分钟

文章顶部.png

author-houqin

什么是 Prometheus

Prometheus(普罗米修斯)是古希腊的一个神明,名字的意思是「先见之明」。从它的名字可以看出,Prometheus 是做「先见之明」的监控告警用途。

官网描述为From metrics to insight,用指标洞察系统。

Prometheus 其实就是一个数据监控解决方案,它能帮你简单快速地搭建起一套可视化的监控系统。

例如研发比较关注机器的 CPU、内存、硬盘,产品和运营比较关注运营层面的指标,例如新增用户数,日活等,都可以通过 Prometheus 和 grafana 简单,直观化展示。

例如下图 JVM 的监控。

image-20230220203958430

业务实践

背景

公司某个业务需要 n 个评审专家对同一批 n 张业务报表批量签字。3 方签字接口只有支持单个报表签字,所以需要 n*n 次,单次签字逻辑复杂,流程较长,所有后台用线程池做了异步化。

签字作为业务的核心节点,不能有故障。所以怎么监控线程池的关键指标,实现动态调整参数,当任务数量过多告警,是一个需要解决的痛点。

我们通过 Prometheus 自定义线程池的指标,grafana 展示,apollo 动态调整线程池的变量,实现弹性扩展。

实践

线程池参数动态更新

通过接入 apollo 配置,当检测到线程池的配置变化时,重新设置:

  1. 核心线程数
  2. 最大线程数
  3. 修改线程空闲时间
@Component
public class ApolloRefreshConfig {
    @Resource
    private RefreshScope refreshScope;
    @Resource
    private ApplicationContext applicationContext;
    @Resource
    private ThreadPoolExecutor executorService;
  
    @ApolloConfigChangeListener
    public void onChange(ConfigChangeEvent changeEvent) {
        applicationContext.publishEvent(new EnvironmentChangeEvent(changeEvent.changedKeys()));
        refreshScope.refreshAll();
        // 刷新变量
        asyncRequestTaskConfigChange(changeEvent.changedKeys());
    }
​
    private void asyncRequestTaskConfigChange(Set<String> changedKeys) {
        //apollo 变更的是线程池变量
        if (changedKeys.contains(EvaluationProcessAsyncRequestTaskConfig.ASYNC_REQUEST_TASK_CHANGE_FLAG_KEY)) {
            // 核心线程数
            Integer corePoolSizeOld = executorService.getCorePoolSize();
            if (!corePoolSize.equals(corePoolSizeOld)) {
                executorService.setCorePoolSize(corePoolSize);
            }
            // 最大线程数
            Integer maximumPoolSizeOld = executorService.getMaximumPoolSize();
            if (!maximumPoolSize.equals(maximumPoolSizeOld)) {
                executorService.setMaximumPoolSize(maximumPoolSize);
            }
            // 修改线程空闲时间
            Long keepAliveTimeOld = executorService.getKeepAliveTime(TimeUnit.MINUTES);
            if (!keepAliveTime.equals(keepAliveTimeOld)) {
                executorService.setKeepAliveTime(keepAliveTime, TimeUnit.MINUTES);
            }
        }
    }
}
线程池指标上报

在 springboot 版本 2.X 版本以后,使用 Prometheus 进行监控,只需引入 Spring Boot Actuator 相关的 jar,就可以简单集成,然后我们就可以自定义业务指标,上报 Prometheus 了

<dependency>
    <groupId>cn.gov.zcy.boot</groupId>
    <artifactId>spring-boot-starter-actuator</artifactId>
</dependency

Prometheus 中的核心类 io.micrometer.core.instrument.MeterRegistry 中可以定制各种业务指标,也有封装的例如计数类 Counter,这里引用一个 Gauge 只定义的指标

@Component
public class MonitorFactory {
​
    @Resource
    private MeterRegistry meterRegistry;
​
    @Resource
    private ThreadPoolExecutor threadPoolExecutor;
​
​
    private ThreadPoolSizeMonitor threadPoolSizeMonitor = new ThreadPoolSizeMonitor(threadPoolExecutor);
​
  
    class ThreadPoolSizeMonitor implements ToDoubleFunction {
        private ThreadPoolExecutor executor;
        //计数
        private AtomicDouble monitor = new AtomicDouble(0);
​
        public Object getMonitor() {
            return monitor;
        }
​
        public ThreadPoolSizeMonitor(ThreadPoolExecutor executor) {
            this.executor = executor;
        }
​
        @Override
        public double applyAsDouble(Object o) {
            monitor.set(executor.getPoolSize());
            return monitor.get();
        }
    }
​
    //上报指标,初始化时注册指标
    @PostConstruct
    public void monitorThreadPool() {
        // 当前存活线程数
        Gauge.builder("ReportBatchSignPool_poolSizeMonitor", threadPoolSizeMonitor.getMonitor(), threadPoolSizeMonitor).register(meterRegistry);
        // 当前活跃(忙碌)线程数
        // 核心存活线程数
        // 提交的任务数
        // 执行完毕的任务数
        // 任务队列积压监控
    }
​
    //1 分钟更新一次指标数据
    @Scheduled(cron = "0 0/1 * * * ?")
    public void publishWatcher() {
        threadPoolSizeMonitor.applyAsDouble(null);
    }
​
}
​
Prometheus 指标展示

用 Prometheus quering 语句查询出具体数值 最后一列展示向量结果 16,查询语法如下

prometheus.io/docs/promet…

image-20230220204015590

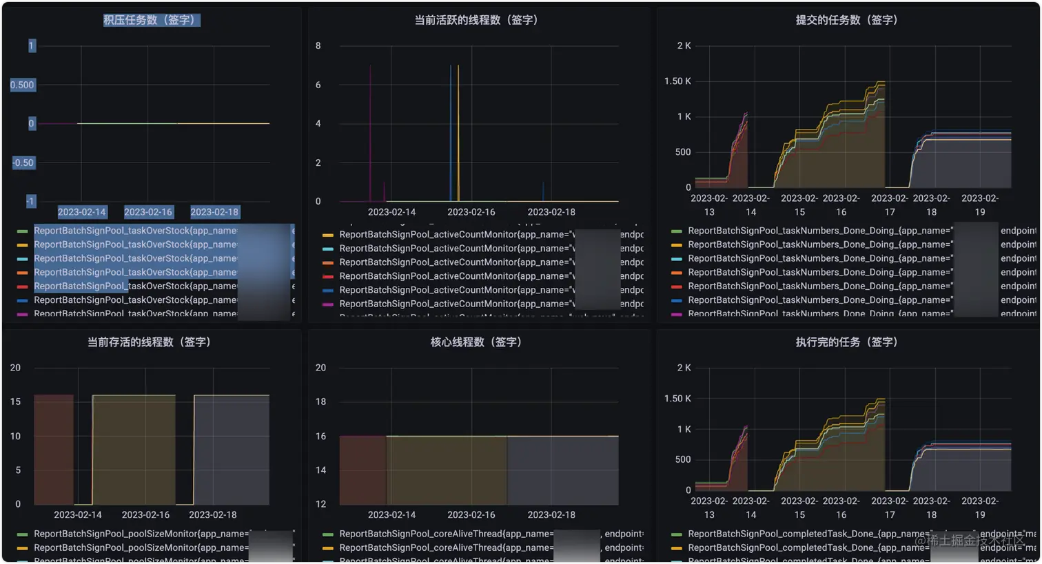
grafana 可视化展示

iShot_2023-03-22_21.11.49

告警配置

grafana 配置告警,配置具体的通知信息,触发规则,告警的通知渠道 参考官方文档

grafana.com/docs/grafan…

iShot_2023-03-22_21.06.25

告警配置

通知到叮叮告警群

总结

本文介绍了研发人员通过配置 Prometheus 自定义的业务指标,实现监控告警完整链路的大致的流程。大家也可以定制化除了系统指标(例如 CPU、JVM、IO 等)外,梳理出自己系统的核心业务,添加告警,增强系统的稳定性,做到未雨绸缪,防患于未然。

参考文献

Prometheus 官方文档 grafana 告警 文档

推荐阅读

MVCC与数据库锁

浅谈“分布式锁”

浅析基于Spring Security 的身份认证流程

MySQL - InnoDB 内存结构解析

浅谈AI目标检测技术发展史

招贤纳士

政采云技术团队(Zero),包含前端(ZooTeam)、后端、测试、UED 等,Base 在风景如画的杭州,一个富有激情、创造力和执行力的团队。团队现有500多名研发小伙伴,既有来自阿里、华为、网易的“老”兵,也有来自浙大、中科大、杭电等校的新人。团队在日常业务开发之外,还分别在云原生、区块链、人工智能、低代码平台、中间件、大数据、物料体系、工程平台、性能体验、可视化等领域进行技术探索和实践,推动并落地了一系列的内部技术产品,持续探索技术的新边界。此外,团队还纷纷投身社区建设,目前已经是 google flutter、scikit-learn、Apache Dubbo、Apache Rocketmq、Apache Pulsar、CNCF Dapr、Apache DolphinScheduler、alibaba Seata 等众多优秀开源社区的贡献者。

如果你想改变一直被事折腾,希望开始折腾事;如果你想改变一直被告诫需要多些想法,却无从破局;如果你想改变你有能力去做成那个结果,却不需要你;如果你想改变你想做成的事需要一个团队去支撑,但没你带人的位置;如果你想改变本来悟性不错,但总是有那一层窗户纸的模糊……如果你相信相信的力量,相信平凡人能成就非凡事,相信能遇到更好的自己。如果你希望参与到随着业务腾飞的过程,亲手推动一个有着深入的业务理解、完善的技术体系、技术创造价值、影响力外溢的技术团队的成长过程,我觉得我们该聊聊。任何时间,等着你写点什么,发给 zcy-tc@cai-inc.com

微信公众号

文章同步发布,政采云技术团队公众号,欢迎关注

文章顶部.png