高空抛物防不胜防? SkeyeVSS视频安防综合管理系统助力社区解决难题

78 阅读3分钟

高空抛物作为居民住宅小区管理的通病,其管理整治关系着社会的治安稳定和群众的生命安全,然而仅依靠传统的口头宣传和物业监管已无法达到关键性效果,特别是高楼层居民为了贪图一时方便,对外抛物产生更为严重的公共危害。为制止高空抛物这种危害极大的不文明行为,我们需要建设一套智能化高清化的视频监控系统,实时监管高空抛物这一不文明行为,同时也能够在抛物事件发生后,做到事后取证并追究相关人员的法律责任。

image.png SkeyeVSS视频安防综合管理系统,利用科技化的数字视频压缩技术、多媒体技术、通信传输技术、电视监控技术、网络技术等,构建一套能够对住宅楼外立面进行实时监控及分析的高空抛物视频监控体系,形成统一的监控网络,实现对大楼高空抛物事件的重点监管和取证。

SkeyeVSS系统涉及到包括从前端实时图像信息的采集、信息的传输交换、实时监视到信息的数字化、相关的联动应用和庞大的信息管理等多项环节,概述为对各前端视频信息的采集、传输、监视、存储、处理、发布、回放、流转、备份等管理。

image.png

具体可实现功能如下:

1、高空抛物视频实时监控、录像及存储

SkeyeVSS系统支持在无人干预的情况下,对监控范围内各监控现场的实时情况进行24小时实时视频监控和操作管理。当前端设备监控到高空抛物事件、或者事件发生后需要进行事后追踪取证时,能够通过SkeyeVSS系统后台,进行快速准备的视频录像回放,同时具有视频快照和视频录像下载备份功能,及时进行事件的追述和资料的保存。

image.png

2、系统参数设置和设备管理

系统监控管理平台能够实现对各监控系统设备的设置及控制,能够对系统设备、网络进行管理和各项参数的设置和修改,监测网络内设备的运行情况,实现设备时钟同步功能。管理平台具有日志功能,能够记录并查询系统内设备状态信息和主要操作情况。

image.png

3、高空异物智能检索、场景回放

平台加载智能搜索模块能够方便快速查询追踪事件发生,SkeyeVSS系统可实现对监控点的视频资料进行录像查询及智能搜索引擎,通过搜索引擎可锁定高空异物进出该区域的录像资料。

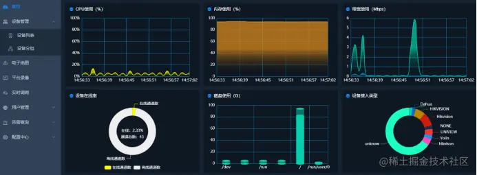
4、系统巡检及设备使用情况监测

系统能够对所有摄像机、网络视频存储录像机进行自动巡检功能(网络状态、通道状态等)并进行提示,使安保人时刻了解监控系统运作情况。同时支持性能监测,监控系统客户端工作站的CPU使用情况和网络带宽监测,监控网络上下行占用情况。

image.png