UWB人员定位系统源码,最高定位精度可达10cm

355 阅读2分钟

Java高精度定位系统源码 UWB定位系统源码 定位系统源码 有源码,有演示。

开发语言:JAVA

开发工具:idea 、VS Code

数 据 库:MYSQL

前端框架:Vue

后端框架:Spring boot

技术架构:单体服务 + 硬件(UWB定位基站、卡牌)

一套运用UWB技术的高精度人员定位系统源码,专业团队研发,可运用于化工厂人员定位,养老院定位,施工人员定位,隧道人员定位,室内管廊定位,车辆定位,物资定位,仓储定位等。

UWB (ULTRA WIDE BAND, UWB) 技术是一种无线载波通讯技术,它不采用正弦载波,而是利用纳秒级的非正弦波窄脉冲传输数据,因此其所占的频谱范围很宽。UWB定位系统依托在移动通信,雷达,微波电路,云计算与大数据处理等专业领域的多年积累,自主研究,开发并产业化的一套UWB精确定位系统,最高定位精度可达10cm,具有高精度,高动态,高容量,低功耗的优点。

1.png

地图管理.png

区域管理.png

摄像头管理1.png

首页1.png

首页2.png

系统功能介绍:

实时定位:

1、在地图上展示实时定位信息,并能按条件查询不同设备及人员定位信息。

2、支持单人、多人定位,能点击查看某人的详细信息。

轨迹回放:

1、支持针对特定员工进行轨迹查询。

2、支持按照时间查看某人的轨迹(最多查看3个月轨迹回放)。

区域管理:

1、支持添加区域,并添加区域到区域组,设置管理员,设置区域状态,删除区域等。

2、能够以地图、列表形式展示当前系统区域信息,支持按条件查询。

巡检管理:

1、可查看巡检人员执行任务的轨迹,全面记录巡检时间、地点、耗时、作业顺序等。

2、结合小程序,使巡检人员执行任务更加方便,一键下发和接收巡检任务。

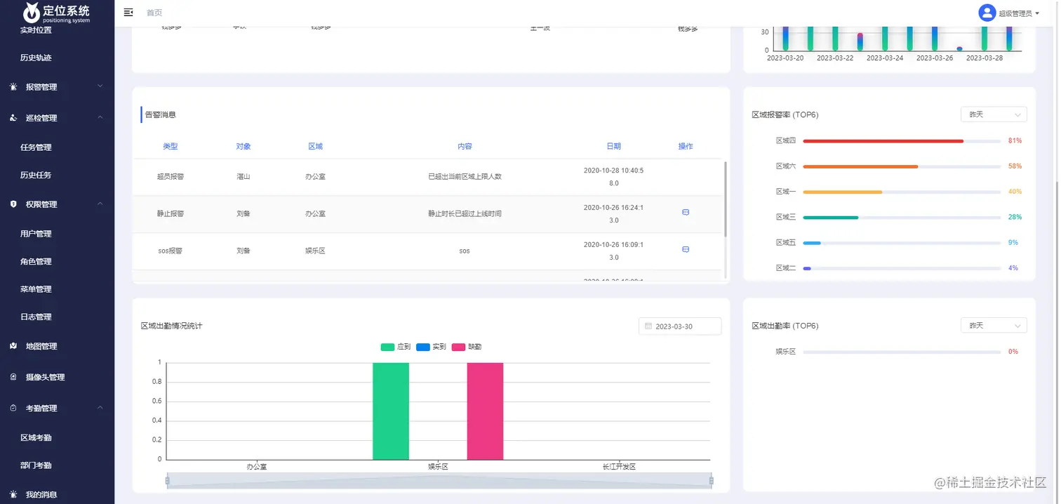
数据可视化分析:

1、对各个地图以及各个区域内的人员信息快速查看,以图表的形式展示,更加清晰。

2、主要包括人员动态数据、各类告警事件、员工巡检状态等。