FIT2CLOUD飞致云发布开源Linux面板项目1Panel

332 阅读2分钟

2023年3月20日,中国领先的开源软件公司FIT2CLOUD飞致云正式发布1Panel开源项目。1Panel(github.com/1Panel-dev )是一款现代化、开源的Linux服务器运维管理面板。

1Panel的核心功能与优势包括:

■ 快速建站: 深度集成WordPress和Halo,域名绑定、SSL证书配置等操作一键搞定;

■ 高效管理: 用户可以通过Web浏览器轻松管理Linux服务器,包括应用管理、主机监控、文件管理、数据库管理、容器管理等;

■ 安全可靠:最小漏洞暴露面,提供防火墙和安全审计等功能;

■ 一键备份: 支持一键备份和恢复,备份数据云端存储,永不丢失。

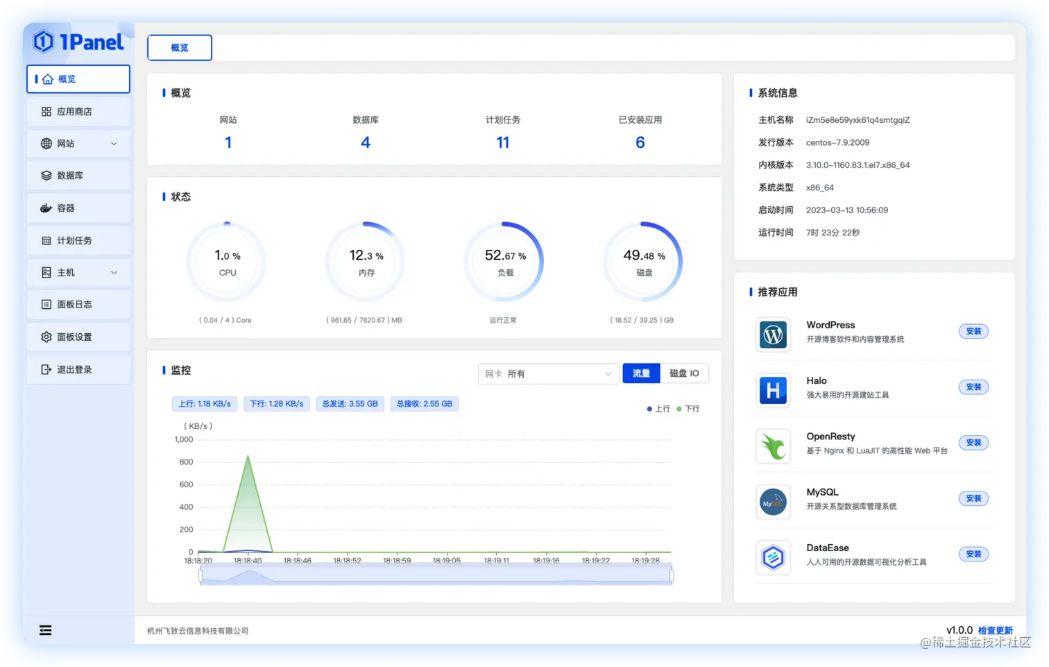
图1 1Panel主操作界面.png

▲图1 1Panel操作主界面

一、快速建站

深度集成WordPress和Halo,域名绑定、SSL证书配置等操作一键搞定。

图2 1Panel建站.png

▲图2 1Panel建站

二、高效管理

支持用户通过Web浏览器轻松管理Linux服务器,包括应用管理、主机监控、文件管理、数据库管理、容器管理等。

图3 1Panel应用商店.png

▲图3 1Panel应用商店

图4 1Panel数据库管理.png

▲图4 1Panel数据库管理

图5 1Panel容器管理.png

▲图5 1Panel容器管理

三、安全可靠

最小漏洞暴露面,提供防火墙和安全审计等功能。

图6 1Panel 应用防火墙.png

▲图6 1Panel应用防火墙

四、一键备份

支持一键备份和恢复,备份数据云端存储,永不丢失。目前的1Panel版本支持添加本地服务器磁盘和第三方账号,支持的第三方账号包括阿里云OSS、AWS S3云存储、MinIO云原生对象存储和SFTP文件传输协议。

1Panel v1.0版本已经正式发布,接下来我们会继续完善1Panel开源项目的功能和文档,并将以每月发布一个功能版本的节奏持续迭代,与开源社区用户紧密互动,不断完善和改进其产品能力,探索更多的技术创新可能。

欢迎关注1Panel项目(github.com/1Panel-dev ),并提出您的想法和建议。让我们共同努力,打造出一款普惠大众的开源Linux服务器运维管理面板。

官方网站: 1panel.cn

GitHub: github.com/1Panel-dev

微信技术交流群: 如您在使用1Panel的过程中遇到问题,欢迎您在微信技术交流群中进行反馈和咨询。