A-Ops 数据库场景在线应用性能诊断案例

122 阅读2分钟

数据库场景下,由于操作系统某些进程操作(比如磁盘、网络等)占用I/O带宽过高,造成应用因为I/O带宽不足产生性能劣化的问题,如何快速、准确地诊断应用性能问题,并对问题进行定界定位是运维人员的重要挑战。

案例一

GaussDB应用磁盘IO类故障在线诊断

该案例通过对Gaussdb应用注入磁盘IO故障来模拟。

故障注入前

应用实时拓扑关系如下图所示,gaussdb应用包含1个master(进程id:1548)和1个slaver(进程id:1739),运行在虚拟机vm02上,gaussdb master有5个客户端TCP连接。

图片

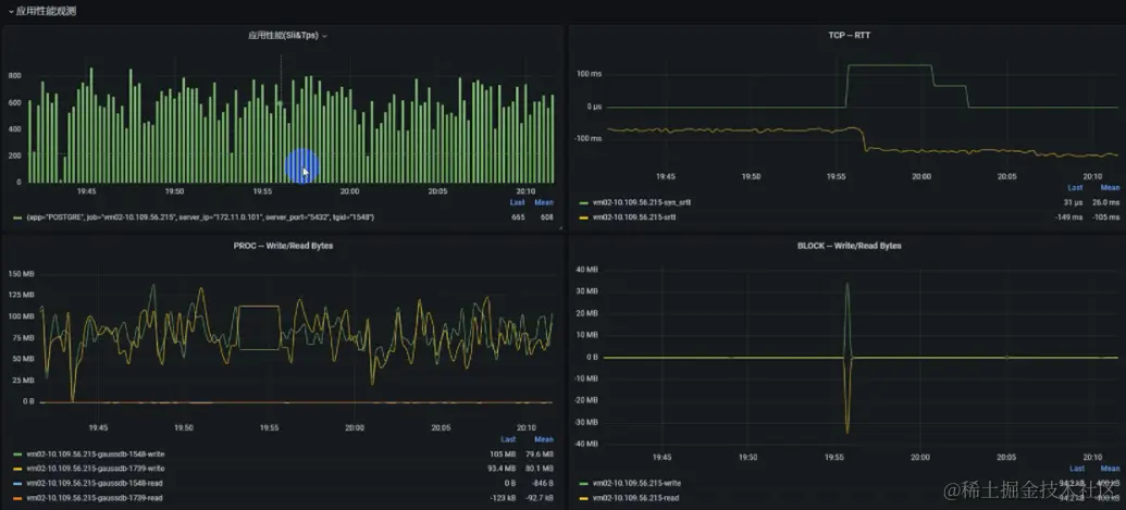
此时,gaussdb的应用性能如下图所示,平均600 TPS。

图片

注入故障

在gaussdb的数据目录注入磁盘读写故障,命令如下:blade create disk burn --read --write --path /data --timeout 120

图片

应用性能诊断

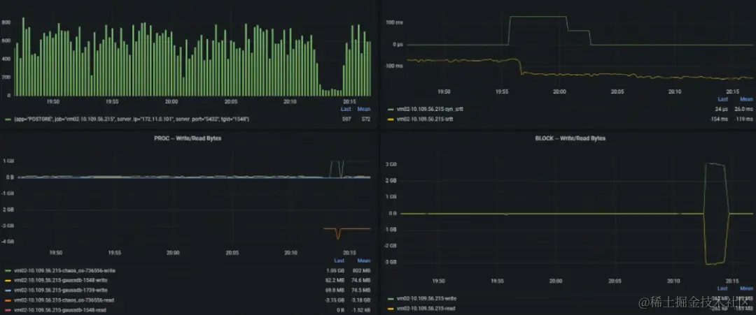
此时应用性能出现劣化,从大概600 TPS → 60 TPS,下降了近10倍,如下图所示:

图片

故障发现与定位结果如下图所示,可以看出已产生应用性能劣化事件,原因是磁盘读写响应异常。

图片

具体的故障传播关系如下图所示,可见应用性能劣化是因为磁盘写响应异常以及block层request时延异常,进一步的磁盘类异常是由于故障注入工具chaos(进程id:3941335)导致。

图片

案例二

Redis应用网络时延类故障在线诊断

注入故障

通过故障注入工具ChaosBlade注入2分钟网络时延故障,具体命令:blade create network delay --time 50 --offset 50 --interface ens1 --local-port 3742 --timeout 120

图片

故障注入期间redis sli指标出现明显劣化,大概从10ms → 80ms

应用性能诊断

故障发现与定位结果如下图所示,可以看出已产生应用性能劣化事件,原因是网络时延异常。

图片图片

具体的故障传播关系如下图所示,可见应用性能劣化是因为网络时延异常导致。

图片